Стандарт распространяется на масляные трансформаторы, соответствующие требованиям ГОСТ 11677. Стандарт содержит рекомендации по допустимым режимам нагрузок, превышающих номинальную мощность трансформаторов в пределах установленных ограничений. Относительно печных трансформаторов, из-за особенностей их режимов нагрузки, следует пользоваться соответствующей консультацией у изготовителя.
| Обозначение: | ГОСТ 14209-97 |
| Название рус.: | Руководство по нагрузке силовых масляных трансформаторов |
| Статус: | не действует |
| Заменяет собой: | ГОСТ 14209-85 «Трансформаторы силовые масляные общего назначения. Допустимые нагрузки» |
| Дата актуализации текста: | 05.05.2017 |
| Дата добавления в базу: | 01.09.2013 |
| Дата введения в действие: | 01.01.2002 |
| Дата окончания срока действия: | 27.03.2008 |
| Утвержден: | 02.04.2001 Госстандарт России (Russian Federation Gosstandart 158-ст)23.04.1997 Межгосударственный Совет по стандартизации, метрологии и сертификации (Inter-Governmental Council on Standardization, Metrology, and Certification 11) |
ГОСТ 14209-97 (МЭК 354-91)
МЕЖГОСУДАРСТВЕННЫЙ СТАНДАРТ
РУКОВОДСТВО
ПО НАГРУЗКЕ СИЛОВЫХ
МАСЛЯНЫХ
ТРАНСФОРМАТОРОВ
Межгосударственный Совет
по стандартизации, метрологии и сертификации
Минск
1 РАЗРАБОТАН МТК 36; Открытым акционерным обществом «Украинский научно-исследовательский проектно-конструкторский и технологический институт трансформаторостроения» ОАО «ВИТ»
ВНЕСЕН Государственным комитетом Украины по стандартизации, метрологии и сертификации
2 ПРИНЯТ Межгосударственным советом по стандартизации, метрологии и сертификации (протокол № 11 от 23.04.1997 г.)
За принятие проголосовали:
|
Наименование национального органа стандартизации |
|
|
Азербайджанская Республика |
Азгосстандарт |
|
Республика Армения |
Армгосстандарт |
|
Республика Беларусь |
Госстандарт Республики Беларусь |
|
Республика Казахстан |
Госстандарт Республики Казахстан |
|
Кыргызская Республика |
Кыргызстандарт |
|
Республика Молдова |
Молдовастандарт |
|
Российская Федерация |
Госстандарт России |
|
Республика Таджикистан |
Таджикгосстандарт |
|
Туркменистан |
Главгосинспекция Туркменистана |
|
Республика Узбекистан |
Узгосстандарт |
|
Украина |
Госстандарт Украины |
3 Настоящий стандарт представляет собой полный аутентичный текст МЭК 354 (1991) «Руководство по нагрузке силовых масляных трансформаторов» с дополнениями, набранными курсивом
4 Постановлением Государственного комитета Российской Федерации по стандартизации и метрологии от 02.04.2001 №158-ст Межгосударственный стандарт ГОСТ 14209-97 введен в действие в качестве Государственного стандарта Российской Федерации с 01.01.2002.
5 Взамен ГОСТ 14209-85
СОДЕРЖАНИЕ
ГОСТ
14209-97
(МЭК 354-91)
МЕЖГОСУДАРСТВЕННЫЙ СТАНДАРТ
РУКОВОДСТВО
ПО НАГРУЗКЕ СИЛОВЫХ
МАСЛЯНЫХ ТРАНСФОРМАТОРОВ
LOADING GUIDE FOR OIL-IMMERSED
POWER TRANSFORMERS
Дата введения 2002.01.01
Настоящий стандарт распространяется на масляные трансформаторы, соответствующие требованиям ГОСТ 11677. Стандарт содержит рекомендации по допустимым режимам нагрузок, превышающих номинальную мощность «трансформаторов в пределах установленных ограничений. Относительно печных трансформаторов, из-за особенностей их режимов нагрузки, следует пользоваться соответствующей консультацией у изготовителя.
В настоящем стандарте приведены указания по определению технически обоснованных режимов нагрузки силовых трансформаторов с точки зрения допустимых температур и термического износа. Даны рекомендации по эксплуатации трансформаторов с нагрузкой, превышающей номинальное значение, и рекомендации для потребителей по выбору соответствующих номинальных величин и условий нагрузки вновь устанавливаемых трансформаторов.
Требования к превышениям температуры масляных трансформаторов при постоянной номинальной нагрузке и соответствующие испытания - по ГОСТ 3484.2. Следует отметить, что в ГОСТ 3484.2 за основу принято среднее значение превышения температуры обмотки, тогда как в настоящем стандарте ссылаются, в основном, на температуру наиболее нагретой точки; указанные значения приводятся только как рекомендуемые.
В стандарте приводятся математические модели для оценки возможных последствий различных режимов нагрузки, циклических или систематических, при различных температурах охлаждающей среды. Эти модели включают методики расчета допустимой температуры в трансформаторе, в частности, температуры наиболее нагретой точки обмотки. Эта температура, в свою очередь, используется для определения относительной скорости термического износа.
Стандарт содержит также рекомендации по ограничению допустимых нагрузок в соответствии с результатами расчета температуры. Настоящие рекомендации распространяются на трансформаторы различных категорий в зависимости от мощности и назначения, а также учитывают режимы нагрузки: режим постоянных нагрузок, режим систематических неаварийных нагрузок или режим кратковременных аварийных нагрузок.
Для трансформаторов малой мощности, называемых здесь распределительными, в стандарте приведены графики определения циклических режимов нагрузки для заданной температуры охлаждающей среды по отношению к номинальным условиям нагрузки при нормальной температуре для трансформаторов, соответствующих ГОСТ 3484.2.
Для трансформаторов большой мощности методы расчета температуры отличаются в зависимости от вида охлаждения. Категория трансформаторов средней мощности включает трехфазные двухобмоточные трансформаторы мощностью до 100 МВ×А или эквивалентные им:
трансформаторы большей номинальной мощности (свыше 100 МВ×А) определены как трансформаторы большой мощности. Для таких трансформаторов рекомендуется выполнять расчеты по значениям отдельных параметров, полученных при проведении типовых испытаний. По изложенным в настоящем документе причинам рекомендуемые ограничения для этих двух категорий трансформаторов имеют незначительные различия.
Часть первая «Общие положения» включает определения, общие принципы, основные данные и специальные рекомендации по работе различных категорий трансформаторов.
Во второй части «Расчет температуры» представлены используемые математические модели.
В третьей части «Таблицы допустимых нагрузок» приведены результаты расчета в виде графиков и таблиц для стандартных условий.
В настоящем стандарте приняты следующие определения:
1.3.1 Распределительный трансформатор
Трехфазный трансформатор
номинальной мощностью не более 2500 кВ×А или однофазный
номинальной мощностью не более 833 кВ×А классов напряжения
до 35 кВ включительно, то есть понижающий трансформатор с раздельными обмотками
и напряжением распределительной сети, с охлаждением ON и без переключения
ответвлений обмоток под нагрузкой.
1.3.2 Трансформатор средней мощности
Трехфазный
трансформатор номинальной мощностью не более 100 МВ×А или однофазный
номинальной мощностью не более 33,3 МВ×А с раздельными
обмотками, в котором сопротивление короткого замыкания
(в процентах)
вследствие ограничений плотности потока рассеяния не превышает значения
![]()
где W - количество стержней;
-
номинальная мощность, МВ×А.
Эквивалентный номинальный режим для автотрансформаторов определяется по приложению А.
1.3.3 Трансформатор большой мощности
Трансформатор мощностью более 100 МВ×А (трехфазный) или с предельным сопротивлением короткого замыкания, превышающим приведенное выше значение.
1.3.4 Режим циклических нагрузок
Режим нагрузки с циклическими изменениями (обычно цикл равен суткам), который определяют с учетом среднего значения износа за продолжительность цикла. Режим циклических нагрузок может быть режимом систематических нагрузок или режимом продолжительных аварийных перегрузок.
а) Режим систематических нагрузок
Режим, в течение части цикла которого температура охлаждающей среды может быть более высокой и ток нагрузки превышает номинальный, однако с точки зрения термического износа (в соответствии с математической моделью) такая нагрузка эквивалентна номинальной нагрузке при номинальной температуре охлаждающей среды. Это достигается за счет понижения температуры охлаждающей среды или тока нагрузки в течение остальной части цикла.
При планировании нагрузок этот принцип может быть распространен на длительные периоды, в течение которых циклы со скоростью относительного износа изоляции более единицы компенсируются циклами со скоростью износа менее единицы.
б) Режим продолжительных аварийных перегрузок
Режим нагрузки, возникающий в результате продолжительного выхода из строя некоторых элементов сети, которые могут быть восстановлены только после достижения постоянного значения превышения температуры трансформатора. Это не обычное рабочее состояние, и предполагается, что оно будет возникать редко, однако может длиться в течение недель или даже месяцев и вызывать значительный термический износ. Тем не менее такая нагрузка не должна быть причиной аварии вследствие термического повреждения или снижения электрической прочности изоляции трансформатора.
1.3.5 Режим кратковременных аварийных перегрузок
Режим чрезвычайно высокой нагрузки, вызванный непредвиденными воздействиями, которые проводят к значительным нарушениям нормальной работы сети, при этом температура наиболее нагретой точки проводников достигает опасных значений и в некоторых случаях происходит временное снижение электрической прочности изоляции. Однако на короткий период времени этот режим может быть предпочтительнее других. Можно предполагать, что нагрузки такого типа будут возникать редко. Их необходимо по возможности быстрее снизить или на короткое время отключить трансформатор во избежание его повреждения. Допустимая продолжительность такой нагрузки меньше тепловой постоянной времени трансформатора и зависит от достигнутой температуры до перегрузки; обычно продолжительность перегрузки составляет менее получаса.
1.4.1 Воздействие режима нагрузок, превышающих номинальные значения
1.4.1.1 Факторы, влияющие на срок службы
Действительный срок службы трансформатора в значительной степени зависит от исключительных воздействий, таких как перенапряжения, короткие замыкания в сети и аварийные перегрузки. Вероятность безотказной работы при таких воздействиях, возникающих отдельно или в сочетании, зависит в основном от:
а) значительности (амплитуды и длительности) воздействия;
б) конструкции трансформатора;
в) температуры различных частей трансформатора;
г) содержания влаги в изоляции и масле;
д) содержания кислорода и других газов в изоляции и масле;
е) количества, размера и вида частиц примесей.
Предполагаемый нормальный срок службы - это некоторая условная величина, принимаемая для непрерывной постоянной нагрузки при нормальной температуре охлаждающей среды и номинальных условиях эксплуатации. Нагрузка и (или) температура охлаждающей среды, превышающие номинальную, вызывают ускоренный износ и заключают в себе некоторую степень риска. Целью настоящего стандарта и является определение степени риска и установление некоторых ограничений режимов нагрузки трансформаторов, превышающих номинальные значения.
Режим нагрузки трансформатора, превышающей номинальное значение, приводит к следующему:
а) температура обмоток, отводов, соединений, изоляции и масла увеличивается и может превысить допустимые значения;
б) возрастает плотность потока рассеяния вне магнитной системы, что в результате образования вихревых токов вызывает больший нагрев металлических частей, охваченных этим потоком;
в) сочетание основного и добавочного потоков рассеяния ограничивает эксплуатационные возможности магнитной системы при высокой индукции;
г) с изменением температуры изменяется содержание влаги и газа в изоляции и масле;
д) вводы, переключатели, концевые заделки кабеля и трансформаторы тока также подвергаются повышенным нагрузкам, что ограничивает возможности их применения.
Таким образом, с увеличением тока нагрузки и температуры возникает опасность преждевременного отказа. Такая опасность может возникнуть немедленно или явиться следствием общего ухудшения состояния трансформатора в течение многих лет.
1.4.1.2 Опасность кратковременных воздействий:
а) основной опасностью, вызывающей отказ трансформатора при кратковременных воздействиях, является снижение электрической прочности изоляции вследствие возможного выделения пузырьков газа в местах с высокой электростатической напряженностью, т.е. в обмотках или соединениях.
В бумажной изоляции пузырьки газа могут скапливаться при внезапном повышении критического значения температуры наиболее нагретой точки, равного для трансформаторов с нормальным содержанием влаги приблизительно от 140 до 160 °С. С увеличением концентрации влаги эта критическая температура незначительно уменьшается.
Пузырьки газа могут также скапливаться на поверхности крупных металлических частей, нагретых потоком рассеяния, или выделяться при перенасыщении масла. Однако пузырьки обычно скапливаются в местах с низкой электростатической напряженностью и должны перемещаться в места с более высокой электростатической напряженностью до того, как произойдет значительное снижение электрической прочности изоляции.
Допускается резкое, до 180 °С, повышение температуры неизолированных металлических частей, находящихся в трансформаторном масле, но непосредственно не соприкасающихся с основной органической изоляцией;
б) временное ухудшение механических свойств при повышенной температуре может снизить стойкость трансформатора при коротком замыкании;
в) при повышении давления во вводах может произойти пробой вследствие утечки масла. Если температура изоляции превышает значение 140 °С, во вводах также может происходить скопление газов;
г) при расширении масла может произойти его перелив из расширителя;
д) переключение очень больших токов переключателем может быть опасным.
1.4.1.3 Опасность длительных воздействий
а) при повышенной температуре скорость совокупного термического износа изоляции проводников повышается. Если такое воздействие продолжается достаточно долго, может произойти сокращение действительного срока службы трансформатора, особенно если трансформатор подвергается коротким замыканиям сети;
б) при повышенной температуре может также повыситься скорость износа других изоляционных материалов, а также проводников и некоторых механических частей;
в) при повышенных токе и температуре переходное сопротивление контактов переключающих устройств может увеличиться и в конечном итоге вызвать недопустимый их перегрев;
г) уплотняющие материалы в трансформаторе при повышенной температуре становятся более хрупкими.
Опасность кратковременных воздействий обычно прекращается после снижения нагрузки до нормальной, однако с точки зрения уровня надежности трансформатора она может нанести более значительный ущерб, чем длительные воздействия.
Настоящий стандарт предусматривает одновременное ограничение нагрузочной способности кратковременными и длительными воздействиями. Таблицы и графики, приведенные в стандарте, основаны на традиционных методах расчета предполагаемой долговечности бумажной изоляции по механическим свойствам в зависимости от времени и температуры, в то время как ограничения предельных температур наиболее нагретой точки устанавливаются ввиду опасности немедленного отказа.
1.4.2 Мощность трансформатора
Чувствительность трансформатора к нагрузкам выше номинальных обычно зависит от мощности. С увеличением мощности трансформатора наблюдается следующее:
а) увеличивается индуктивность рассеивания;
б) увеличиваются усилия короткого замыкания;
в) увеличивается поверхность изоляции с электростатической напряженностью;
г) сложнее определяется достоверная температура наиболее нагретой точки.
Таким образом, трансформаторы большой мощности могут быть менее устойчивыми к перегрузкам, чем трансформаторы меньшей мощности. Кроме того, выход из строя мощных трансформаторов влечет за собой более тяжелые последствия, чем отказ трансформаторов малой мощности.
С целью сохранения возможно меньшей степени риска при ожидаемых перегрузках в настоящем стандарте рассматриваются три категории трансформаторов:
а) распределительные трансформаторы, для которых учитываются только температура наиболее нагретой точки и термический износ;
б) трансформаторы средней мощности, для которых воздействия потока рассеяния не являются критическими, однако должны учитываться различные виды охлаждения;
в) трансформаторы большой мощности, для которых воздействия потока рассеяния и последствия отказа могут быть значительными.
1.4.3 Ограничения тока и температуры
При нагрузке, превышающей номинальную, рекомендуется не превышать предельные значения, приведенные в таблице 1 и учитывать специальные ограничения, приведенные в 1.5-1.7.
Таблица 1 - Предельные значения температуры и тока для режимов нагрузки, превышающей номинальную
|
Трансформаторы |
|||
|
распределительные |
средней мощности |
большой мощности |
|
|
Режим систематических нагрузок |
|
|
|
|
Ток, отн. ед. |
1,5 |
1,5 |
1,3 |
|
Температура наиболее нагретой точки и металлических частей, соприкасающихся с изоляционным материалом,°С |
140 |
140 |
120 |
|
Температура масла в верхних слоях, °С |
105 |
105 |
105 |
|
Режим продолжительных аварийных перегрузок |
|
|
|
|
Ток, отн. ед. |
1,8 |
1,5 |
1,3 |
|
Температура наиболее нагретой точки и металлических частей, соприкасающихся с изоляционным материалом,°С |
150 |
140 |
130 |
|
Температура масла в верхних слоях, °С |
115 |
115 |
115 |
|
Режим кратковременных аварийных перегрузок |
|
|
|
|
Ток, отн. ед. |
2,0 |
1,8 |
1,5 |
|
Температура наиболее нагретой точки и металлических частей, соприкасающихся с изоляционным материалом,°С |
По 1.5.2 |
160 |
160 |
|
Температура масла в верхних слоях, °С |
По 1.5.2 |
115 |
115 |
1.5.1 Ограничение мощности
В настоящем пункте рассматриваются распределительные трансформаторы мощностью не более 2500 кВ×А, определение которых приведено в 1.3.1.
1.5.2 Ограничение тока и температуры
Не следует превышать приведенные в таблице 1 предельные значения тока нагрузки, температуры наиболее нагретой точки обмоток и температуры масла в верхних слоях. Для режимов кратковременных аварийных перегрузок предельные значения температуры масла в верхних слоях и наиболее нагретой точки не установлены, так как на практике невозможно контролировать продолжительность аварийной перегрузки распределительных трансформаторов. Следует иметь в виду, что при температуре наиболее нагретой точки, превышающей 140-160 °С, возможно выделение пузырьков газа, снижающих электрическую прочность изоляции трансформатора (см. 1.4.1.2. Опасность кратковременных воздействий).
1.5.3 Другие части трансформатора
Работа трансформатора в режиме нагрузки, превышающей 1,5 номинального тока, помимо обмоток может ограничиваться некоторыми другими частями трансформатора, такими как вводы, концевые кабельные соединения, устройства переключения ответвлений обмоток и соединения. Причиной ограничения работы трансформатора может быть также расширение и давление масла.
Допустимые перегрузки, рассчитанные для обмоток, не должны ограничиваться нагрузочными характеристиками комплектующих трансформатор изделий.
1.5.4 Трансформаторы внутренней установки
Если трансформаторы предназначены для внутренней установки, необходимо к значению номинального превышения температуры масла в верхних слоях внести поправку на окружающую среду. Такое дополнительное увеличение превышения температуры следует определять в основном при испытаниях трансформаторов (см. п. 2.7.6).
1.5.5 Воздействия внешних факторов
Ветер, солнце и дождь могут в определенной степени влиять на нагрузочную способность распределительных трансформаторов, но поскольку воздействие этих факторов нерегулярно, учитывать их нецелесообразно.
1.6.1 Ограничения номинального режима
В настоящем пункте рассматриваются трехфазные трансформаторы номинальной мощностью не более 100 MB×А, на которые распространяются ограничения по сопротивлению короткого замыкания, приведенные в 1.3.2.
1.6.2 Ограничения тока и температуры
Не следует превышать приведенные в таблице 1 предельные значения тока нагрузки, температуры наиболее нагретой точки обмоток, температуры масла в верхних слоях и температуры металлических частей, соприкасающихся с изоляционным материалом. Кроме того, следует иметь в виду, что при температуре наиболее нагретой точки, превышающей 140-160 °С, возможно выделение пузырьков газа, снижающих электрическую прочность изоляции трансформатора (см. 1.4.1.2. Опасность кратковременных воздействий).
1.6.3 Другие части трансформатора и присоединенное оборудование
Кроме обмоток, работа трансформатора в режиме нагрузки, превышающей 1,5 номинального тока, может ограничиваться также возможностями других частей трансформатора, таких как вводы, концевые кабельные соединения, устройства переключения ответвлений и соединения. Причиной ограничения работы трансформатора может быть также расширение и давление масла. Следует учитывать и характеристики такого присоединенного оборудования, как кабели, выключатели, трансформаторы тока и т.д.
Допустимые перегрузки, рассчитанные для обмоток, не должны ограничиваться нагрузочными характеристиками комплектующих трансформатор изделий.
1.6.4 Требования к стойкости при коротком замыкании
Во время работы в условиях нагрузки, превышающей номинальную, или непосредственно после такой работы трансформаторы могут не удовлетворять требованиям ГОСТ 11677 к термической стойкости при коротком замыкании, допускающем длительность токов короткого замыкания 2с. Однако в большинстве случаев в условиях эксплуатации длительность тока короткого замыкания меньше 2с.
Если нет других ограничений для регулирования напряжения с изменяемым потоком (ГОСТ 11677), то прикладываемое напряжение не должно превышать 1,05 номинального напряжения (основное ответвление) или напряжения ответвления (другие ответвления) на любой обмотке трансформатора.
1.7.1 Общие положения
Для трансформаторов большой мощности следует учитывать дополнительные ограничения, связанные, в основном, с сильными потоками рассеяния. В связи с этим целесообразно указывать при заказе трансформатора или по запросу нагрузочную способность трансформаторов специального назначения (см. приложение С).
Метод расчета термического износа изоляции для всех трансформаторов одинаков. Однако рекомендуется выполнять машинный расчет по фактическим тепловым характеристикам каждого индивидуально рассматриваемого трансформатора, а не использовать данные таблиц допустимых нагрузок, приведенных в разделе 3.
Существующий уровень знаний, требования высокой надежности трансформаторов большой мощности, связанные с последствиями их повреждения, а также приведенные ниже положения обуславливают более консервативный и более индивидуальный подход к рекомендациям для этих трансформаторов, чем для трансформаторов меньшей мощности:
а) сочетание потока рассеяния и главного намагничивающего потока в стержнях или ярмах магнитной системы обусловливает значительную подверженность трансформаторов большой мощности перевозбуждениям, особенно в условиях перегрузки;
б) последствия ухудшения механических свойств изоляции под воздействием температуры и времени, включая износ, вызванный тепловым расширением, для трансформаторов большой мощности могут быть более значительными;
в) температура наиболее нагретой точки обмоток не может быть определена при обычном испытании на нагрев. Даже если при таком испытании номинальным током не появляется никаких отклонений от нормы, сделать заключение о последствиях при более высоких токах нельзя, эта экстраполяция не учитывается при конструировании трансформаторов;
г) рассчитанные по результатам испытаний на нагрев номинальным током значения превышения температуры наиболее нагретой точки обмоток для токов, превышающих номинальный, для трансформаторов большой мощности могут быть менее достоверными.
1.7.2 Ограничения тока и температуры
Не следует превышать приведенные в таблице 1 предельные значения тока нагрузки, температуры наиболее нагретой точки обмоток, температуры масла в верхних слоях и температуры металлических частей, соприкасающихся с изоляционным материалом. Кроме того, следует иметь в виду, что при температуре наиболее нагретой точки, превышающей 140-160 °С, возможно выделение пузырьков газа, снижающих электрическую прочность изоляции трансформатора (см. 1.4.1.2. Опасность кратковременных воздействий).
1.7.3 Другие части трансформатора и присоединенное оборудование
По 1.6.3
1.7.4 Требования к стойкости при коротком замыкании
По 1.6.4
1.7.5 Ограничения напряжения
По 1.6.5
2.1.1 Основные условные обозначения
А - амплитуда годового изменения среднесуточной температуры охлаждающей среды, °С;
В - амплитуда суточного изменения, °С;
ДХ - самый жаркий день в году;
Н - коэффициент температуры наиболее нагретой точки;
I - ток нагрузки, А;
К - коэффициент нагрузки (отношение тока нагрузки к номинальному току);
L - относительный износ за определенный период времени;
R - отношение нагрузочных потерь при номинальном токе к потерям холостого хода;
S - номинальная мощность, МВ×А;
ТХ - самое жаркое время суток;
V - относительная скорость износа;
W - количество стержней остова;
g - разность температур обмотки и масла, °С;
j - месяц года (используется при расчете износа и температуры наиболее нагретой точки на целый год);
t - продолжительность нагрузки на прямоугольном графике нагрузки;
z - сопротивление короткого замыкания, %;
-
температура, °С;
-
тепловая постоянная времени;
ON - обозначает виды охлаждения ONAN или ONAF,
OF - обозначает виды охлаждения OFAF или OFWF,
OD - обозначает виды охлаждения ODAF или ODWE.
2.1.2 Приставки
∆ - превышение температуры (по отношению к температуре охлаждающей среды).
2.1.3 Показатели степени
х - показатель степени суммарных потерь при расчете превышения температуры масла;
у - показатель степени коэффициента нагрузки при расчете превышения температуры обмотки;
′ - относится к температуре наиболее нагретой точки для вида охлаждения OD.
2.1.4 Индексы (общие)
E - соответствует эквивалентной температуре охлаждающей среды;
M - соответствует температуре охлаждающей среды при расчете наиболее нагретой точки;
W - соответствует обмотке;
a - соответствует охлаждающему воздуху (температуре);
h - соответствует наиболее нагретой точке (температуре);
m - соответствует коэффициенту, используемому при расчете максимальной температуры наиболее нагретой точки;
о - соответствует маслу;
r - обозначает номинальное значение (если применяется, то всегда ставится последним);
t - соответствует температуре или превышению температуры в момент времени t,
у - соответствует ежегодному значению.
2.1.5 Специальные индексы для температуры масла (если применяется один из этих индексов, то всегда ставится первым)
i - масло внутри обмоток, в верхних слоях;
1т - средняя температура масла в обмотках;
b - масло в нижней части бака, обмотки или охладителя;
о - масло в верхней части бака;
от - средняя температура масла в баке;
е - масло в верхней части теплообменника;
ет - средняя температура в теплообменнике;
bt - температура масла в нижней части бака в момент времени t,
bi - начальная температура масла в нижней части бака;
bu - максимальная температура масла в нижней части бака.
Наиболее значительным ограничением перегрузки трансформатора является температура наиболее нагретой точки обмотки: необходимо стремиться к тому, чтобы с возможно большей точностью определять эту температуру. В настоящее время начинают постепенно выполнять непосредственное ее измерение (оптическими волоконными светопроводами с датчиками или другими приборами аналогичного назначения). Такие измерения должны улучшить оценку температуры наиболее нагретой точки по сравнению с методами расчета, приведенными в п. 2.4.
2.3.1 Принятые упрощения
Следует иметь в виду, что формулы, приведенные в настоящем стандарте, основаны на ряде упрощений. Приведенная на рисунке 1 схема распределения температуры является упрощением более сложной действительной картины распределения температуры. Итак, приняты следующие упрощения:
а) температура масла внутри обмоток повышается линейно от нижней части к верхней независимо от вида охлаждения;
б) превышение температуры проводника увеличивается линейно по высоте обмотки и параллельно превышению температуры масла с постоянной разностью g между двумя прямыми линиями (g - разность между превышением средней температуры, измеренной методом сопротивления, и превышением средней температуры масла);
в) превышение температуры наиболее нагретой точки должно быть выше превышения температуры проводника в верхней части обмотки, как показано на рисунке 1, поскольку необходимо учесть увеличение дополнительных потерь. Для учета этих нелинейностей за разность температур наиболее нагретой точки и масла в верхней части обмотки принято обозначение Нg. Коэффициент Н может иметь значения от 1,1 до 1,5 в зависимости от мощности трансформатора, сопротивления короткого замыкания и конструкции обмотки. При построении графиков и составлении таблиц раздела 3 настоящего стандарта для распределительных трансформаторов использовано значение 1,1, для трансформаторов средней и большой мощности - 1,3.
Рисунок 1 - Схема распределения температуры
Разность между главными обмотками при охлаждении ON обычно незначительна. Для любой обмотки за температуру масла на выходе из обмотки принимается температура смеси масла в верхней части бака.
За температуру масла на выходе из обмотки при видах охлаждения OF и OD принимается температура масла в нижней части обмоток плюс удвоенная разность средней температуры масла в средней части рассматриваемой обмотки и температуры масла в нижней части обмотки.
В силу различий в распределении потоков масла разные виды охлаждений следует рассматривать отдельно. Предполагается, что в трансформаторах с охлаждением ОN и OF циркуляция масла в обмотке осуществляется термосифоном, а в трансформаторах с охлаждением OD - в основном насосом и практически не зависит от градиента температуры масла.
2.3.3 В трансформаторах с видами охлаждения OF и OD (среднюю температуру масла следует определять наилучшим из известных методов, так как от этого непосредственно зависит расчет температуры наиболее нагретой точки. В ГОСТ 3484.2 приведен ряд методов определения значения, используемого только при расчете некоторых поправок на превышение средней температуры обмотки. В настоящем стандарте использован в основном альтернативный метод (см. приложение В) определения средней температуры масла по результатам испытаний.
2.3.4 Поскольку тепловая постоянная времени обмоток обычно небольшая (от 5 до 10 мин), она оказывает на температуру наиболее нагретой точки только ограниченное влияние даже при повышенных кратковременных перегрузках. Продолжительность самой кратковременной перегрузки по таблицам допустимых нагрузок настоящего стандарта равна 30 мин (раздел 3); при расчетах значение тепловой постоянной времени принимают равным нулю.
2.3.5 Для расчета превышения температуры наиболее нагретой точки в постоянном, циклическом или другом режиме можно использовать тепловые характеристики, полученные из различных источников:
а) результатов специальных испытаний на нагрев, в том числе и непосредственных измерений температуры наиболее нагретой точки или температуры масла на выходе из обмоток (при отсутствии непосредственного измерения наиболее нагретой точки коэффициент наиболее нагретой точки N может быть сообщен только изготовителем);
б) результатов обычного испытания на нагрев;
в) значений превышения температуры при номинальном токе.
В таблице 2 приведены тепловые характеристики, которые использовались при составлении таблиц допустимых нагрузок раздела 3 настоящего стандарта. Следует отметить, что если для трансформаторов большой мощности превышение средней температуры обмотки при номинальном токе равно 65 °С для видов охлаждения ОN и OF и 70 °С - для вида охлаждения OD, то в зависимости от конструкции трансформатора превышение температуры наиболее нагретой точки при номинальном токе может составлять более 78 °С.
Таблица 2 Тепловые характеристики, используемые при составлении таблиц нагрузок раздела 3
|
- |
Трансформаторы |
||||
|
распределительные |
средней и большой мощности |
||||
|
ONAN |
ON |
OF |
OD |
||
|
Показатель степени масла |
x |
0,8 |
0,9 |
1,0 |
1,0 |
|
Показатель степени обмотки |
y |
1,6 |
1,6 |
1,6 |
2,0 |
|
Отношение потерь |
R |
5 |
6 |
6 |
6 |
|
Коэффициент температуры наиболее нагретой точки |
H |
1,1 |
1,3 |
1,3 |
1,3 |
|
Тепловая постоянная времени масла |
|
3,0 |
2,5 |
1,5 |
1,5 |
|
Температура охлаждающей среды |
|
20 |
20 |
20 |
20 |
|
Превышение температуры наиболее нагретой точки |
|
78 |
78 |
78 |
78 |
|
Превышение средней температуры обмотки |
|
65 |
63 |
63 |
68 |
|
Градиент температуры наиболее нагретой точки (масло на выходе из обмотки) |
|
23 |
26 |
22 |
29 |
|
Превышение средней температуры масла |
|
44 |
43 |
46 |
46 |
|
Превышение температуры масла на выходе из обмотки |
|
55 |
52 |
56 |
49 |
|
Превышение температуры масла в нижней части обмотки |
|
33 |
34 |
36 |
43 |
1) Для видов охлаждения ON
значения
принимают равным ![]()
2.4.1 Вид охлаждения ON
Для вида охлаждения ON максимальная температура наиболее нагретой точки при любой нагрузке К равна сумме температуры охлаждающей среды, превышения температуры масла в верхних слоях и разности температур наиболее нагретой точки и масла в верхних слоях
2.4.2 Вид охлаждения OF
Для вида охлаждения OF метод расчета основан на температуре масла в нижней и средней частях обмотки и средней температуре масла, как указано в 2.3.2. Таким образом, максимальная температура наиболее нагретой точки при любой нагрузке К равна сумме температуры охлаждающей среды, превышения температуры масла в нижней части обмотки, разности температур масла на выходе из обмотки и в нижней части, а также разности температур наиболее нагретой точки и масла на выходе из обмотки
Для вида
охлаждения OD метод расчета, в основном, такой же, как и для вида охлаждения
OF, за
исключением того, что к значению
, добавляется поправка на изменение омического сопротивления
обмоток от температуры
где
рассчитывают по формуле (2) без учета
влияния изменений омического сопротивления;
-
температура наиболее нагретой точки при номинальной нагрузке. Для получения
более точных результатов следует обращаться за консультацией к изготовителю.
2.4.4 Поправки к формулам расчета
При расчете максимальной температуры наиболее нагретой точки по приведенным выше формулам теоретически возможно вводить различные поправки, например, на изменение в зависимости от температуры:
а) нагрузочных потерь;
б) отношения омических потерь и потерь на вихревые токи в обмотке;
в) вязкости масла.
Для видов охлаждения ON и OF изменение вязкости при изменении температуры компенсируется изменением сопротивления обмоток. В настоящем стандарте эти два явления не принимаются во внимание.
Для вида охлаждения OD влияние вязкости масла на превышение температуры незначительно. Следует учитывать изменение омического сопротивления, например, введением поправки в формулу (3).
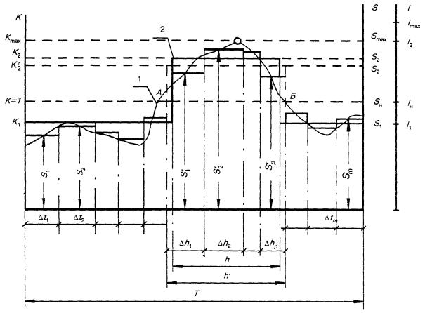
Любое изменение режимов нагрузки рассматривается как ступенчатая функция. Прямоугольный график нагрузки, используемый при составлении таблиц раздела 3 настоящего стандарта, состоит из одной ступени, направленной вверх, и через некоторое время одной ступени, направленной вниз. Для непрерывно изменяющейся нагрузки ступенчатая функция применяется к меньшим интервалам времени, а для расчета температуры наиболее нагретой точки требуется программа машинного расчета (см. 2.8).
Превышение температуры масла (например, в нижней части) в конце интервала времени t определяют по формуле
![]()
где
- начальное превышение
температуры масла в нижней части;
-
установившееся превышение температуры масла в нижней части при нагрузке,
прикладываемой в течение этого интервала времени;
- постоянная времени масла.
При любом изменении нагрузки разность температур обмотки и масла изменяется и достигает нового значения с характерной постоянной времени обмотки. В соответствии с причинами, приведенными в 2.3.4, эта постоянная не принимается в расчет. Принимается, что значение коэффициента нагрузки Кy в последнем выражении формулы (1) и двух последних выражениях формулы (2) мгновенно достигает нового значения.
2.6.1 Закон термического износа
Кроме всех других воздействий, которыми можно было бы пренебречь, изоляция подвергается термохимическому износу. Этот процесс является кумулятивным и приводит к недопустимому ее состоянию по некоторым критериям. Согласно закону Аррениуса, период времени до достижения этого состояния в зависимости от скорости химической реакции выражается формулой
Срок службы = е(α+β/T), (5)
где α и β - постоянные;
T - абсолютная температура.
Для ограничения диапазона температуры можно пользоваться более простым экспоненциальным отношением Монтсингер
Срок службы = е
, (6)
где Р - постоянная;
-
температура, °С.
Примечание. В настоящем стандарте используется отношение Монтсингер, которое, по приведенному выше определению, является упрощением основного, используемого в других руководствах по нагрузке, закона Аррениуса относительно термохимического износа. Для рассматриваемого в настоящем стандарте диапазона температур использование отношения Монтсингер считается достаточным и, в сущности, дает оценку термического износа с запасом прочности.
Пока не существует единственного и простого критерия окончания срока службы, который мог бы быть использован для количественной оценки полезного срока службы изоляции трансформатора, однако можно сделать сравнения, основанные на скорости износа изоляции. Это величина, обратная сроку службы, выражаемая отношением Монтсингер
Скорость износа =
постоянная × е
.
Значение постоянной в этом уравнении зависит от многих факторов: первоначального состава целлюлозных продуктов (смесь исходных материалов, химические добавки) и параметров окружающей среды (содержание влаги, свободного кислорода в системе).
Однако независимо от этих изменений в интервале температуры от 80 до 140 °С, соответствующей реальным условиям, коэффициентом изменения температуры допускается принимать постоянное значение Р. При определении его значения учитывают тот факт, что скорость износа удваивается при каждом изменении температуры приблизительно на 6 °С; такое значение принято в настоящем стандарте.
Скорость износа определяется температурой наиболее нагретой точки. Для трансформаторов, соответствующих требованиям ГОСТ 11677, эталонное значение этой величины при номинальной нагрузке к нормальной температуре охлаждающей среды принимается равным 98 °С. В настоящем стандарте относительная скорость износа при этой температуре принимается равной единице.
Во многих трансформаторах применяется термически высококачественная изоляция. Поскольку в ГОСТ 3484.2 этот вид изоляции для масляных трансформаторов не рассматривается, то допустимые пределы превышения температуры, обусловленные улучшением термической стойкости изоляции, устанавливаются по согласованию между изготовителем и потребителем. В большинстве случаев трансформаторы с такой изоляцией имеют нормальный предполагаемый срок службы при базовой температуре наиболее нагретой точки 110 °С.
2.6.2 Относительная скорость термического износа изоляции
Для трансформаторов, отвечающих требованиям ГОСТ 11677, относительная скорость термического износа изоляции принята равной единице для температуры наиболее нагретой точки 98 °С, что соответствует работе трансформатора при температуре охлаждающей среды 20 °С и превышению температуры наиболее нагретой точки 78 °С. Относительная скорость износа определяется по формуле
Из данных, приведенных ниже, следует, что эта формула содержит значительную зависимость относительной скорости износа изоляции от температуры наиболее нагретой точки:
|
|
Относительная скорость износа изоляции |
|
80 |
0,125 |
|
86 |
0,25 |
|
92 |
0,5 |
|
98 |
1,0 |
|
104 |
2,0 |
|
110 |
4,0 |
|
116 |
8,0 |
|
122 |
16,0 |
|
128 |
32,0 |
|
134 |
64,0 |
|
140 |
128,0 |
2.6.3 Расчет сокращения срока службы
Сокращение срока службы, вызванное месячной, суточной или часовой нагрузкой при температуре наиболее нагретой точки 98 °С, выражается «нормальными» месяцем, сутками или часами.
Если нагрузка и температура охлаждающей среды постоянны в течение определенного периода времени, то относительное сокращение срока службы равно Vt, где t - рассматриваемый период времени. То же самое относится к постоянному режиму нагрузки при изменяющейся температуре охлаждающей среды, если при этом используется базовое значение температуры охлаждающей среды (см. 2.7).
Обычно, когда изменяется режим нагрузки и температура охлаждающей среды, относительная скорость сокращения срока службы изменяется во времени. Относительный износ изоляции (или относительное сокращение срока службы) в течение определенного периода времени составит
где п - порядковый номер интервала времени;
N - общее количество равных интервалов времени.
2.7.1 Общие положения
Для трансформаторов наружной установки с воздушным охлаждением за температуру охлаждающей среды принимается действительная температура воздуха. Для распределительных трансформаторов внутренней установки поправка на температуру охлаждающей среды приведена в 2.7.6. Для трансформаторов с водяным охлаждением за температуру охлаждающей среды принимается температура воды на входе в теплообменник, которая во времени изменяется меньше, чем температура воздуха.
При перегрузке продолжительностью более нескольких часов следует учитывать изменение температуры охлаждающей среды. По желанию потребителя эти изменения можно учитывать при помощи одного из следующих методов:
а) использовать для расчета термического износа изоляции эквивалентную температуру охлаждающей среды; для расчета максимальной температуры наиболее нагретой точки использовать эквивалентную температуру охлаждающей среды и среднее значение месячных максимумов (2.7.2 и 2.7.5);
б) допускается непосредственно использовать кривую изменения фактической температуры (2.7.4);
в) допускается получить приблизительное значение изменяющейся температуры охлаждающей среды при помощи двойной синусоидальной функции (2.7.5).
2.7.2 Эквивалентная температура охлаждающей среды ![]()
Если температура охлаждающей среды заметно изменяется при перегрузках, в тепловом расчете следует использовать ее эквивалентное значение, так как оно будет больше среднеарифметического значения.
Эквивалентная температура охлаждающей среды - это условно постоянная температура, которая в течение рассматриваемого периода времени вызывает такой же износ изоляции, как и изменяющаяся температура охлаждающей среды за такой же промежуток времени (сутки, месяц или год).
Если с увеличением температуры на 6 °С скорость износа изоляции удваивается и можно предположить, что изменение температуры охлаждающей среды происходит по синусоидальной форме, то эквивалентную температуру охлаждающей среды определяют по формуле
где
- средняя
температура;
-
отклонение температуры за рассматриваемый период (разность средних значений
максимума и минимума).
Поправочный коэффициент на среднюю температуру может быть также определен по кривой, изображенной на рисунке 2, который является иллюстрацией приведенной выше формулы.
Рисунок 2 - Поправка на среднюю температуру для получения эквивалентной температуры
2.7.3
Температура охлаждающей среды для расчета наиболее нагретой точки ![]()
Эквивалентная температура охлаждающей среды может быть использована для расчета термического износа изоляции, но не может быть использована для контроля максимальной температуры наиболее нагретой точки в период перегрузки. Для такого контроля рекомендуется принимать среднее значение месячных максимумов. Использование абсолютного максимума не считается целесообразным вследствие малой вероятности его появления и влияния тепловой постоянной времени.
2.7.4 Непрерывно изменяющаяся температура охлаждающей среды
Если расчеты износа изоляции и температуры наиболее нагретой точки производятся для нагрузки продолжительностью, превышающей номинальное значение на несколько суток, то использование предусмотренной на этот период реальной кривой изменения температуры может быть более приемлемым. В таком случае кривая изменения температуры охлаждающей среды должна быть представлена рядом отдельных значений, соответствующих интервалу времени, выбранному для определения изменения нагрузки.
2.7.5 Синусоидальное изменение температуры охлаждающей среды
Для вычислений, проводимых на многие сутки или месяцы наперед, более удобно рассматривать температуру охлаждающей среды, представляемую двумя синусоидальными функциями (первая характеризует годичное, вторая - суточное изменение температуры)
где
- среднегодовая
температура охлаждающей среды, °С;
А - амплитуда годового изменения среднесуточной температуры охлаждающей среды, °С;
В - амплитуда суточного изменения для расчета скорости износа изоляции, °С;
-
амплитуда суточного изменения для расчета максимальной температуры наиболее
нагретой точки, °С;
ДХ - самый жаркий день в году;
ТХ - самое жаркое время суток;
cутки - порядковый номер суток с начала года (например, 1 февраля = 32);
час - время суток (например, 13 ч 15 мин = 13,25).
Расчет этих параметров производят по отдельной программе, приведенной в приложении D, введением четырех типичных значений температур для каждого месяца года.
2.7.6 Поправка на температуру охлаждающей среды для трансформаторов внутренней установки
Трансформатор, предназначенный для установки в помещении, подвергается дополнительному перегреву, значение которого составляет около половины значения превышения температуры воздуха в этом помещении. Испытания показали, что дополнительный перегрев масла в верхних слоях изменяется под действием тока нагрузки приблизительно так же, как изменяется превышение температуры в верхних слоях.
Для трансформаторов,
установленных в металлическом или бетонном помещении, можно использовать формулу (1), заменив
, на
:
![]()
где
- дополнительный
перегрев масла в верхних слоях при номинальной нагрузке. Этот дополнительный
перегрев рекомендуют определять во время испытаний, однако если результаты
таких испытаний отсутствуют, допускается в качестве справочных использовать
значения, приведенные в таблице 3. Приблизительное значение
дополнительного перегрева масла в верхних слоях получают делением значений,
приведенных в таблице
3, на два.
Таблица 3 - Поправки на температуру охлаждающей среды для трансформаторов внутренней установки
|
Количество установленных трансформаторов |
Поправка (добавляется к эквивалентной температуре охлаждающей среды), °С |
||||
|
номинальная мощность трансформатора, кВ А |
|||||
|
250 |
500 |
750 |
1000 |
||
|
Подземные камеры с естественной вентиляцией |
1 |
11 |
12 |
n |
14 |
|
2 |
12 |
13 |
14 |
16 |
|
|
3 |
14 |
17 |
19 |
22 |
|
|
Подвальные этажи и сооружения с незначительной естественной вентиляцией |
1 |
7 |
8 |
9 |
10 |
|
2 |
8 |
9 |
10 |
12 |
|
|
3 |
10 |
13 |
15 |
17 |
|
|
Сооружения с хорошей естественной вентиляцией, подземные камеры и подвальные этажи с принудительной вентиляцией |
1 |
3 |
4 |
5 |
6 |
|
2 |
4 |
5 |
6 |
7 |
|
|
3 |
6 |
9 |
10 |
13 |
|
|
Трансформаторные киоски (см. примечание 2) |
1 |
10 |
15 |
20 |
- |
|
Примечания 1. Приведенные выше значения температурных поправок были рассчитаны для типичных режимов нагрузки подстанций с использованием характерных значений потерь в трансформаторах. Поправки получены в результате проведения серии испытаний с естественным и принудительным охлаждением в подземных камерах и закрытых подстанциях, а также в результате выборочных измерений, проводимых на подстанциях и в трансформаторных киосках. 2. Если испытание на нагрев было проведено на трансформаторе, установленном в киоске, как на едином собранном устройстве, внесение поправки на температуру внутри киоска не требуется. |
|||||
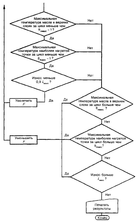
2.8.1 Логическая схема
Расчет коэффициентов нагрузки применительно к данному трансформатору при заданном графике нагрузки с учетом изменения температуры охлаждающей среды, заданного ограничения температуры наиболее нагретой точки и износа производится методом итерации, при выполнении которого необходимо использование компьютера. Логическая схема такого метода итерации, включающая основные принципы, установленные настоящим стандартом, показана на рисунке 3.
Подобный метод итерации используется при выборе проектировщиком номинальных значений параметров для новых трансформаторов, если известны режимы нагрузки и температура охлаждающей среды.
Программа должна быть составлена таким образом, чтобы потребитель смог ввести исходные тепловые характеристики трансформатора, график нагрузки на заданный период, характер изменения температуры охлаждающей среды на этот период, а также необходимые, по его мнению, специальные ограничения температуры и износа.
Максимальную температуру наиболее нагретой точки и относительный износ рассчитывают для заданного графика нагрузки. Если максимальная температура не превышена и износ ниже принятого предельного значения, расчет повторяют при увеличенном значении множителя F, применяемого к каждой отдельной нагрузке К1 К2,..., Кn через постоянные интервалы времени t1, t2...,.tn. Множитель F повышают ступенями на 1 % для каждой итерации до тех пор, пока не будет достигнут один из пределов. Если при начальном расчете относительный износ больше принятого значения, расчет повторяют, используя уменьшенное до 2 % значение F.
Увеличение на множитель нагрузки и допуски на предельную температуру могут быть выбраны по-разному, в зависимости от типа трансформатора и параметров нагрузки. Составителю программы следует учитывать, что при температуре наиболее нагретой точки в пределах от 100 до 140 °С с увеличением коэффициента нагрузки на 2 % максимальная температура наиболее нагретой точки увеличивается более чем на 2 °С, а относительный износ приблизительно на 25 %.
Следует принимать такие допуски, чтобы избежать колебания результатов, обеспечивая при этом достаточную точность. При проверке программы с примерами, приведенными в таблицах 4 и 5, желательно получить более высокую точность, уменьшая эти допуски.
При расчете может быть использован не только метод итерации, но и другие альтернативные методы, если они дают аналогичные результаты.
2.8.2 Примеры расчета
Для того, чтобы показать диапазон значений входных и выходных данных и дать возможность потребителю проверить свою программу, в таблицах 4 и 5 приведены примеры расчета.
В первом примере (таблица 4) приведен простой расчет нагрузки за одни сутки с постоянной температурой охлаждающей среды и простым графиком нагрузки.
Второй пример (таблица 5) является расчетом нагрузки за целый год с тремя различными графиками нагрузки в течение года и температурой охлаждающей среды, представленной двойной синусоидальной функцией.
Рисунок 3 - Логическая схема программы машинного расчета коэффициента допустимой нагрузки

Продолжение рисунка 3

Окончание рисунка 3
Таблица 4 - Данные для расчета нагрузки за одни сутки при постоянной эквивалентной температуре охлаждающей среды
*** Ввод (1) *** Номинальные характеристики и данные трансформатора
категория трансформатора: распределительный;
вид охлаждения: ONAN
|
|
- превышение температуры масла в верхних слоях, °С |
55,00 |
|
|
- превышение средней температуры масла, °С |
44,00 |
|
|
- разность температур наиболее нагретой точки и масла в верхних слоях, °С |
23,00 |
|
х |
- показатель степени при расчете температуры масла |
0,80 |
|
у |
- показатель степени при расчете температуры обмотки |
1,60 |
|
R |
- отношение нагрузочных потерь к потерям холостого хода |
5,00 |
|
|
- тепловая постоянная времени масла, ч |
3,00 |
|
|
- температура наиболее нагретой точки нормального износа, °С |
98,00 |
*** Ввод (2) *** Заданный график нагрузки
|
|
Начало |
Конец |
Продолжительность, ч |
Нагрузка, отн. ед. |
|
1 |
0:00 |
12:00 |
12,00 |
0,70 |
|
2 |
12:00 |
14:00 |
2,00 |
1,340 |
|
3 |
14:00 |
24:00 |
10,00 |
0,700 |
*** Ввод (3) *** Данные температуры охлаждающей среды
|
|
- эквивалентная температура охлаждающей среды, °С |
30,00 |
|
|
- максимальная суточная температура, °С |
40,00 |
*** Ввод (4) *** Ограничения по температуре и нагрузке
|
|
- предельная температура масла в верхних слоях, °С |
115,00 |
|
|
- предельная температура наиболее нагретой точки, °С |
140,00 |
|
Lмакс |
- предельный относительный износ |
1,00 |
|
F |
- множитель кривой нагрузки (постоянная или изменяющаяся величина) |
ПОСТОЯННАЯ |
*** Вывод ***
|
Температура масла в верхних слоях, макс, °С |
Температура наиболее нагретой точки, макс,°С |
Относительный износ за сутки, отн. ед. |
|
98,35 |
135,08 |
0,935 |
|
|
Температура масла в верхних слоях, °С |
Температура наиболее нагретой точки, °С |
|
1 |
75,34 |
88,34 |
|
2 |
98,35 |
135,08 |
|
3 |
76,15 |
89,15 |
Таблица 5 - Данные для расчета нагрузки на полный год при температуре охлаждающей среды, определяемой методом двух синусоид, и по трем различным графикам нагрузки
*** Ввод (1) *** Номинальные характеристики и данные трансформатора
категория трансформатора: распределительный;
вид охлаждения: ONAN
|
|
- превышение температуры масла в верхних слоях, °С |
55,00 |
|
|
- превышение средней температуры масла, °С |
44,00 |
|
|
- разность температур наиболее нагретой точки и масла в верхних слоях, °С |
23,00 |
|
х |
- показатель степени при расчете температуры масла |
0,80 |
|
у |
- показатель степени при расчете температуры обмотки |
1,60 |
|
R |
- отношение нагрузочных потерь к потерям холостого хода |
5,00 |
|
|
- тепловая постоянная времени масла, ч |
3,00 |
|
|
- температура наиболее нагретой точки нормального износа, °С |
98,00 |
*** Ввод (2) *** Заданный график нагрузки
|
1/1 |
17/4* |
ПРОДОЛЖИТЕЛЬНОСТЬ (в сутках): |
107 |
|
|
Начало |
Конец |
Продолжительность, ч |
Нагрузка, отн. ед. |
|
|
1 |
0:00 |
8:00 |
8,00 |
0,700 |
|
2 |
8:00 |
11:00 |
3,00 |
1,000 |
|
3 |
11:00 |
14:00 |
3,00 |
0,800 |
|
4 |
14:00 |
16:00 |
2,00 |
1,360 |
|
5 |
16:00 |
19:30 |
3,50 |
0,850 |
|
6 |
19:30 |
24:00 |
4,50 |
0,700 |
|
Период 2 |
18/4 |
17/10 |
ПРОДОЛЖИТЕЛЬНОСТЬ (в сутках): |
183 |
|
Начало |
Конец |
Продолжительность, ч |
Нагрузка, отн. ед. |
|
|
1 |
0:00 |
10:00 |
10,00 |
0,700 |
|
2 |
10:00 |
13:00 |
3,00 |
1,000 |
|
3 |
13:00 |
15:00 |
2,00 |
1,360 |
|
4 |
15:00 |
20:00 |
5,00 |
0,900 |
|
5 |
20:00 |
24:00 |
4,00 |
0,700 |
|
Период 3 |
18/10 |
31/12 |
ПРОДОЛЖИТЕЛЬНОСТЬ (в сутках): |
75 |
|
Начало |
Конец |
Продолжительность, ч |
Нагрузка, отн. ед. |
|
|
1 |
0:00 |
8:00 |
8,00 |
0,700 |
|
2 |
8:00 |
11:00 |
3,00 |
1,000 |
|
3 |
11:00 |
14:00 |
3,00 |
0,800 |
|
4 |
14:00 |
16:00 |
2,00 |
1,360 |
|
5 |
16:00 |
19:30 |
3,50 |
0,850 |
|
6 |
19:30 |
24:00 |
4,50 |
0,700 |
17/4* - 17 апреля
*** Ввод (3) *** Данные температуры охлаждающей среды
|
|
- среднегодовая температура охлаждающей среды, °С |
11,47 |
|
А |
- амплитуда годового изменения, °С |
8,05 |
|
В |
- амплитуда суточного изменения при расчете износа, °С |
5,10 |
|
Вm |
- амплитуда суточного изменения при расчете максимальной температуры, °С |
11,15 |
|
DX |
- самый жаркий день в году |
199 |
|
ТХ |
- самое жаркое время дня |
14:00 |
*** Ввод (4) *** Ограничения температуры и нагрузки
|
|
- предельная температура масла в верхних слоях, °С |
115,00 |
|
θhмакс |
- предельная температура наиболее нагретой точки, °С |
140,00 |
|
Lмакс |
- предельный относительный износ, отн. Ед. |
1,00 |
|
F |
- множитель кривой нагрузки (постоянная или изменяющаяся величина) |
ПОСТОЯННАЯ |
*** Вывод ***
|
Период |
Начало |
Конец |
Температура масла в верхних слоях, макс,°С |
Температура наиболее нагретой точки, макс, °С |
Относительный износ, отн. Ед. |
|
1 |
1/1 |
17/4 |
84,77 |
122,39 |
0,237 |
|
2 |
18/4 |
17/10 |
96,20 |
133,82 |
1,160 |
|
3 |
18/10 |
31/12 |
84,84 |
122,46 |
0,266 |
Относительный износ за год L = 0,706 отн. ед.
|
Период 1 |
Температура масла в верхних слоях, °С |
Температура наиболее нагретой точки, °С |
|
1 |
46,89 |
59,89 |
|
2 |
67,28 |
90,28 |
|
3 |
66,52 |
82,61 |
|
4 |
84,77 |
122,39 |
|
5 |
63,29 |
81,03 |
|
6 |
40,12 |
53,12 |
Относительный износ за период L (1) = 0,237 отн. ед.
|
Период 2 |
Температура масла в верхних слоях, °С |
Температура наиболее нагретой точки, °С |
|
1 |
60,72 |
73,72 |
|
2 |
78,40 |
101,40 |
|
3 |
96,20 |
133,82 |
|
4 |
70,78 |
90,21 |
|
5 |
49,13 |
62,13 |
Относительный износ за период L (2) = 1,160 отн. ед.
|
Период 3 |
Температура масла в верхних слоях, °С |
Температура наиболее нагретой точки, °С |
|
1 |
46,96 |
59,96 |
|
2 |
67,34 |
90,34 |
|
3 |
66,59 |
82,68 |
|
4 |
84,84 |
122,46 |
|
5 |
63,36 |
81,10 |
|
6 |
40,19 |
53,19 |
Относительный износ за период L (3) = 0,266 отн. ед,
В настоящей части приведены допустимые режимы нагрузок различных типов трансформаторов. Данные таблиц и рисунков 3.2-3.4 рассчитаны по формулам, приведенным в 2.4-2.6, и с использованием тепловых характеристик трансформатора (таблица 2).
Не следует ожидать высокой точности от кривых на рисунках и данных таблиц из-за принятых необходимых допущений:
а) суточное изменение нагрузки представлено упрощенным и двухступенчатым графиком (рисунок 4);
б) используемые при расчете тепловые характеристики (указанные в таблице 2) могут не соответствовать характеристикам рассматриваемого трансформатора;
в) температура охлаждающей среды за всю продолжительность графика нагрузки (24 ч) принимается постоянной;
г) нецелесообразно учитывать при расчете поправочный коэффициент на изменение сопротивления обмоток от температуры (2.4.3) в таблицах, в которых значения не зависят от температуры охлаждающей среды. Вместо него для трансформаторов с охлаждением OD этот поправочный коэффициент заменен следующим
(12)
Потребителям настоятельно рекомендуется делать свои собственные расчеты на основе более точных тепловых характеристик и использовать более реальный график нагрузки.
3.2.1 О пользовании руководством
Для того, чтобы пользоваться рисунками и таблицами, приведенными в 1.4 и 3.5, необходимо преобразовать суточный график нагрузки в упрощенный двухступенчатый в соответствии с рисунком 4. К1 и К2 - ступени нагрузки, где К2 - максимум нагрузки. Продолжительность максимума нагрузки - t часов. Методы определения этой продолжительности для прямоугольного графика нагрузки зависят от некоторых факторов; в 3.2.2, 3.2.3 и 3.2.4 приведены рекомендуемые методы для различных видов реальных графиков нагрузки.
Если эквивалентность двухступенчатого графика нагрузки вызывает сомнение, следует сделать несколько допущений и принять график с наибольшим запасом.
Пример упрощенного применения руководства по нагрузке силовых масляных трансформаторов приведено в приложении Е.
Рисунок 4 - Эквивалентный двухступенчатый график нагрузки
3.2.2 График нагрузки с одним максимумом
В этом случае значение t следует определять, как показано на рисунке 5.
Для участка графика нагрузки без максимума значение К1 определяют как среднее значение нагрузки без максимума.
Рисунок 5 - График нагрузки с одним максимумом
3.2.3 График нагрузки с двумя максимумами равной амплитуды, но различной продолжительности
При двух максимумах примерно равной амплитуды, но различной продолжительности значение t определяют для максимума большей продолжительности, а значение К1 должно соответствовать среднему значению оставшейся нагрузки.
Пример графика нагрузки представлен на рисунке 6.
Рисунок 6 - График нагрузки с двумя максимумами равной амплитуды и различной продолжительности
3.2.4 График нагрузки с последовательными максимумами
Если график нагрузки состоит из нескольких последовательных максимумов, значение t принимают достаточной продолжительности, чтобы охватить все максимумы, а значение К1должно соответствовать среднему значению оставшейся нагрузки, как показано на рисунке 7.
Рисунок 7 - График нагрузки с последовательными максимумами
Если ток нагрузки в течение некоторого времени значительно не изменяется, допускается использовать постоянный эквивалентный ток нагрузки. Значения приемлемого коэффициента нагрузки К = К24 для продолжительного режима при различных температурах охлаждающей среды приведены в таблице 6.
Таблица 6 - Допустимый коэффициент нагрузки для продолжительного режима K24 при различных температурах охлаждающей среды (охлаждение ONAN, ON, OF и OD)
|
Превышение температуры наиболее нагретой точки, °С |
Трансформаторы |
||||
|
распределительные |
средней и большой мощности |
||||
|
ONAN |
ON |
OF |
OD |
||
|
-25 |
123 |
1,37 |
1,33 |
1,31 |
1,24 |
|
-20 |
118 |
1,33 |
1,30 |
1,28 |
1,22 |
|
-10 |
108 |
1,25 |
1,22 |
1,21 |
1,17 |
|
0 |
98 |
1,17 |
1,15 |
1,14 |
1,11 |
|
10 |
88 |
1,09 |
1,08 |
1,08 |
1,06 |
|
20 |
78 |
1,00 |
1,00 |
1,00 |
1,00 |
|
30 |
68 |
0,91 |
0,92 |
0,92 |
0,94 |
|
40 |
58 |
0,81 |
0,82 |
0,83 |
0,87 |
На рисунках, помещенных ниже, приведены сведения для четырех категорий трансформаторов и восьми значений температуры охлаждающей среды:
- распределительные трансформаторы с охлаждением ONAN - рисунок 9;
- трансформаторы средней и большой мощности с охлаждением ON - рисунок 10;
- трансформаторы средней и большой мощности c охлаждением OF - рисунок 11;
- трансформаторы средней и большой мощности с охлаждением OD - рисунок 12
Если температура охлаждающей среды находится в интервале между двумя значениями, следует выбрать ближайшее большее значение или проинтерполировать между двумя наиболее близкими значениями.
По графикам нагрузки можно определить допустимую перегрузку K2 при заданных продолжительности t перегрузки и начальной нагрузке K1
Эти графики нагрузки можно также использовать для выбора номинальной мощности трансформатора (с нормальным сроком службы) для заданного прямоугольного графика нагрузки, выраженного отношением K2/K1 принимая, что прикладываемые напряжения остаются постоянными. Для этого достаточно найти точку пересечения кривой, соответствующей продолжительности перегрузки K2 с прямой постоянного наклона K2/K1. Эту прямую определяют так: на оси ординат откладывают точки K2 = 1, на оси абсцисс - K1 = 1, затем соединяют их (см. приведенный ниже пример 2 и соответствующий рисунок 8).
Пример 1. Распределительный трансформатор мощностью 2 МВ×А с охлаждением ONAN, начальная нагрузка 1 МВ×А. Определить допустимую нагрузку продолжительностью 2 ч при температуре охлаждающей среды 20 °С, принимая напряжение неизменным
=
20 oC; K1=0,5; t = 2 ч
На рисунке 9 K2 = 1,56, однако в стандарте приведено предельное значение 1,5. Следовательно, допустимая нагрузка продолжительностью 2 ч равна 3 MB×А (затем снижается до 1 МВ×А).
Пример 2. Распределительный трансформатор с охлаждением ONAN
должен эксплуатироваться каждый день с нагрузкой 1750 кВ×А в течение 8 ч и с нагрузкой 1000 кВ×А в течение остальных 16 ч при
= 20 °С
![]()
По графику, приведенному на рисунке 9, по прямой t = 8 и по отношению K1/K2, = 1,75 находят значения K2 = 1,15 и K1 = 0,66 (см. рисунок 8). Отсюда номинальная мощность трансформатора составляет
![]()
Рисунок 8 - Иллюстрация примера 2
Рисунок 9 - Распределительные трансформаторы с охлаждением ONAN
Допустимые режимы нагрузки с нормальным сокращением срока службы

Окончание рисунка 9
Рисунок 10 - Трансформаторы средней и большой мощности с охлаждением ON.
Допустимые режимы нагрузки с нормальным сокращением срока службы

Окончание рисунка 10
Рисунок 11 - Трансформаторы средней и большой мощности с охлаждением OF.
Допустимые режимы нагрузки с нормальным сокращением срока службы

Окончание рисунка 11
Рисунок 12 - Трансформаторы средней и большой мощности с охлаждением OD
Допустимые режимы нагрузки с нормальным сокращением срока службы

Окончание рисунка 12
Приведенные ниже таблицы предназначены для информирования потребителя о перегрузках, которые может выдержать трансформатор без превышения предельного значения температуры наиболее нагретой точки обмотки (таблица 1), а также о сокращении срока службы, вызываемом этими перегрузками, если тепловые характеристики трансформатора соответствуют приведенным в таблице 2. В 24 таблицах приведены значения для трансформаторов четырех категорий и шести значений t (от 0,5 до 24 ч):
распределительные трансформаторы с охлаждением ONAN - таблицы 7-12;
трансформаторы средней и большой мощности с охлаждением ON - таблицы 13-18;
трансформаторы средней и большой мощности с охлаждением OF - таблицы 19-24;
трансформаторы средней и большой мощности с охлаждением OD - - таблицы 25-30.
С помощью этих таблиц можно проверить графики допустимых режимов нагрузки при различных значениях K1 и K2 для данной температуры охлаждающей среды и определить для данного случая сокращение срока службы (выражается в «нормальных» сутках, т. е, в эквивалентных сутках работы при номинальной мощности и температуре охлаждающей среды 20 °С).
Температура и суточное сокращение срока службы для этих аварийных режимов рассчитывались на основе циклического режима. Если реальная ситуация требует только односуточного аварийного режима, которому предшествуют и за которым следуют сутки с более низкой нагрузкой, то рассчитанные значения сокращения срока службы будут больше фактических и, таким образом, будут содержать определенный запас по износу.
Относительное сокращение срока службы приводится в таблицах с точностью до трех знаков. Такая точность может показаться неоправданней, но это облегчает построение графиков и выполнение интерполяции при условии, что полученные значения будут округлены по окончании расчетов.
Пример 1. Определить сокращение срока службы за сутки и температуру наиболее нагретой точки трансформатора средней мощности, работающего в следующих условиях:
Охлаждение OF, K1= 0,8; K2=1,3; t= 8 ч;
= 30 °С.
По данным таблицы 23 V= 31,8;
= 121 °С для температуры охлаждающей среды 20 °С. Учитывая,
что фактическая температура охлаждающей среды равна 30 °С, находим
L = 31,8 х 3,2 = 101,8 «нормальных» суток;
= 121 +
30 = 151 °С.
Температура наиболее нагретой точки превышает рекомендуемое предельное значение 140 °С. Этого режима нагрузки следует избегать.
В приложениях G-I приведены: уточненный метод преобразования реального графика нагрузки; дополнительные сведения по температуре охлаждающей среды, упрощенные таблицы аварийных перегрузок и допустимых систематических нагрузок, а также пример расчета температуры обмотки и относительного износа изоляции без применения ЭВМ.
Таблица 7 - Распределительные трансформаторы с охлаждением ONAN, t = 0,5 ч. Допустимые нагрузки и соответствующее суточное сокращение срока службы (в «нормальных» сутках)
Для определения графика допустимой нагрузки, характеризуемого значениями K1, и K2 и расчета соответствующего сокращения срока службы необходимо:
|
40 |
30 |
20 |
10 |
0 |
-10 |
-20 |
-25 |
|
|
Суточное сокращение срока службы: |
|
|
|
|
|
|
|
|
|
умножить значение, приведенное в таблице, на указанный здесь коэффициент |
10 |
3,2 |
1,0 |
0,32 |
0,1 |
0,032 |
0,01 |
0,0055 |
Температура наиболее нагретой точки:
прибавить температуру охлаждающей среды к превышению температуры, приведенному в таблице. Если полученное значение температуры наиболее нагретой точки превышает предельное значение, приведенное в таблице 1, такой режим нагрузки недопустим
|
K2 |
K1 |
||||||||||
|
0,25 |
0,50 |
0,70 |
0,80 |
0,90 |
1,00 |
1,10 |
1,20 |
1,30 |
1,40 |
1,50 |
|
|
0,7 |
0,001 |
0,006 |
0,032 |
|
|
|
|
|
|
|
|
|
|
32 |
40 |
48 |
|
|
|
|
|
|
|
|
|
0,8 |
0,001 |
0,006 |
0,033 |
0,093 |
|
|
|
|
|
|
|
|
|
36 |
44 |
52 |
57 |
|
|
|
|
|
|
|
|
0,9 |
0,001 |
0,006 |
0,034 |
0,095 |
0,292 |
|
|
|
|
|
|
|
|
41 |
48 |
57 |
62 |
67 |
|
|
|
|
|
|
|
1,0 |
0,002 |
0,006 |
0,036 |
0,099 |
0,301 |
1,00 |
|
|
|
|
|
|
|
45 |
53 |
61 |
66 |
72 |
78 |
|
|
|
|
|
|
1,1 |
0,002 |
0,007 |
0,038 |
0,104 |
0,312 |
1,03 |
3,72 |
|
|
|
|
|
|
50 |
58 |
66 |
71 |
77 |
83 |
89 |
|
|
|
|
|
1,2 |
0,002 |
0,008 |
0,042 |
0,112 |
0,330 |
1,08 |
3,84 |
14,9 |
|
|
|
|
|
55 |
63 |
72 |
77 |
82 |
88 |
95 |
101 |
|
|
|
|
1,3 |
0,003 |
0,011 |
0,049 |
0,125 |
0,359 |
1,14 |
4,02 |
15,5 |
64,7 |
|
|
|
|
61 |
68 |
77 |
82 |
88 |
94 |
100 |
107 |
114 |
|
|
|
1,4 |
0,005 |
0,014 |
0,061 |
0,148 |
0,407 |
1,25 |
4,30 |
16,2 |
67,2 |
302 |
|
|
|
67 |
74 |
83 |
88 |
93 |
99 |
106 |
113 |
120 |
127 |
|
|
1,5 |
0,007 |
0,022 |
0,083 |
0,191 |
0,495 |
1,45 |
4,77 |
17,5 |
70,8 |
314 |
1510 |
|
|
73 |
80 |
89 |
94 |
100 |
106 |
112 |
119 |
126 |
133 |
141 |
|
1,6 |
0,013 |
0,036 |
0,126 |
0,273 |
0,662 |
1,81 |
5,61 |
19,6 |
76,6 |
332 |
1570 |
|
|
79 |
86 |
95 |
100 |
106 |
112 |
118 |
125 |
132 |
140 |
148 |
|
1,7 |
0,025 |
0,066 |
0,213 |
0,437 |
0,992 |
2,52 |
7,21 |
23,5 |
86,9 |
361 |
1670 |
|
|
86 |
93 |
102 |
107 |
112 |
118 |
125 |
132 |
139 |
146 |
154 |
|
1,8 |
0,050 |
0,129 |
0,394 |
0,778 |
1,67 |
3,95 |
10,4 |
31,2 |
107 |
415 |
1830 |
|
|
92 |
100 |
108 |
114 |
119 |
125 |
131 |
138 |
145 |
153 |
161 |
|
1,9 |
0,104 |
0,263 |
0,782 |
1,50 |
3,11 |
6,98 |
17,2 |
47,0 |
146 |
520 |
2130 |
|
|
99 |
107 |
115 |
121 |
126 |
132 |
138 |
145 |
152 |
160 |
168 |
|
2,0 |
0,224 |
0,559 |
1,64 |
3,10 |
6,26 |
13,6 |
31,7 |
80,9 |
229 |
737 |
2730 |
|
|
107 |
114 |
123 |
128 |
133 |
139 |
146 |
153 |
160 |
167 |
175 |
Таблица 8 - Распределительные трансформаторы с охлаждением ONAN, t = 1 ч. Допустимые нагрузки и соответствующее суточное сокращение срока службы (в «нормальных» сутках)
Для определения графика допустимой нагрузки, характеризуемого значениями K1 и K2 и расчета соответствующего сокращения срока службы необходимо:
|
Температура охлаждающей среды,°С |
40 |
30 |
20 |
10 |
0 |
-10 |
-20 |
-25 |
|
Суточное сокращение срока службы: |
|
|||||||
|
умножить значение, приведенное в таблице,на указанный здесь коэффициент |
10 |
3,2 |
1,0 |
0,32 |
0,1 |
0,032 |
0,01 |
0,0055 |
Температура наиболее нагретой точки:
прибавить температуру охлаждающей среды к превышению температуры, приведенному в таблице. Если полученное значение температуры наиболее нагретой точки превышает предельное значение, приведенное в таблице 1, такой режим нагрузки недопустим
|
K2 |
K1 |
||||||||||
|
0,25 |
0,50 |
0,70 |
0,80 |
0,90 |
1,00 |
1,10 |
1,20 |
1,30 |
1,40 |
1,50 |
|
|
0,7 |
0,001 |
0,006 |
0,032 |
|
|
|
|
|
|
|
|
|
|
35 |
41 |
48 |
|
|
|
|
|
|
|
|
|
0,8 |
0,002 |
0,006 |
0,034 |
0,093 |
|
|
|
|
|
|
|
|
|
40 |
46 |
53 |
57 |
|
|
|
|
|
|
|
|
0,9 |
0,002 |
0,007 |
0,037 |
0,098 |
0,292 |
|
|
|
|
|
|
|
|
45 |
51 |
58 |
63 |
67 |
|
|
|
|
|
|
|
1,0 |
0,002 |
0,008 |
0,040 |
0,106 |
0,310 |
1,00 |
|
|
|
|
|
|
|
50 |
57 |
64 |
68 |
73 |
78 |
|
|
|
|
|
|
1,1 |
0,003 |
0,010 |
0,047 |
0,118 |
0,337 |
1,07 |
3,72 |
|
|
|
|
|
|
56 |
63 |
70 |
74 |
79 |
84 |
89 |
|
|
|
|
|
1,2 |
0,005 |
0,014 |
0,058 |
0,140 |
0,382 |
1,17 |
3,98 |
14,9 |
|
|
|
|
|
62 |
69 |
76 |
80 |
85 |
90 |
96 |
101 |
|
|
|
|
1,3 |
0,008 |
0,022 |
0,080 |
0,180 |
0,461 |
1,34 |
4,39 |
16,0 |
64,7 |
|
|
|
|
69 |
75 |
83 |
87 |
92 |
97 |
102 |
108 |
114 |
|
|
|
1,4 |
0,015 |
0,038 |
0,123 |
0,258 |
0,612 |
1,66 |
5,11 |
17,9 |
69,8 |
302 |
|
|
|
76 |
82 |
90 |
94 |
99 |
104 |
109 |
115 |
121 |
127 |
|
|
1,5 |
0,031 |
0,073 |
0,214 |
0,419 |
0,918 |
2,28 |
6,46 |
21,1 |
78,3 |
327 |
1510 |
|
|
83 |
90 |
97 |
101 |
106 |
111 |
116 |
122 |
128 |
135 |
141 |
|
1,6 |
0,065 |
0,150 |
0,413 |
0,771 |
1,57 |
3,58 |
9,22 |
27,3 |
93,9 |
370 |
1640 |
|
|
91 |
97 |
104 |
109 |
113 |
119 |
124 |
130 |
136 |
142 |
149 |
|
1,7 |
0,146 |
0,329 |
0,871 |
1,57 |
3,05 |
6,46 |
15,2 |
40,5 |
125 |
450 |
1870 |
|
|
99 |
105 |
112 |
117 |
121 |
126 |
132 |
138 |
144 |
150 |
157 |
|
1,8 |
0,340 |
0,760 |
1,96 |
3,46 |
6,52 |
13,2 |
28,8 |
69,9 |
192 |
615 |
2310 |
|
|
107 |
113 |
120 |
125 |
129 |
135 |
140 |
146 |
152 |
158 |
165 |
|
1,9 |
0,826 |
1,83 |
4,66 |
8,12 |
15,0 |
29,4 |
61,5 |
139 |
347 |
983 |
3250 |
|
|
115 |
122 |
129 |
133 |
138 |
143 |
148 |
154 |
160 |
167 |
173 |
|
2,0 |
2,08 |
4,58 |
11,5 |
20,0 |
36,4 |
70,2 |
143 |
311 |
725 |
1860 |
5410 |
|
|
124 |
130 |
138 |
142 |
147 |
152 |
157 |
163 |
169 |
175 |
182 |
Таблица 9 - Распределительные трансформаторы с охлаждением ONAN, t = 2 ч. Допустимые нагрузки и соответствующее суточное сокращение срока службы (в «нормальных» сутках)
Для определения графика допустимой нагрузки, характеризуемого значениями K1, и K2 и расчета соответствующего сокращения срока службы необходимо:
|
Температура охлаждающей среды, °С |
40 |
30 |
20 |
10 |
0 |
-10 |
-20 |
-25 |
|
Суточное сокращение срока службы: |
|
|
|
|
|
|
|
|
|
умножить значение, приведенное в таблице, на указанный здесь коэффициент |
10 |
3,2 |
1,0 |
0,32 |
0,1 |
0,032 |
0,01 |
0,0055 |
Температура наиболее нагретой точки:
прибавить температуру охлаждающей среды к превышению температуры, приведенному в таблице. Если полученное значение температуры наиболее нагретой точки превышает предельное значение, приведенное в таблице 1, такой режим нагрузки недопустим
|
K2 |
K1 |
||||||||||
|
0,25 |
0,50 |
0,70 |
0,80 |
0,90 |
1,00 |
1,10 |
1,20 |
1,30 |
1,40 |
1,50 |
|
|
0,7 |
0,002 |
0,006 |
0,032 |
|
|
|
|
|
|
|
|
|
|
39 |
43 |
48 |
|
|
|
|
|
|
|
|
|
0,8 |
0,002 |
0,008 |
0,036 |
0,093 |
|
|
|
|
|
|
|
|
|
45 |
49 |
54 |
57 |
|
|
|
|
|
|
|
|
0,9 |
0,003 |
0,010 |
0,042 |
0,104 |
0,292 |
|
|
|
|
|
|
|
|
51 |
56 |
61 |
64 |
67 |
|
|
|
|
|
|
|
1,0 |
0,005 |
0,014 |
0,053 |
0,123 |
0,330 |
1,00 |
|
|
|
|
|
|
|
58 |
63 |
68 |
71 |
74 |
78 |
|
|
|
|
|
|
1,1 |
0,010 |
0,023 |
0,074 |
0,159 |
0,398 |
1,14 |
3,72 |
|
|
|
|
|
|
66 |
70 |
75 |
78 |
82 |
85 |
89 |
|
|
|
|
|
1,2 |
0,020 |
0,043 |
0,118 |
0,234 |
0,531 |
1,40 |
4,28 |
14,9 |
|
|
|
|
|
74 |
78 |
83 |
86 |
90 |
93 |
97 |
101 |
|
|
|
|
1,3 |
0,045 |
0,090 |
0,221 |
0,399 |
0,814 |
1,93 |
5,35 |
17,4 |
64,7 |
|
|
|
|
82 |
86 |
92 |
95 |
98 |
102 |
106 |
110 |
114 |
|
|
|
1,4 |
0,108 |
0,208 |
0,470 |
0,792 |
1,47 |
3,10 |
7,60 |
22,1 |
76,0 |
302 |
|
|
|
91 |
95 |
100 |
103 |
107 |
110 |
114 |
118 |
123 |
127 |
|
|
1,5 |
0,275 |
0,518 |
1,12 |
1,80 |
3,11 |
5,93 |
12,8 |
32,5 |
98,5 |
357 |
1510 |
|
|
100 |
104 |
110 |
113 |
116 |
120 |
124 |
128 |
132 |
137 |
141 |
|
1,6 |
0,745 |
1,38 |
2,88 |
4,51 |
7,48 |
13,3 |
26,0 |
57,4 |
150 |
472 |
1800 |
|
|
109 |
114 |
119 |
122 |
126 |
129 |
133 |
137 |
142 |
146 |
151 |
|
1,7 |
2,13 |
3,89 |
7,96 |
12,2 |
19,8 |
33,8 |
61,7 |
123 |
278 |
742 |
2430 |
|
|
119 |
124 |
129 |
132 |
135 |
139 |
143 |
147 |
151 |
156 |
161 |
|
1,8 |
6,36 |
11,5 |
23,3 |
35,4 |
56,3 |
93,9 |
165 |
308 |
628 |
1450 |
3950 |
|
|
129 |
134 |
139 |
142 |
146 |
149 |
153 |
157 |
162 |
166 |
171 |
|
1,9 |
19,9 |
35,9 |
71,8 |
108 |
170 |
280 |
480 |
866 |
1660 |
3440 |
8070 |
|
|
140 |
145 |
150 |
153 |
156 |
160 |
164 |
168 |
172 |
177 |
182 |
|
2,0 |
65,3 |
117 |
232 |
348 |
544 |
884 |
1500 |
2640 |
4880 |
+ |
+ |
|
|
151 |
156 |
161 |
164 |
167 |
171 |
175 |
179 |
183 |
+ |
+ |
Таблица 10 - Распределительные трансформаторы с охлаждением ONAN, t = 4 ч. Допустимые нагрузки и соответствующее суточное сокращение срока службы (в «нормальных» сутках)
Для определения графика допустимой нагрузки, характеризуемого значениями K1, и K2 и расчета соответствующего сокращения срока службы необходимо:
|
Температура охлаждающей среды, °С |
40 |
30 |
20 |
10 |
0 |
-10 |
-20 |
-25 |
|
Суточное сокращение срока службы: |
|
|
|
|
|
|
|
|
|
умножить значение, приведенное в таблице, на указанный здесь коэффициент |
10 |
3,2 |
1,0 |
0,32 |
0,1 |
0,032 |
0,01 |
0,0055 |
Температура наиболее нагретой точки:
прибавить температуру охлаждающей среды к превышению температуры, приведенному в таблице. Если полученное значение температуры наиболее нагретой точки превышает предельное значение, приведенное в таблице 1, такой режим нагрузки недопустим
|
K2 |
K1 |
||||||||||
|
0,25 |
0,50 |
0,70 |
0,80 |
0,90 |
1,00 |
1,10 |
1,20 |
1,30 |
1,40 |
1,50 |
|
|
0,7 |
0,003 |
0,008 |
0,032 |
|
|
|
|
|
|
|
|
|
|
43 |
46 |
48 |
|
|
|
|
|
|
|
|
|
0,3 |
0,005 |
0,012 |
0,040 |
0,093 |
|
|
|
|
|
|
|
|
|
51 |
53 |
56 |
57 |
|
|
|
|
|
|
|
|
0,9 |
0,010 |
0,020 |
0,056 |
0,117 |
0,292 |
|
|
|
|
|
|
|
|
59 |
61 |
64 |
66 |
67 |
|
|
|
|
|
|
|
1,0 |
0,023 |
0,039 |
0,091 |
0,170 |
0,377 |
1,00 |
|
|
|
|
|
|
|
68 |
70 |
73 |
74 |
76 |
78 |
|
|
|
|
|
|
1,1 |
0,056 |
0,091 |
0,178 |
0,294 |
0,566 |
1,32 |
3,72 |
|
|
|
|
|
|
77 |
79 |
82 |
84 |
86 |
87 |
89 |
|
|
|
|
|
1,2 |
0,154 |
0,236 |
0,417 |
0,621 |
1,04 |
2,06 |
5,00 |
14,9 |
|
|
|
|
|
87 |
89 |
92 |
94 |
95 |
97 |
99 |
101 |
|
|
|
|
1,3 |
0,455 |
0,677 |
1,12 |
1,56 |
2,36 |
4,02 |
8,13 |
20,5 |
64,7 |
|
|
|
|
98 |
100 |
103 |
104 |
106 |
108 |
110 |
112 |
114 |
|
|
|
1,4 |
1,45 |
2,11 |
3,36 |
4,50 |
6,38 |
9,76 |
18,8 |
34,7 |
90,6 |
302 |
|
|
|
109 |
111 |
114 |
115 |
117 |
119 |
121 |
123 |
125 |
127 |
|
|
1,5 |
4,94 |
7,09 |
11,0 |
14,4 |
19,7 |
28,2 |
43,7 |
76,1 |
160 |
431 |
1510 |
|
|
120 |
122 |
125 |
127 |
128 |
130 |
132 |
134 |
137 |
139 |
141 |
|
1,6 |
17,9 |
25,5 |
38,8 |
50,1 |
66,8 |
92,7 |
135 |
211 |
371 |
790 |
2200 |
|
|
132 |
134 |
137 |
139 |
140 |
142 |
144 |
146 |
149 |
151 |
153 |
|
1,7 |
69,0 |
97,3 |
146 |
187 |
246 |
334 |
470 |
694 |
1100 |
1950 |
4190 |
|
|
144 |
147 |
149 |
151 |
153 |
155 |
157 |
159 |
161 |
163 |
166 |
|
1,8 |
282 |
394 |
587 |
745 |
971 |
1300 |
1790 |
2560 |
3830 |
6110 |
+ |
|
|
157 |
160 |
162 |
164 |
166 |
167 |
169 |
172 |
174 |
176 |
179 |
|
1,9 |
1220 |
1690 |
2500 |
3150 |
4080 |
5410 |
7370 |
+ |
+ |
+ |
+ |
|
|
171 |
173 |
176 |
177 |
179 |
181 |
183 |
+ |
+ |
+ |
+ |
|
2,0 |
5540 |
+ |
+ |
+ |
+ |
+ |
+ |
+ |
+ |
+ |
+ |
|
|
184 |
+ |
+ |
+ |
+ |
+ |
+ |
+ |
+ |
+ |
+ |
Таблица 11 - Распределительные трансформаторы с охлаждением ONAN, t = 8 ч. Допустимые нагрузки и соответствующее суточное сокращение срока службы (в «нормальных» сутках).
Для определения графика допустимой нагрузки, характеризуемого значениями K1, и K2 и расчета соответствующего сокращения срока службы необходимо:
|
Температура охлаждающей среды, °С |
40 |
30 |
20 |
10 |
0 |
-10 |
-20 |
-25 |
|
Суточное сокращение срока службы: |
|
|
|
|
|
|
|
|
|
умножить значение, приведенное в таблице, на указанный здесь коэффициент |
10 |
3,2 |
1,0 |
0,32 |
0,1 |
0,032 |
0,01 |
0,0055 |
Температура наиболее нагретой точки:
прибавить температуру охлаждающей среды к превышению температуры, приведенному в таблице. Если полученное значение температуры наиболее нагретой точки превышает предельное значение, приведенное в таблице 1, такой режим нагрузки недопустим
|
K2 |
K1 |
||||||||||
|
0,25 |
0,50 |
0,70 |
0,80 |
0,90 |
1,00 |
1,10 |
1,20 |
1,30 |
1,40 |
1,50 |
|
|
0,7 |
0,007 |
0,012 |
0,032 |
|
|
|
|
|
|
|
|
|
|
47 |
48 |
48 |
|
|
|
|
|
|
|
|
|
0,8 |
0,016 |
0,023 |
0,049 |
0,093 |
|
|
|
|
|
|
|
|
|
56 |
56 |
57 |
57 |
|
|
|
|
|
|
|
|
0,9 |
0,40 |
0,054 |
0,092 |
0,148 |
0,292 |
|
|
|
|
|
|
|
|
65 |
66 |
66 |
67 |
67 |
|
|
|
|
|
|
|
1,0 |
0,114 |
0,144 |
0,212 |
0,295 |
0,485 |
1,00 |
|
|
|
|
|
|
|
75 |
76 |
77 |
77 |
78 |
78 |
|
|
|
|
|
|
1,1 |
0,356 |
0,436 |
0,584 |
0,735 |
1,03 |
1,73 |
3,72 |
|
|
|
|
|
|
86 |
87 |
87 |
88 |
89 |
89 |
89 |
|
|
|
|
|
1,2 |
1,22 |
1,46 |
1,85 |
2,20 |
2,78 |
3,92 |
6,68 |
14,9 |
|
|
|
|
|
98 |
98 |
99 |
99 |
100 |
100 |
101 |
101 |
|
|
|
|
1,3 |
4,53 |
5,33 |
6,57 |
7,55 |
9,01 |
11,4 |
16,2 |
27,9 |
64,7 |
|
|
|
|
110 |
110 |
111 |
111 |
112 |
112 |
113 |
114 |
114 |
|
|
|
1,4 |
18,1 |
21,1 |
25,5 |
28,8 |
33,3 |
39,9 |
50,7 |
71,9 |
126 |
302 |
|
|
|
122 |
123 |
124 |
124 |
125 |
125 |
126 |
126 |
127 |
127 |
|
|
1,5 |
78,1 |
90,0 |
107 |
120 |
136 |
158 |
190 |
242 |
345 |
609 |
1510 |
|
|
136 |
136 |
137 |
137 |
138 |
138 |
139 |
140 |
140 |
141 |
141 |
|
1,6 |
360 |
412 |
486 |
538 |
604 |
690 |
807 |
974 |
1240 |
1770 |
3160 |
|
|
150 |
150 |
151 |
151 |
152 |
152 |
153 |
153 |
154 |
155 |
155 |
|
V |
1770 |
2020 |
2360 |
2600 |
2890 |
3270 |
3760 |
4410 |
5350 |
6840 |
9770 |
|
|
164 |
165 |
165 |
166 |
166 |
167 |
167 |
168 |
168 |
169 |
170 |
|
1,8 |
9320 |
+ |
+ |
+ |
+ |
+ |
+ |
+ |
+ |
+ |
+ |
|
|
179 |
180 |
180 |
181 |
181 |
182 |
182 |
183 |
183 |
184 |
+ |
Таблица 12 - Распределительные трансформаторы с охлаждением ONAN, t = 24 ч. Допустимые нагрузки и соответствующее суточное сокращение срока службы (в «нормальных» сутках)
Для определения графика допустимой нагрузки, характеризуемого значениями K1, и K2 и расчета соответствующего сокращения срока службы необходимо:
|
Температура охлаждающей среды, °С |
40 |
30 |
20 |
10 |
0 |
-10 |
-20 |
-25 |
|
Суточное сокращение срока службы: |
|
|
|
|
|
|
|
|
|
умножить значение, приведенное в таблице, на указанный здесь коэффициент |
10 |
3,2 |
1,0 |
0,32 |
0,1 |
0,032 |
0,01 |
0,0055 |
Температура наиболее нагретой точки:
прибавить температуру охлаждающей среды к превышению температуры, приведенному в таблице. Если полученное значение температуры наиболее нагретой точки превышает предельное значение, приведенное в таблице 1, такой режим нагрузки недопустим.
|
K2 |
K1 |
|
0,25-1,5 |
|
|
0,7 |
0,032 |
|
|
48 |
|
0,8 |
0,093 |
|
|
57 |
|
0,9 |
0,292 |
|
|
67 |
|
1,0 |
1,00 |
|
|
78 |
|
1,1 |
3,72 |
|
|
89 |
|
1,2 |
14,9 |
|
|
101 |
|
1,3 |
64,7 |
|
|
114 |
|
1,4 |
302 |
|
|
127 |
|
1,5 |
1510 |
|
|
141 |
|
1,6 |
8080 |
|
|
156 |
|
1,7 |
+ |
|
|
171 |
Таблица 13 - Трансформаторы средней и большой мощности с охлаждением ON, t = 0,5 ч. Допустимые нагрузки и соответствующее суточное сокращение срока службы (в «нормальных» сутках)
Для определения графика допустимой нагрузки, характеризуемого значениями K1, и K2 и расчета соответствующего сокращения срока службы необходимо:
|
40 |
30 |
20 |
10 |
0 |
-10 |
-20 |
-25 |
|
|
Суточное сокращение срока службы: |
|
|
|
|
|
|
|
|
|
умножить значение, приведенное в таблице, на указанный здесь коэффициент |
10 |
3,2 |
1,0 |
0,32 |
0,1 |
0,032 |
0,01 |
0,0055 |
Температура наиболее нагретой точки:
прибавить температуру охлаждающей среды к превышению температуры, приведенному в таблице. Если полученное значение температуры наиболее нагретой точки превышает предельное значение, приведенное в таблице 1, такой режим нагрузки недопустим
|
K2 |
K1 |
||||||||||
|
0,25 |
0,50 |
0,70 |
0,80 |
0,90 |
1,00 |
1,10 |
1,20 |
1,30 |
1,40 |
1,50 |
|
|
0,7 |
0,001 |
0,004 |
0,024 |
|
|
|
|
|
|
|
|
|
|
30 |
37 |
46 |
|
|
|
|
|
|
|
|
|
0,8 |
0,001 |
0,004 |
0,025 |
0,074 |
|
|
|
|
|
|
|
|
|
35 |
42 |
50 |
55 |
|
|
|
|
|
|
|
|
0,9 |
0,001 |
0,004 |
0,026 |
0,077 |
0,258 |
|
|
|
|
|
|
|
|
40 |
47 |
55 |
61 |
66 |
|
|
|
|
|
|
|
1,0 |
0,001 |
0,005 |
0,027 |
0,080 |
0,267 |
1,00 |
|
|
|
|
|
|
|
45 |
52 |
61 |
66 |
72 |
78 |
|
|
|
|
|
|
1,1 |
0,001 |
0,005 |
0,029 |
0,085 |
0,279 |
1,04 |
4,30 |
|
|
|
|
|
|
51 |
58 |
67 |
72 |
78 |
84 |
91 |
|
|
|
|
|
1,2 |
0,002 |
0,007 |
0,034 |
0,094 |
0,300 |
1,09 |
4,47 |
20,5 |
|
|
|
|
|
57 |
64 |
73 |
78 |
84 |
90 |
97 |
104 |
|
|
|
|
1,3 |
0,003 |
0,009 |
0,042 |
0,111 |
0,338 |
1,18 |
4,73 |
21,4 |
108 |
|
|
|
|
64 |
71 |
79 |
84 |
90 |
96 |
103 |
111 |
119 |
|
|
|
1,4 |
0,005 |
0,015 |
0,059 |
0,144 |
0,409 |
1,35 |
5,18 |
22,8 |
113 |
631 |
|
|
|
71 |
78 |
86 |
91 |
97 |
103 |
110 |
118 |
125 |
134 |
|
|
1,5 |
0,010 |
0,027 |
0,095 |
0,213 |
0,554 |
1,69 |
6,03 |
25,2 |
121 |
661 |
4040 |
|
|
78 |
85 |
93 |
98 |
104 |
110 |
117 |
125 |
133 |
141 |
150 |
|
1,6 |
0,022 |
0,054 |
0,174 |
0,365 |
0,868 |
2,39 |
7,76 |
29,9 |
135 |
710 |
4250 |
|
|
85 |
92 |
101 |
106 |
112 |
118 |
125 |
132 |
140 |
148 |
157 |
|
1,7 |
0,048 |
0,118 |
0,356 |
0,712 |
1,58 |
3,98 |
11,6 |
39,8 |
164 |
802 |
4590 |
|
|
93 |
100 |
109 |
114 |
119 |
126 |
133 |
140 |
148 |
156 |
165 |
|
1,8 |
0,113 |
0,271 |
0,794 |
1,54 |
3,28 |
7,69 |
20,4 |
62,3 |
226 |
994 |
5250 |
|
|
101 |
108 |
117 |
122 |
128 |
134 |
141 |
148 |
156 |
164 |
173 |
|
1,9 |
0,275 |
0,652 |
1,88 |
3,60 |
7,45 |
16,8 |
41,7 |
116 |
373 |
1430 |
6650 |
|
|
110 |
117 |
125 |
130 |
136 |
142 |
149 |
157 |
164 |
173 |
182 |
|
2,0 |
0,695 |
1,64 |
4,69 |
8,88 |
18,1 |
40,0 |
95,8 |
251 |
736 |
2480 |
+ |
|
|
118 |
125 |
134 |
139 |
145 |
151 |
158 |
165 |
173 |
182 |
+ |
Таблица 14 - Трансформаторы средней и большой мощности с охлаждением ON, t= 1 ч. Допустимые нагрузки и соответствующее суточное сокращение срока службы (в «нормальных» сутках)
Для определения графика допустимой нагрузки, характеризуемого значениями K1 и K2 и расчета соответствующего сокращения срока службы необходимо:
|
Температура охлаждающей среды, °С |
40 |
30 |
20 |
10 |
0 |
-10 |
-20 |
-25 |
|
Суточное сокращение срока службы: |
|
|
|
|
|
|
|
|
|
умножить значение, приведенное в таблице, на указанный здесь коэффициент |
10 |
3,2 |
1,0 |
0,32 |
0,1 |
0,032 |
0,01 |
0,0055 |
Температура наиболее нагретой точки:
прибавить температуру охлаждающей среды к превышению температуры, приведенному в таблице. Если полученное значение температуры наиболее нагретой точки превышает предельное значение, приведенное в таблице 1, такой режим нагрузки недопустим
|
K2 |
K1 |
||||||||||
|
0,25 |
0,50 |
0,70 |
0,80 |
0,90 |
1,00 |
1,10 |
1,20 |
1,30 |
1,40 |
1,50 |
|
|
0,7 |
0,001 |
0,004 |
0,024 |
|
|
- |
|
|
|
|
|
|
|
33 |
39 |
46 |
|
|
|
|
|
|
|
|
|
0,8 |
0,001 |
0,004 |
0,025 |
0,074 |
|
|
|
|
|
|
|
|
|
39 |
44 |
51 |
55 |
|
|
|
|
|
|
|
|
0,9 |
0,001 |
0,005 |
0,027 |
0,079 |
0,258 |
|
|
|
|
|
|
|
|
45 |
50 |
57 |
62 |
66 |
|
|
|
|
|
|
|
1,0 |
0,002 |
0,006 |
0,031 |
0,087 |
0,276 |
1,00 |
|
|
|
|
|
|
|
51 |
57 |
64 |
68 |
73 |
78 |
|
|
|
|
|
|
1,1 |
0,003 |
0,009 |
0,038 |
0,100 |
0,306 |
1,08 |
4,30 |
|
|
|
|
|
|
58 |
64 |
71 |
75 |
80 |
85 |
91 |
|
|
|
|
|
1,2 |
0,005 |
0,014 |
0,053 |
0,128 |
0,363 |
1,21 |
4,66 |
20,5 |
|
|
|
|
|
66 |
71 |
78 |
83 |
87 |
93 |
98 |
104 |
|
|
|
|
1,3 |
0,011 |
0,026 |
0,084 |
0,185 |
0,477 |
1,46 |
5,29 |
22,4 |
108 |
|
|
|
|
74 |
79 |
86 |
91 |
95 |
100 |
106 |
112 |
119 |
|
|
|
1,4 |
0,24 |
0.055 |
0,158 |
0,317 |
0,733 |
2,00 |
6,56 |
25,7 |
119 |
631 |
|
|
|
82 |
88 |
95 |
99 |
104 |
109 |
114 |
120 |
127 |
134 |
|
|
1,5 |
0,059 |
0,128 |
0,342 |
0,641 |
1,35 |
3,25 |
9,36 |
32,7 |
138 |
695 |
4040 |
|
|
91 |
97 |
104 |
108 |
112 |
118 |
123 |
129 |
136 |
143 |
150 |
|
1,6 |
0,153 |
0,324 |
0,827 |
1,48 |
2,92 |
6,40 |
16,2 |
48,7 |
180 |
821 |
4480 |
|
|
100 |
106 |
113 |
117 |
122 |
127 |
132 |
138 |
145 |
152 |
159 |
|
1,7 |
0,418 |
0,875 |
2,17 |
3,81 |
7,20 |
14,8 |
34,0 |
89,4 |
281 |
1100 |
5360 |
|
|
110 |
115 |
122 |
127 |
131 |
136 |
142 |
148 |
155 |
161 |
169 |
|
1,8 |
1,21 |
2,50 |
6,11 |
10,6 |
19,5 |
38,9 |
84,0 |
201 |
549 |
1800 |
7400 |
|
|
120 |
125 |
132 |
137 |
141 |
146 |
152 |
158 |
165 |
171 |
179 |
|
1,9 |
3,65 |
7,52 |
18,2 |
31,2 |
57,0 |
111 |
233 |
527 |
1310 |
3730 |
+ |
|
|
130 |
136 |
143 |
147 |
152 |
157 |
162 |
168 |
175 |
182 |
+ |
|
2,0 |
11,6 |
23,8 |
57,1 |
97,3 |
176 |
341 |
701 |
1540 |
+ |
+ |
+ |
|
|
141 |
147 |
154 |
158 |
162 |
168 |
173 |
179 |
+ |
+ |
+ |
Таблица 15 - Трансформаторы средней и большой мощности с охлаждением ON, t= 2 ч. Допустимые нагрузки и соответствующее суточное сокращение срока службы (в «нормальных» сутках)
Для определения графика допустимой нагрузки, характеризуемого значениями K1, и K2 и расчета соответствующего сокращения срока службы необходимо:
|
Температура охлаждающей среды, °С |
40 |
30 |
20 |
10 |
0 |
-10 |
-20 |
-25 |
|
Суточное сокращение срока службы: |
|
|
|
|
|
|
|
|
|
умножить значение, приведенное в таблице, на указанный здесь коэффициент |
10 |
3,2 |
1,0 |
0,32 |
0,1 |
0,032 |
0,01 |
0,0055 |
Температура наиболее нагретой точки:
прибавить температуру охлаждающей среды к превышению температуры, приведенному в таблице. Если полученное значение температуры наиболее нагретой точки превышает предельное значение, приведенное в таблице 1, такой режим нагрузки недопустим.
|
K2 |
K1 |
||||||||||
|
0,25 |
0,50 |
0,70 |
0,80 |
0,90 |
1,00 |
1,10 |
1,20 |
1,30 |
1,40 |
1,50 |
|
|
0,7 |
0,001 |
0,004 |
0,024 |
|
|
|
|
|
|
|
|
|
|
37 |
41 |
46 |
|
|
|
|
|
|
|
|
|
0,8 |
0,002 |
0,005 |
0,027 |
0,074 |
|
|
|
|
|
|
|
|
|
44 |
48 |
53 |
55 |
|
|
|
|
|
|
|
|
0,9 |
0,003 |
0,008 |
0,032 |
0,084 |
0,258 |
|
|
|
|
|
|
|
|
52 |
56 |
60 |
63 |
66 |
|
|
|
|
|
|
|
1,0 |
0,005 |
0,013 |
0,044 |
0,104 |
0,297 |
1,00 |
|
|
|
|
|
|
|
60 |
64 |
69 |
71 |
75 |
78 |
|
|
|
|
|
|
1,1 |
0,012 |
0,025 |
0,070 |
0,148 |
0,377 |
1,17 |
4,30 |
|
|
|
|
|
|
69 |
73 |
77 |
80 |
83 |
87 |
91 |
|
|
|
|
|
1,2 |
0,030 |
0,057 |
0,136 |
0,254 |
0,563 |
1,53 |
5,09 |
20,5 |
|
|
|
|
|
78 |
82 |
87 |
90 |
93 |
96 |
100 |
104 |
|
|
|
|
1,3 |
0,083 |
0,148 |
0,321 |
0,542 |
1,04 |
2,40 |
6,86 |
24,6 |
108 |
|
|
|
|
88 |
92 |
97 |
100 |
103 |
106 |
110 |
114 |
119 |
|
|
|
1,4 |
0,248 |
0,432 |
0,879 |
1,39 |
2,42 |
4,79 |
11,4 |
34,2 |
132 |
631 |
|
|
|
99 |
103 |
108 |
110 |
114 |
117 |
121 |
125 |
129 |
134 |
|
|
1,5 |
0,803 |
1,37 |
2,70 |
4,12 |
6,74 |
12,1 |
24,6 |
60,2 |
189 |
778 |
4040 |
|
|
110 |
114 |
119 |
122 |
125 |
128 |
132 |
136 |
140 |
145 |
150 |
|
1,6 |
2,80 |
4,73 |
9,07 |
13,6 |
21,5 |
36,4 |
67,1 |
140 |
352 |
1150 |
5060 |
|
|
122 |
126 |
131 |
133 |
137 |
140 |
144 |
148 |
152 |
157 |
162 |
|
1,7 |
10,4 |
17,5 |
33,0 |
48,8 |
75,9 |
125 |
218 |
414 |
885 |
2280 |
7760 |
|
|
134 |
138 |
143 |
146 |
149 |
152 |
156 |
160 |
164 |
169 |
174 |
|
1,8 |
41,6 |
69,2 |
129 |
190 |
291 |
470 |
800 |
1450 |
2820 |
6190 |
+ |
|
|
147 |
151 |
156 |
158 |
162 |
165 |
169 |
173 |
177 |
182 |
+ |
|
1,9 |
177 |
293 |
542 |
790 |
1200 |
1920 |
3210 |
+ |
+ |
+ |
+ |
|
|
160 |
164 |
169 |
172 |
175 |
178 |
182 |
+ |
+ |
+ |
+ |
|
2,0 |
803 |
1320 |
2430 |
+ |
+ |
+ |
+ |
+ |
+ |
+ |
+ |
|
|
174 |
178 |
183 |
+ |
+ |
+ |
+ |
+ |
+ |
+ |
4- |
Таблица 16 -Трансформаторы средней и большой мощности с охлаждением ON, t= 4 ч. Допустимые нагрузки и соответствующее суточное сокращение срока службы (в «нормальных» сутках)
Для определения графика допустимой нагрузки, характеризуемого значениями K1 и K2 и расчета соответствующего сокращения срока службы необходимо:
|
40 |
30 |
20 |
10 |
0 |
-10 |
-20 |
-25 |
|
|
Суточное сокращение срока службы: |
|
|
|
|
|
|
|
|
|
умножить значение, приведенное в таблице, на указанный здесь коэффициент |
10 |
3,2 |
1,0 |
0,32 |
0,1 |
0,032 |
0,01 |
0,0055 |
Температура наиболее нагретой точки:
прибавить температуру охлаждающей среды к превышению температуры, приведенному в таблице. Если полученное значение температуры наиболее нагретой точки превышает предельное значение, приведенное в таблице 1, такой режим нагрузки недопустим
|
K2 |
K1 |
||||||||||
|
0,25 |
0,50 |
0,70 |
0,80 |
0,90 |
1,00 |
1,10 |
1,20 |
1,30 |
1,40 |
1,50 |
|
|
0,7 |
0,002 |
0,006 |
0,024 |
|
|
- |
|
|
|
|
|
|
|
42 |
44 |
46 |
|
|
|
|
|
|
|
|
|
0,8 |
0,004 |
0,009 |
0,030 |
0,074 |
|
|
|
|
|
|
|
|
|
50 |
52 |
54 |
55 |
|
|
|
|
|
|
|
|
0,9 |
0,010 |
0,018 |
0,045 |
0,097 |
0,258 |
|
|
|
|
|
|
|
|
60 |
61 |
64 |
65 |
66 |
|
|
|
|
|
|
|
1,0 |
0,027 |
0,042 |
0,085 |
0,154 |
0,347 |
1,00 |
|
|
|
|
|
|
|
70 |
72 |
74 |
75 |
76 |
78 |
|
|
|
|
|
|
1,1 |
0,082 |
0,118 |
0,205 |
0,316 |
0,585 |
1,39 |
4,30 |
|
|
|
|
|
|
81 |
83 |
85 |
86 |
87 |
89 |
91 |
|
|
|
|
|
1,2 |
0,277 |
0,386 |
0,608 |
0,844 |
1,32 |
2,48 |
6,15 |
20,5 |
|
|
|
|
|
93 |
94 |
96 |
98 |
99 |
101 |
102 |
104 |
|
|
|
|
1,3 |
1,04 |
1,41 |
2,11 |
2,76 |
3,88 |
6,12 |
11,7 |
30,2 |
108 |
|
|
|
|
105 |
107 |
109 |
110 |
112 |
113 |
115 |
117 |
119 |
|
|
|
1,4 |
4,26 |
5,70 |
8,27 |
10,5 |
14,0 |
19,9 |
31,7 |
61,6 |
164 |
631 |
|
|
|
118 |
120 |
122 |
123 |
125 |
126 |
128 |
130 |
132 |
134 |
|
|
1,5 |
19,1 |
25,3 |
36,0 |
44,9 |
58,2 |
78,7 |
113 |
182 |
358 |
987 |
4040 |
|
|
132 |
134 |
136 |
137 |
139 |
140 |
142 |
144 |
146 |
148 |
150 |
|
1,6 |
93,7 |
123 |
172 |
213 |
271 |
356 |
490 |
715 |
1160 |
2300 |
6530 |
|
|
147 |
148 |
151 |
152 |
153 |
155 |
156 |
158 |
160 |
162 |
164 |
|
1,7 |
499 |
649 |
901 |
1100 |
1390 |
1800 |
2410 |
3360 |
4980 |
8140 |
+ |
|
|
162 |
164 |
166 |
167 |
168 |
170 |
172 |
174 |
175 |
178 |
180 |
|
1,8 |
2880 |
3730 |
5130 |
6240 |
7790 |
+ |
+ |
+ |
+ |
+ |
+ |
|
|
178 |
180 |
182 |
183 |
184 |
+ |
+ |
+ |
+ |
+ |
+ |
Таблица 17 - Трансформаторы средней и большой мощности с охлаждением ON, t= 8 ч. Допустимые нагрузки и соответствующее суточное сокращение срока службы (в «нормальных» сутках)
Для определения графика допустимой нагрузки, характеризуемого значениями K1 и K2 и расчета соответствующего сокращения срока службы необходимо:
|
Температура охлаждающей середы, °С |
40 |
30 |
20 |
10 |
0 |
-10 |
-20 |
-25 |
|
Суточное сокращение срока службы: |
|
|
|
|
|
|
|
|
|
умножить значение, приведенное в таблице, на указанный здесь коэффициент |
10 |
3,2 |
1,0 |
0,32 |
0,1 |
0,032 |
0,01 |
0,0055 |
Температура наиболее нагретой точки:
прибавить температуру охлаждающей среды к превышению температуры, приведенному в таблице. Если полученное значение температуры наиболее нагретой точки превышает предельное значение, приведенное в таблице 1, такой режим нагрузки недопустим
|
K2 |
K1 |
||||||||||
|
0,25 |
0,50 |
0,70 |
0,80 |
0,90 |
1,00 |
1,10 |
1,20 |
1,30 |
1,40 |
1,50 |
|
|
0,7 |
0,005 |
0,009 |
0,024 |
|
|
|
|
|
|
|
|
|
|
45 |
45 |
46 |
|
|
|
|
|
|
|
|
|
0,8 |
0,014 |
0,019 |
0,038 |
0,074 |
|
|
|
|
|
|
|
|
|
54 |
55 |
55 |
55 |
|
|
|
|
|
|
|
|
0,9 |
0,040 |
0,051 |
0,080 |
0,126 |
0,258 |
|
|
|
|
|
|
|
|
65 |
65 |
66 |
66 |
66 |
|
|
|
|
|
|
|
1,0 |
0,135 |
0,160 |
0,216 |
0,287 |
0,463 |
1,00 |
|
|
|
|
|
|
|
76 |
77 |
77 |
77 |
78 |
78 |
|
|
|
|
|
|
1,1 |
0,506 |
0,584 |
0,726 |
0,871 |
1,16 |
1,90 |
4,30 |
|
|
|
|
|
|
89 |
89 |
89 |
90 |
90 |
90 |
91 |
|
|
|
|
|
1,2 |
2,12 |
2,40 |
2,86 |
3,26 |
3,91 |
5,22 |
8,64 |
20,5 |
|
|
|
|
|
102 |
102 |
103 |
103 |
103 |
103 |
104 |
104 |
|
|
|
|
1,3 |
9,84 |
11,0 |
12,8 |
14,2 |
16,3 |
19,6 |
26,1 |
43,6 |
108 |
|
|
|
|
116 |
116 |
117 |
117 |
117 |
117 |
118 |
118 |
119 |
|
|
|
1,4 |
50,5 |
56,1 |
64,3 |
70,4 |
78,5 |
90,1 |
108 |
145 |
244 |
631 |
|
|
|
131 |
131 |
131 |
132 |
132 |
132 |
133 |
133 |
133 |
134 |
|
|
1,5 |
286 |
315 |
358 |
388 |
427 |
478 |
551 |
665 |
886 |
1500 |
4040 |
|
|
146 |
147 |
147 |
147 |
148 |
148 |
149 |
148 |
149 |
149 |
150 |
|
1,6 |
1780 |
1950 |
2200 |
2370 |
2580 |
2850 |
3220 |
3720 |
4500 |
5990 |
+ |
|
|
163 |
163 |
164 |
164 |
164 |
164 |
165 |
165 |
165 |
166 |
166 |
|
1,7 |
+ |
+ |
+ |
+ |
+ |
+ |
+ |
+ |
+ |
+ |
+ |
|
|
180 |
180 |
181 |
181 |
181 |
182 |
182 |
182 |
183 |
183 |
184 |
Таблица 18 - Трансформаторы средней и большой мощности с охлаждением ON, t= 24 ч. Допустимые нагрузки и соответствующее суточное сокращение срока службы (в «нормальных» сутках)
Для определения графика допустимой нагрузки, характеризуемого значениями K1 и K2 и расчета соответствующего сокращения срока службы необходимо:
|
Температура охлаждающей среды, °С |
40 |
30 |
20 |
10 |
0 |
-10 |
-20 |
-25 |
|
Суточное сокращение срока службы: |
|
|
|
|
|
|
|
|
|
умножить значение, приведенное в таблице, на указанный здесь коэффициент |
10 |
3,2 |
1,0 |
0,32 |
0,1 |
0,032 |
0,01 |
0,0055 |
Температура наиболее нагретой точки:
прибавить температуру охлаждающей среды к превышению температуры, приведенному в таблице. Если полученное значение температуры наиболее нагретой точки превышает предельное значение, приведенное в таблице 1, такой режим нагрузки недопустим
|
K2 |
K1 |
|
0,25-1,5 |
|
|
0,7 |
0,024 |
|
|
46 |
|
0,8 |
0,074 |
|
|
55 |
|
0,9 |
0,258 |
|
|
66 |
|
1,0 |
1,00 |
|
|
78 |
|
1,1 |
4,30 |
|
|
91 |
|
1,2 |
20,5 |
|
|
104 |
|
1,3 |
108 |
|
|
119 |
|
1,4 |
631 |
|
|
134 |
|
1,5 |
4040 |
|
|
150 |
|
1,6 |
+ |
|
|
167 |
Таблица 19 - Трансформаторы средней и большой мощности с охлаждением F, t = 0,5 ч. Допустимые нагрузки и соответствующее суточное сокращение срока службы (в «нормальных» сутках)
Для определения графика допустимой нагрузки, характеризуемого значениями K1, и K2 и расчета соответствующего сокращения срока службы необходимо:
|
40 |
30 |
20 |
10 |
0 |
-10 |
-20 |
-25 |
|
|
Суточное сокращение срока службы: |
|
|
|
|
|
|
|
|
|
умножить значение, приведенное в таблице, на указанный здесь коэффициент |
10 |
3,2 |
1,0 |
0,32 |
0,1 |
0,032 |
0,01 |
0,0055 |
Температура наиболее нагретой точки:
прибавить температуру охлаждающей среды к превышению температуры, приведенному в таблице. Если полученное значение температуры наиболее нагретой точки превышает предельное значение, приведенное в таблице 1, такой режим нагрузки недопустим
|
K2 |
K1 |
||||||||||
|
0,25 |
0,50 |
0,70 |
0,80 |
0,90 |
1,00 |
1,10 |
1,20 |
1,30 |
1,40 |
1,50 |
|
|
0,7 |
0,001 |
0,003 |
0,020 |
|
|
|
|
|
|
|
|
|
|
35 |
39 |
44 |
|
|
|
|
|
|
|
|
|
0,8 |
0,001 |
0,003 |
0,020 |
0,065 |
|
|
|
|
|
|
|
|
|
42 |
46 |
51 |
54 |
|
|
|
|
|
|
|
|
0,9 |
0,001 |
0,004 |
0,022 |
0,067 |
0,239 |
|
|
|
|
|
|
|
|
49 |
53 |
59 |
62 |
66 |
|
|
|
|
|
|
|
1,0 |
0,002 |
0,005 |
0,024 |
0,072 |
0,249 |
1,00 |
|
|
|
|
|
|
|
57 |
61 |
67 |
70 |
74 |
78 |
|
|
|
|
|
|
1,1 |
0,004 |
0,008 |
0,032 |
0,084 |
0,270 |
1,05 |
4,70 |
|
|
|
|
|
|
66 |
70 |
75 |
79 |
83 |
87 |
91 |
|
|
|
|
|
1,2 |
0,009 |
0,018 |
0,051 |
0,114 |
0,323 |
1,15 |
4,93 |
24,8 |
|
|
|
|
|
75 |
79 |
85 |
88 |
92 |
96 |
101 |
106 |
|
|
|
|
1,3 |
0,025 |
0,045 |
0,107 |
0,202 |
0,471 |
1,42 |
5,49 |
26,2 |
147 |
|
|
|
|
85 |
89 |
95 |
98 |
102 |
106 |
111 |
116 |
121 |
|
|
|
1,4 |
0,075 |
0,131 |
0,280 |
0,470 |
0,915 |
2,21 |
7,02 |
29,5 |
156 |
975 |
|
|
|
96 |
100 |
105 |
108 |
112 |
116 |
121 |
126 |
132 |
138 |
|
|
1,5 |
0,241 |
0,415 |
0,846 |
1,35 |
2,35 |
4,73 |
11,8 |
39,2 |
178 |
1040 |
7230 |
|
|
107 |
111 |
116 |
119 |
123 |
127 |
132 |
137 |
143 |
149 |
155 |
|
1,6 |
0,823 |
1,41 |
2,82 |
4,38 |
7,30 |
13,3 |
27,7 |
70,8 |
246 |
1200 |
7730 |
|
|
118 |
122 |
127 |
131 |
135 |
139 |
143 |
148 |
154 |
160 |
166 |
|
1,7 |
2,99 |
5,08 |
10,1 |
15,5 |
25,4 |
44,6 |
85,0 |
183 |
482 |
1740 |
9120 |
|
|
130 |
134 |
139 |
143 |
146 |
151 |
155 |
160 |
166 |
172 |
178 |
|
1,8 |
11,5 |
19,5 |
38,4 |
58,8 |
95,5 |
165 |
305 |
609 |
1360 |
3700 |
+ |
|
|
142 |
147 |
152 |
155 |
159 |
163 |
168 |
173 |
178 |
184 |
+ |
|
1,9 |
46,9 |
79,1 |
155 |
237 |
383 |
657 |
1200 |
+ |
+ |
+ |
+ |
|
|
155 |
160 |
165 |
168 |
172 |
176 |
181 |
+ |
+ |
+ |
+ |
|
2,0 |
203 |
341 |
666 |
1010 |
+ |
+ |
+ |
+ |
+ |
+ |
+ |
|
|
169 |
173 |
178 |
182 |
+ |
+ |
+ |
+ |
+ |
+ |
+ |
Таблица 20 - Трансформаторы средней и большой мощности с охлаждением OF, t= 1 ч. Допустимые
нагрузки и соответствующее суточное сокращение срока службы (в «нормальных» сутках)
Для определения графика допустимой нагрузки, характеризуемого значениями K1 и K2 и расчета соответствующего сокращения срока службы необходимо:
|
Температура охлаждающей среды, °С |
40 |
30 |
20 |
10 |
0 |
-10 |
-20 |
-25 |
|
Суточное сокращение срока службы: |
|
|
|
|
|
|
|
|
|
умножить значение, приведенное в таблице, на указанный здесь коэффициент |
10 |
3,2 |
1,0 |
0,32 |
0.1 |
0,032 |
0,01 |
0,0055 |
Температура наиболее нагретой точки:
прибавить температуру охлаждающей среды к превышению температуры, приведенному в таблице. Если полученное значение температуры наиболее нагретой точки превышает предельное значение, приведенное в таблице 1, такой режим нагрузки недопустим
|
K2 |
K1 |
||||||||||
|
0,25 |
0,50 |
0,70 |
0,80 |
0,90 |
1,00 |
1,10 |
1,20 |
1,30 |
1,40 |
1,50 |
|
|
0,7 |
0,001 |
0,003 |
0,020 |
|
|
- |
|
|
|
|
|
|
|
37 |
40 |
44 |
|
|
|
|
|
|
|
|
|
0,8 |
0,001 |
0,004 |
0,021 |
0,065 |
|
|
|
|
|
|
|
|
|
45 |
48 |
52 |
54 |
|
|
|
|
|
|
|
|
0,9 |
0,002 |
0,005 |
0,024 |
0,070 |
0,239 |
|
|
|
|
|
|
|
|
54 |
57 |
61 |
63 |
66 |
|
|
|
|
|
|
|
1,0 |
0,005 |
0,009 |
0,032 |
0,081 |
0,260 |
1,00 |
|
|
|
|
|
|
|
63 |
66 |
70 |
72 |
75 |
78 |
|
|
|
|
|
|
1,1 |
0,012 |
0,021 |
0,053 |
0,113 |
0,312 |
1,10 |
4,70 |
|
|
|
|
|
|
73 |
76 |
80 |
82 |
85 |
88 |
91 |
|
|
|
|
|
1,2 |
0,036 |
0,058 |
0,119 |
0,209 |
0,462 |
1,35 |
5,21 |
24,8 |
|
|
|
|
|
84 |
87 |
91 |
93 |
96 |
99 |
102 |
106 |
|
|
|
|
1,3 |
0,120 |
0,186 |
0,342 |
0,528 |
0,945 |
2,14 |
6,62 |
27,8 |
147 |
|
|
|
|
95 |
98 |
102 |
105 |
107 |
110 |
114 |
117 |
121 |
|
|
|
1,4 |
0,431 |
0,659 |
1,16 |
1,68 |
2,66 |
4,85 |
11,2 |
36,4 |
166 |
975 |
|
|
|
108 |
110 |
114 |
117 |
119 |
122 |
126 |
129 |
133 |
138 |
|
|
1,5 |
1,68 |
2,55 |
4,37 |
6,18 |
9,30 |
15,2 |
28,3 |
66,7 |
225 |
1110 |
7230 |
|
|
120 |
123 |
127 |
129 |
132 |
135 |
138 |
142 |
146 |
150 |
155 |
|
1,6 |
7,09 |
10,7 |
18,1 |
25,3 |
37,2 |
58,0 |
97,6 |
186 |
446 |
1570 |
8340 |
|
|
134 |
137 |
140 |
143 |
146 |
149 |
152 |
155 |
159 |
164 |
168 |
|
1,7 |
32,3 |
48,3 |
81,0 |
112 |
164 |
250 |
406 |
706 |
1380 |
3370 |
+ |
|
|
148 |
151 |
154 |
157 |
160 |
163 |
166 |
170 |
173 |
178 |
182 |
|
1,8 |
159 |
236 |
393 |
543 |
784 |
1190 |
1890 |
3180 |
+ |
+ |
+ |
|
|
162 |
165 |
169 |
171 |
174 |
177 |
181 |
184 |
+ |
+ |
+ |
|
1,9 |
842 |
1250 |
2060 |
+ |
+ |
+ |
+ |
+ |
+ |
+ |
+ |
|
|
178 |
181 |
184 |
+ |
+ |
+ |
+ |
+ |
+ |
+ |
+ |
Таблица 21 - Трансформаторы средней и большой мощности с охлаждением OF, t = 2 ч. Допустимые нагрузки и соответствующее суточное сокращение срока службы (в «нормальных» сутках)
Для определения графика допустимой нагрузки, характеризуемого значениями K1 и K2 и расчета соответствующего сокращения срока службы необходимо:
|
Температура охлаждающей среды, °С |
40 |
30 |
20 |
10 |
0 |
-10 |
-20 |
-25 |
|
Суточное сокращение срока службы: |
|
|
|
|
|
|
|
|
|
умножить значение, приведенное в таблице, на указанный здесь коэффициент |
10 |
3,2 |
1,0 |
0,32 |
0,1 |
0,032 |
0,01 |
0,0055 |
Температура наиболее нагретой точки:
прибавить температуру охлаждающей среды к превышению температуры, приведенному в таблице. Если полученное значение температуры наиболее нагретой точки превышает предельное значение, приведенное в таблице 1, такой режим нагрузки недопустим
|
K2 |
K1 |
||||||||||
|
0,25 |
0,50 |
0,70 |
0,80 |
0,90 |
1,00 |
1,10 |
1,20 |
1,30 |
1,40 |
1,50 |
|
|
0,7 |
6,001 |
0,004 |
0,020 |
|
|
|
|
|
|
|
|
|
|
41 |
42 |
44 |
|
|
|
|
|
|
|
|
|
0,8 |
0,002 |
0,005 |
0,023 |
0,065 |
|
|
|
|
|
|
|
|
|
45 |
51 |
53 |
54 |
|
|
|
|
|
|
|
|
0,9 |
0,006 |
0,010 |
0,030 |
0,076 |
0,239 |
|
|
|
|
|
|
|
|
60 |
61 |
63 |
64 |
66 |
|
|
|
|
|
|
|
1,0 |
0,017 |
0,025 |
0,053 |
0,107 |
0,286 |
1,00 |
|
|
|
|
|
|
|
70 |
72 |
74 |
75 |
76 |
78 |
|
|
|
|
|
|
1,1 |
0,056 |
0,077 |
0,130 |
0,207 |
0,426 |
1,22 |
4,70 |
|
|
|
|
|
|
82 |
84 |
86 |
87 |
88 |
90 |
91 |
|
|
|
|
|
1,2 |
0,211 |
0,280 |
0,421 |
0,577 |
0,922 |
1,93 |
5,85 |
24,8 |
|
|
|
|
|
95 |
96 |
98 |
99 |
101 |
102 |
104 |
106 |
|
|
|
|
1,3 |
0,877 |
1,14 |
1,64 |
2,10 |
2,91 |
4,66 |
9,90 |
31,6 |
147 |
|
|
|
|
108 |
109 |
111 |
113 |
114 |
116 |
117 |
119 |
121 |
|
|
|
1,4 |
4,03 |
5,20 |
7,27 |
9,07 |
11,8 |
16,6 |
26,7 |
57,2 |
191 |
975 |
|
|
|
122 |
124 |
126 |
127 |
128 |
130 |
131 |
133 |
135 |
138 |
|
|
1,5 |
20,5 |
26,1 |
36,0 |
44,3 |
56,4 |
75,1 |
107 |
173 |
372 |
1300 |
7230 |
|
|
137 |
139 |
141 |
142 |
143 |
145 |
146 |
148 |
150 |
153 |
155 |
|
1,6 |
114 |
145 |
198 |
241 |
303 |
394 |
536 |
774 |
1260 |
2730 |
9870 |
|
|
153 |
154 |
156 |
158 |
159 |
161 |
162 |
164 |
166 |
168 |
171 |
|
1,7 |
703 |
886 |
1200 |
1450 |
1800 |
2320 |
3090 |
4280 |
6290 |
+ |
+ |
|
|
169 |
171 |
173 |
174 |
176 |
177 |
179 |
181 |
183 |
+ |
+ |
Таблица 22 - Трансформаторы средней и большой мощности с охлаждением OF, t= 4 ч. Допустимые нагрузки и соответствующее суточное сокращение срока службы (в «нормальных» сутках)
Для определения графика допустимой нагрузки, характеризуемого значениями K1 и K2 и расчета соответствующего сокращения срока службы необходимо:
|
Температура охлаждающей среды, °С |
40 |
30 |
20 |
10 |
0 |
-10 |
-20 |
-25 |
|
Суточное сокращение срока службы: |
|
|
|
|
|
|
|
|
|
умножить значение, приведенное в таблице, на указанный здесь коэффициент |
10 |
3,2 |
1,0 |
0,32 |
0,1 |
0,032 |
0,01 |
0,0055 |
Температура наиболее нагретой точки:
прибавить температуру охлаждающей среды к превышению температуры, приведенному в таблице. Если полученное значение температуры наиболее нагретой точки превышает предельное значение, приведенное в таблице 1, такой режим нагрузки недопустим
|
K2 |
K1 |
||||||||||
|
0,25 |
0,50 |
0,70 |
0,80 |
0,90 |
1,00 |
1,10 |
1,20 |
1,30 |
1,40 |
1,50 |
|
|
0,7 |
0,003 |
0,005 |
0,20 |
|
|
- |
|
|
|
|
|
|
|
43 |
43 |
44 |
|
|
|
|
|
|
|
|
|
0,8 |
0,006 |
0,010 |
0,026 |
0,065 |
|
|
|
|
|
|
|
|
|
53 |
53 |
54 |
54 |
|
|
|
|
|
|
|
|
0,9 |
0,019 |
0,025 |
0,046 |
0,089 |
0,239 |
|
|
|
|
|
|
|
|
64 |
64 |
65 |
65 |
66 |
|
|
|
|
|
|
|
1,0 |
0,069 |
0,082 |
0,117 |
0,172 |
0,344 |
1,00 |
|
|
|
|
|
|
|
76 |
76 |
77 |
77 |
78 |
78 |
|
|
|
|
|
|
1,1 |
0,278 |
0,320 |
0,403 |
0,499 |
0,734 |
1,50 |
4,70 |
|
|
|
|
|
|
89 |
89 |
90 |
90 |
91 |
91 |
91 |
|
|
|
|
|
1,2 |
1,26 |
1,43 |
1,71 |
1,96 |
2,42 |
3,54 |
7,37 |
24,8 |
|
|
|
|
|
103 |
103 |
104 |
104 |
104 |
105 |
105 |
106 |
|
|
|
|
1,3 |
6,40 |
7,18 |
8,40 |
9,37 |
10,8 |
13,3 |
19,3 |
40,7 |
147 |
|
|
|
|
118 |
118 |
119 |
119 |
119 |
120 |
120 |
121 |
121 |
|
|
|
1,4 |
36,4 |
40,5 |
46,7 |
51,4 |
57,8 |
67,0 |
82,6 |
119 |
252 |
975 |
|
|
|
134 |
134 |
134 |
135 |
135 |
136 |
136 |
137 |
136 |
138 |
|
|
1,5 |
231 |
256 |
292 |
319 |
353 |
400 |
467 |
576 |
823 |
1760 |
7230 |
|
|
150 |
151 |
151 |
151 |
152 |
152 |
153 |
153 |
154 |
154 |
155 |
|
1,6 |
1640 |
1800 |
2040 |
2210 |
2430 |
2720 |
3100 |
3640 |
4500 |
6400 |
-1- |
|
|
168 |
168 |
169 |
169 |
169 |
170 |
170 |
171 |
171 |
172 |
173 |
Таблица 23 - Трансформаторы средней и большой мощности с охлаждением OF, t = 8 ч. Допустимые нагрузки и соответствующее суточное сокращение срока службы (в «нормальных» сутках)
Для определения графика допустимой нагрузки, характеризуемого значениями K1 и K2 и расчета соответствующего сокращения срока службы необходимо:
|
40 |
30 |
20 |
10 |
0 |
-10 |
-20 |
-25 |
|
|
Суточное сокращение срока службы: |
|
|
|
|
|
|
|
|
|
умножить значение, приведенное в таблице, на указанный здесь коэффициент |
10 |
3,2 |
1,0 |
0,32 |
0,1 |
0,032 |
0,01 |
0,0055 |
Температура наиболее нагретой точки:
прибавить температуру охлаждающей среды к превышению температуры, приведенному в таблице. Если полученное значение температуры наиболее нагретой точки превышает предельное значение, приведенное в таблице 1, такой режим нагрузки недопустим
|
K2 |
K1 |
||||||||||
|
0,25 |
0,50 |
0,70 |
0,80 |
0,90 |
1,00 |
1,10 |
1,20 |
1,30 |
1,40 |
1,50 |
|
|
0,7 |
0,006 |
0,008 |
0,020 |
|
|
|
|
|
|
|
|
|
|
44 |
44 |
44 |
|
|
|
|
|
|
|
|
|
0,8 |
0,017 |
0,020 |
0,034 |
0,065 |
|
|
|
|
|
|
|
|
|
54 |
54 |
54 |
54 |
|
|
|
|
|
|
|
|
0,9 |
0,057 |
0,063 |
0,082 |
0,118 |
0,239 |
|
|
|
|
|
|
|
|
66 |
66 |
66 |
66 |
66 |
|
|
|
|
|
|
|
1,0 |
0,223 |
0,238 |
0,273 |
0,324 |
0,469 |
1,00 |
|
|
|
|
|
|
|
78 |
78 |
78 |
78 |
78 |
78 |
|
|
|
|
|
|
1,1 |
0,989 |
1,04 |
1,14 |
1,24 |
1,45 |
2,11 |
4,70 |
|
|
|
|
|
|
91 |
91 |
91 |
91 |
91 |
91 |
91 |
|
|
|
|
|
1,2 |
4,95 |
5,17 |
5,53 |
5,82 |
6,31 |
7,37 |
10,7 |
24,8 |
|
|
|
|
|
106 |
106 |
106 |
106 |
106 |
106 |
106 |
106 |
|
|
|
|
1,3 |
27,8 |
28,9 |
30,6 |
31,8 |
33,5 |
36,3 |
42,1 |
60,7 |
147 |
|
|
|
|
121 |
121 |
121 . |
121 |
121 |
121 |
121 |
121 |
121 |
|
|
|
1,4 |
175 |
181 |
190 |
197 |
205 |
217 |
235 |
271 |
388 |
975 |
|
|
|
137 |
137 |
137 |
137 |
137 |
137 - |
137 |
137 |
138 |
138 |
|
|
1,5 |
1240 |
1280 |
1330 |
1370 |
1420 |
1490 |
1570 |
1700 |
1950 |
2780 |
7230 |
|
|
155 |
155 |
155 |
155 |
155 |
155 |
155 |
155 |
155 |
155 |
155 |
|
1,6 |
9790 |
+ |
+ |
+ |
+ |
+ |
+ |
+ |
+ |
+ |
+ |
|
|
173 |
173 |
173 |
173 |
173 |
173 |
173 |
173 |
173 |
173 |
173 |
Таблица 24 - Трансформаторы средней и большой мощности с охлаждением OF, t = 24 ч. Допустимые нагрузки и соответствующее суточное сокращение срока службы (в «нормальных» сутках)
Для определения графика допустимой нагрузки, характеризуемого значениями K1, и K2 и расчета соответствующего сокращения срока службы необходимо:
|
Температура охлаждающей среды, °С |
40 |
30 |
20 |
10 |
0 |
-10 |
-20 |
-25 |
|
Суточное сокращение срока службы: |
|
|
|
|
|
|
|
|
|
умножить значение, приведенное в таблице, на указанный здесь коэффициент |
10 |
3,2 |
1,0 |
0,32 |
0,1 |
0,032 |
0,01 |
0,0055 |
Температура наиболее нагретой точки:
прибавить температуру охлаждающей среды к превышению температуры, приведенному в таблице. Если полученное значение температуры наиболее нагретой точки превышает предельное значение, приведенное в таблице 1, такой режим нагрузки недопустим
|
K2 |
K1 |
|
0,25-1,5 |
|
|
0,7 |
0,020 |
|
|
44 |
|
0,8 |
0,065 |
|
|
54 |
|
0,9 |
0,239 |
|
|
66 |
|
1,0 |
1,00 |
|
|
78 |
|
1,1 |
4,70 |
|
|
91 |
|
1,2 |
24,8 |
|
|
106 |
|
1,3 |
147 |
|
|
121 |
|
1,4 |
975 |
|
|
138 |
|
1,5 |
7230 |
|
|
155 |
|
1,6 |
+ |
|
|
173 |
Таблица 25 - Трансформаторы средней и большой мощности с охлаждением OD, t = 0,5 ч. Допустимые нагрузки и соответствующее суточное сокращение срока службы (в «нормальных» сутках)
Для определения графика допустимой нагрузки, характеризуемого значениями K1 и K2 и расчета соответствующего сокращения срока службы необходимо:
|
40 |
30 |
20 |
10 |
0 |
-10 |
-20 |
-25 |
|
|
Суточное сокращение срока службы: |
|
|
|
|
|
|
|
|
|
умножить значение, приведенное в таблице, на указанный здесь коэффициент |
10 |
3,2 |
1.0 |
0,32 |
0,1 |
0,032 |
0,01 |
0,0055 |
Температура наиболее нагретой точки:
прибавить температуру охлаждающей среды к превышению температуры, приведенному в таблице. Если полученное значение температуры наиболее нагретой точки превышает предельное значение, приведенное в таблице 1, такой режим нагрузки недопустим
|
K2 |
K1 |
||||||||||
|
0,25 |
0,50 |
0,70 |
0,80 |
0,90 |
1,00 |
1,10 |
1,20 |
1,30 |
1,40 |
1,50 |
|
|
0,7 |
0,000 |
0,001 |
0,008 |
|
|
|
|
|
|
|
|
|
|
23 |
29 |
36 |
|
|
|
|
|
|
|
|
|
0,8 |
0,000 |
0,001 |
0,008 |
0,032 |
|
|
|
|
|
|
|
|
|
31 |
36 |
44 |
48 |
|
|
|
|
|
|
|
|
0,9 |
0,000 |
0,001 |
0,009 |
0,034 |
0,163 |
|
|
|
|
|
|
|
|
40 |
45 |
53 |
57 |
62 |
|
|
|
|
|
|
|
1,0 |
0,001 |
0,002 |
0,010 |
0,037 |
0,172 |
1,00 |
|
|
|
|
|
|
|
50 |
55 |
63 |
67 |
72 |
78 |
|
|
|
|
|
|
1,1 |
0,002 |
0,004 |
0,016 |
0,048 |
0,196 |
1,06 |
7,42 |
|
|
|
|
|
|
61 |
66 |
73 |
78 |
83 |
89 |
95 |
|
|
|
|
|
1,2 |
0,005 |
0,012 |
0,037 |
0,087 |
0,275 |
1,25 |
7,97 |
66,7 |
|
|
|
|
|
73 |
78 |
86 |
90 |
95 |
101 |
107 |
114 |
|
|
|
|
1,3 |
0,021 |
0,045 |
0,123 |
0,244 |
0,589 |
1,94 |
9,73 |
72,3 |
726 |
|
|
|
|
86 |
91 |
99 |
103 |
108 |
114 |
120 |
127 |
135 |
|
|
|
1,4 |
0,096 |
0,201 |
0,524 |
0,970 |
2,02 |
5,03 |
17,1 |
92,3 |
794 |
9550 |
|
|
|
100 |
105 |
113 |
117 |
122 |
128 |
135 |
142 |
149 |
157 |
|
|
1,5 |
0,497 |
1,03 |
2,63 |
4,77 |
9,43 |
20,8 |
53,7 |
186 |
1070 |
+ |
+ |
|
|
115 |
121 |
128 |
132 |
138 |
143 |
150 |
157 |
164 |
172 |
181 |
|
1,5 |
2,90 |
5,97 |
15,1 |
27,1 |
52,8 |
112 |
263 |
711 |
2520 |
+ |
+ |
|
|
131 |
137 |
144 |
149 |
154 |
160 |
166 |
173 |
180 |
+ |
+ |
|
1,7 |
19,1 |
39,2 |
98,5 |
176 |
339 |
712 |
1630 |
+ |
+ |
+ |
+ |
|
|
148 |
154 |
161 |
166 |
171 |
177 |
183 |
+ |
+ |
+ |
+ |
|
1,8 |
143 |
291 |
727 |
1290 |
+ |
+ |
+ |
+ |
+ |
+ |
+ |
|
|
167 |
172 |
180 |
184 |
+ |
+ |
+ |
+ |
+ |
+ |
-i- |
Таблица 26 - Трансформаторы средней и большой мощности с охлаждением OD, t = 1 ч. Допустимые нагрузки и соответствующее суточное сокращение срока службы (в «нормальных» сутках)
Для определения графика допустимой нагрузки, характеризуемого значениями K1 и K2 и расчета соответствующего сокращения срока службы необходимо:
|
Температура охлаждающей среды, °С |
40 |
30 |
20 |
10 |
0 |
-10 |
-20 |
-25 |
|
Суточное сокращение срока службы: |
|
|
|
|
|
|
|
|
|
умножить значение, приведенное в таблице, на указанный здесь коэффициент |
10 |
3,2 |
1,0 |
0,32 |
0,1 |
0,032 |
0,01 |
0,0055 |
Температура наиболее нагретой точки:
прибавить температуру охлаждающей среды к превышению температуры, приведенному в таблице. Если полученное значение температуры наиболее нагретой точки превышает предельное значение, приведенное в таблице 1, такой режим нагрузки недопустим.
|
K2 |
K1 |
||||||||||
|
0,25 |
0,50 |
0,70 |
0,80 |
0,90 |
1,00 |
1,10 |
1,20 |
1,30 |
1,40 |
1,50 |
|
|
0,7 |
0,000 |
0,001 |
0,008 |
|
|
|
|
|
|
|
|
|
|
27 |
31 |
36 |
|
|
|
|
|
|
|
|
|
0,8 |
0,000 |
0,001 |
0,008 |
0,032 |
|
|
|
|
|
|
|
|
|
36 |
40 |
45 |
48 |
|
|
|
|
|
|
|
|
0,9 |
0,001 |
0,002 |
0,010 |
0,035 |
0,163 |
|
|
|
|
|
|
|
|
46 |
50 |
55 |
59 |
62 |
|
|
|
|
|
|
|
1,0 |
0,002 |
0,004 |
0,015 |
0,045 |
0,183 |
1,00 |
|
|
|
|
|
|
|
58 |
62 |
67 |
70 |
74 |
78 |
|
|
|
|
|
|
1,1 |
0,007 |
0,013 |
0,035 |
0,078 |
0,246 |
1,14 |
7,42 |
|
|
|
|
|
|
70 |
74 |
80 |
83 |
87 |
91 |
95 |
|
|
|
|
|
1,2 |
0,030 |
0,054 |
0,123 |
0,221 |
0,500 |
1,65 |
8,65 |
66,7 |
|
|
|
|
|
84 |
88 |
94 |
97 |
101 |
105 |
109 |
114 |
|
|
|
|
1,3 |
0,152 |
0,269 |
0,571 |
0,939 |
1,74 |
3,98 |
13,6 |
79,4 |
726 |
|
|
|
|
100 |
104 |
109 |
112 |
116 |
120 |
125 |
130 |
135 |
|
|
|
1,4 |
0,893 |
1,56 |
3,23 |
5,14 |
8,85 |
17,0 |
39,4 |
137 |
884 |
9550 |
|
|
|
116 |
120 |
125 |
129 |
132 |
136 |
141 |
146 |
151 |
157 |
|
|
1,5 |
6,08 |
10,5 |
21,4 |
33,6 |
56,4 |
102 |
204 |
483 |
1700 |
+ |
+ |
|
|
134 |
138 |
143 |
146 |
150 |
154 |
159 |
164 |
169 |
175 |
181 |
|
1,6 |
48,0 |
82,3 |
165 |
257 |
426 |
754 |
1440 |
3000 |
+ |
+ |
+ |
|
|
153 |
157 |
162 |
165 |
169 |
173 |
178 |
183 |
+ |
+ |
+ |
|
1,7 |
438 |
745 |
1480 |
+ |
+ |
+ |
+ |
+ |
+ |
+ |
+ |
|
|
173 |
177 |
182 |
+ |
+ |
+ |
+ |
+ |
+ |
+ |
+ |
Таблица 27 - Трансформаторы средней и большой мощности с охлаждением OD, t = 2 ч. Допустимые нагрузки и соответствующее суточное сокращение срока службы (в «нормальных» сутках)
Для определения графика допустимой нагрузки, характеризуемого значениями K1 и K1 и расчета соответствующего сокращения срока службы необходимо:
|
Температура охлаждающей среды, °С |
40 |
30 |
20 |
10 |
0 |
-10 |
-20 |
-25 |
|
Суточное сокращение срока службы: |
|
|
|
|
|
|
|
|
|
умножить значение, приведенное в таблице, на указанный здесь коэффициент |
10 |
3,2 |
1,0 |
0,32 |
0,1 |
0,032 |
0,01 |
0,0055 |
Температура наиболее нагретой точки-
прибавить температуру охлаждающей среды к превышению температуры, приведенному в таблице. Если полученное значение температуры наиболее нагретой точки превышает предельное значение, приведенное в таблице 1, такой режим нагрузки недопустим
|
K2 |
K1 |
||||||||||
|
0,25 |
0,50 |
0,70 |
0,80 |
0,90 |
1,00 |
1,10 |
1,20 |
1,30 |
1,40 |
1,50 |
|
|
0,7 |
0,000 |
0,001 |
0,008 |
|
|
|
|
|
|
|
|
|
|
31 |
33 |
36 |
|
|
|
|
|
|
|
|
|
0,8 |
0,001 |
0,002 |
0,009 |
0,032 |
|
|
|
|
|
|
|
|
|
42 |
44 |
47 |
48 |
|
|
|
|
|
|
|
|
0,9 |
0,002 |
0,004 |
0,014 |
0,040 |
0,163 |
|
|
|
|
|
|
|
|
54 |
56 |
59 |
50 |
62 |
|
|
|
|
|
|
|
1,0 |
0,010 |
0,015 |
0,032 |
0,067 |
0,209 |
1,00 |
|
|
|
|
|
|
|
68 |
70 |
72 |
74 |
76 |
78 |
|
|
|
|
|
|
1,1 |
0,048 |
0,070 |
0,122 |
0,192 |
0,398 |
1,33 |
7,42 |
|
|
|
|
|
|
83 |
85 |
87 |
89 |
91 |
93 |
95 |
|
|
|
|
|
1,2 |
0,278 |
0,395 |
0,639 |
0,894 |
1,41 |
2,93 |
10,4 |
66,7 |
|
|
|
|
|
99 |
101 |
104 |
105 |
107 |
109 |
112 |
114 |
|
|
|
|
1,3 |
1,93 |
2,70 |
4,22 |
5,66 |
8,09 |
12,9 |
26,6 |
97,7 |
726 |
|
|
|
|
117 |
119 |
122 |
123 |
125 |
127 |
130 |
132 |
135 |
|
|
|
1,4 |
15,9 |
22,0 |
33,7 |
44,3 |
61,1 |
89,6 |
145 |
297 |
1120 |
9550 |
|
|
|
136 |
138 |
141 |
143 |
144 |
147 |
149 |
152 |
154 |
157 |
|
|
1,5 |
156 |
213 |
321 |
418 |
566 |
805 |
1210 |
1990 |
4070 |
+ |
+ |
|
|
157 |
159 |
162 |
163 |
165 |
167 |
170 |
172 |
175 |
178 |
181 |
|
1,6 |
1800 |
2450 |
3650 |
+ |
+ |
+ |
+ |
+ |
+ |
+ |
+ |
|
|
179 |
181 |
184 |
+ |
+ |
+ |
+ |
+ |
+ |
+ |
+ |
Таблица 28 - Трансформаторы средней и большой мощности с охлаждением OD, t = 4 ч. Допустимые нагрузки и соответствующее суточное сокращение срока службы (в «нормальных» сутках)
Для определения графика допустимой нагрузки, характеризуемого значениями K1 и K2 и расчета соответствующего сокращения срока службы необходимо:
|
Температура охлаждающей среды, °С |
40 |
30 |
20 |
10 |
0 |
-10 |
-20 |
-25 |
|
Суточное сокращение срока службы: |
|
|
|
|
|
|
|
|
|
умножить значение, приведенное в таблице, на указанный здесь коэффициент |
10 |
3,2 |
1,0 |
0,32 |
0,1 |
0,032 |
0,01 |
0,0055 |
Температура наиболее нагретой точки:
прибавить температуру охлаждающей среды к превышению температуры, приведенному в таблице. Если полученное значение температуры наиболее нагретой точки превышает предельное значение, приведенное в таблице 1, такой режим нагрузки недопустим
|
K2 |
K1 |
||||||||||
|
0,25 |
0,50 |
0,70 |
0,80 |
0,90 |
1,00 |
1,10 |
1,20 |
1,30 |
1,40 |
1,50 |
|
|
0,7 |
0,001 |
0,002 |
0,008 |
|
|
|
|
|
|
|
|
|
|
35 |
35 |
36 |
|
|
|
|
|
|
|
|
|
0,8 |
0,003 |
0,004 |
0,011 |
0,032 |
|
|
|
|
|
|
|
|
|
47 |
47 |
48 |
48 |
|
|
|
|
|
|
|
|
0,9 |
0,011 |
0,014 |
0,024 |
0,049 |
0,163 |
|
|
|
|
|
|
|
|
60 |
61 |
61 |
62 |
62 |
|
|
|
|
|
|
|
1,0 |
0,054 |
0,065 |
0,091 |
0,130 |
0,271 |
1,00 |
|
|
|
|
|
|
|
75 |
76 |
76 |
77 |
77 |
78 |
|
|
|
|
|
|
1,1 |
0,334 |
0,392 |
0,500 |
0,610 |
0,863 |
1,80 |
7,42 |
|
|
|
|
|
|
92 |
93 |
93 |
94 |
94 |
95 |
95 |
|
|
|
|
|
1,2 |
2,50 |
2,90 |
3,56 |
4,12 |
5,03 |
7,01 |
14,6 |
66,7 |
|
|
|
|
|
110 |
111 |
112 |
112 |
113 |
113 |
114 |
114 |
|
|
|
|
1,3 |
22,7 |
26,0 |
31,2 |
35,4 |
41,3 |
50,6 |
69,9 |
145 |
726 |
|
|
|
|
130 |
131 |
131 |
132 |
132 |
133 |
134 |
134 |
135 |
|
|
|
1,4 |
248 |
281 |
334 |
374 |
429 |
505 |
622 |
853 |
1740 |
9550 |
|
|
|
152 |
152 |
153 |
153 |
154 |
155 |
155 |
156 |
157 |
157 |
|
|
1,5 |
3270 |
3690 |
4330 |
4810 |
5440 |
6300 |
7490 |
9300 |
+ |
+ |
+ |
|
|
175 |
175 |
176 |
177 |
177 |
178 |
178 |
179 |
180 |
180 |
181 |
Таблица 29 - Трансформаторы средней и большой мощности с охлаждением OD, t = 8 ч. Допустимые нагрузки и соответствующее суточное сокращение срока службы (в «нормальных» сутках)
Для определения графика допустимой нагрузки, характеризуемого значениями K1, и K1 и расчета соответствующего сокращения срока службы необходимо:
|
Температура охлаждающей среды, °С |
40 |
30 |
20 |
10 |
0 |
-10 |
-20 |
-25 |
|
Суточное сокращение срока службы: |
|
|
|
|
|
|
|
|
|
умножить значение, приведенное в таблице, на указанный здесь коэффициент |
10 |
3,2 |
1,0 |
0,32 |
0,1 |
0,032 |
0,01 |
0,0055 |
Температура наиболее нагретой точки:
прибавить температуру охлаждающей среды к превышению температуры, приведенному в таблице. Если полученное значение температуры наиболее нагретой точки превышает предельное значение, приведенное в таблице 1, такой режим нагрузки недопустим
|
K2 |
K1 |
||||||||||
|
0,25 |
0,50 |
0,70 |
0,80 |
0,90 |
1,00 |
1,10 |
1,20 |
1,30 |
1,40 |
1,50 |
|
|
0,7 |
0,002 |
0,003 |
0,008 |
|
|
|
|
|
|
|
|
|
|
36 |
36 |
36 |
|
|
|
|
|
|
|
|
|
0,8 |
0,008 |
0,009 |
0,015 |
0,032 |
|
|
|
|
|
|
|
|
|
48 |
48 |
48 |
48 |
|
|
|
|
|
|
|
|
0,9 |
0,036 |
0,039 |
0,049 |
0,071 |
0,163 |
|
|
|
|
|
|
|
|
62 |
62 |
62 |
62 |
62 |
|
|
|
|
|
|
|
1,0 |
0,204 |
0,218 |
0,247 |
0,285 |
0,407 |
1,00 |
|
|
|
|
|
|
|
78 |
78 |
78 |
78 |
78 |
78 |
|
|
|
|
|
|
1,1 |
1,42 |
1,50 |
1,64 |
1,76 |
2,02 |
2,85 |
7,42 |
|
|
|
|
|
|
95 |
95 |
95 |
95 |
95 |
95 |
95 |
|
|
|
|
|
1,2 |
12,0 |
12,6 |
13,5 |
14,3 |
15,3 |
17,4 |
24,3 |
66,7 |
|
|
|
|
|
114 |
114 |
114 |
114 |
114 |
114 |
114 |
114 |
|
|
|
|
1,3 |
123 |
129 |
137 |
143 |
151 |
162 |
183 |
252 |
726 |
|
|
|
|
135 |
135 |
135 |
135 |
135 |
135 |
135 |
135 |
135 |
|
|
|
1,4 |
1540 |
1590 |
1680 |
1740 |
1820 |
1930 |
2080 |
2340 |
3170 |
9550 |
|
|
|
157 |
157 |
157 |
157 |
157 |
157 |
157 |
157 |
157 |
157 |
|
|
1,5 |
+ |
+ |
-Г |
+ |
+ |
+ |
+ |
+ |
+ |
+ |
+ |
|
|
181 |
181 |
181 |
181 |
181 |
181 |
181 |
181 |
181 |
181 |
181 |
Таблица 30 - Трансформаторы средней и большой мощности с охлаждением OD, t = 24 ч. Допустимые нагрузки и соответствующее суточное сокращение срока службы (в «нормальных» сутках)
Для определения графика допустимой нагрузки, характеризуемого значениями K1 и K2 и расчета соответствующего сокращения срока службы необходимо:
|
Температура охлаждающей среды, °С |
40 |
30 |
20 |
10 |
0 |
-10 |
-20 |
-25 |
|
Суточное сокращение срока службы: |
|
|||||||
|
умножить значение, приведенное в таблице, на указанный здесь коэффициент |
10 |
3,2 |
1,0 |
0,32 |
0,1 |
0,032 |
0,01 |
0,0055 |
Температура наиболее нагретой точки:
прибавить температуру охлаждающей среды к превышению температуры, приведенному в таблице. Если полученное значение температуры наиболее нагретой точки превышает предельное значение, приведенное в таблице 1, такой режим нагрузки недопустим
|
K2 |
K1 |
|
0,25-1,5 |
|
|
0,7 |
0,008 |
|
|
36 |
|
0,8 |
0,032 |
|
|
48 |
|
0,9 |
0,163 |
|
|
62 |
|
1,0 |
1,00 |
|
|
78 |
|
1,1 |
7,42 |
|
|
95 |
|
1,2 |
66,7 |
|
|
114 |
|
1,3 |
726 |
|
|
135 |
|
1,4 |
9550 |
|
|
157 |
|
1,5 |
+ |
|
|
181 |
Для
трехфазных автотрансформаторов предельные значения полного сопротивления
короткого замыкания и номинальной мощности относятся к эквивалентной мощности
= 100 МВ×А, двухобмоточных трансформаторов и максимальной
номинальной мощности
= 200 MB×А
с соответствующим полным сопротивлением короткого замыкания
уменьшающимся линейно
между 0 и 100 МВ×А
от 25 %до 15 %.
Для автотрансформаторов, кроме трехфазных, предельные значения типовой и номинальной мощности равны соответственно 33,3 МВ×А и 66,6 МВ×А на стержень с обмоткой.
Трехфазные автотрансформаторы
(А.1)
(A.2)
Автотрансформаторы с ограничением номинальной мощности на стержень
(А.3)
(A.4)
где U1 - высшее напряжение (основное ответвление);
U2 - низшее напряжение (основное ответвление);
Sr - номинальная мощность, МВ×А:
St - эквивалентная мощность, относящаяся к двухобмоточному трансформатору (преобразованная мощность), МВ×А;
zr - полное сопротивление короткого замыкания, соответствующее Sr, %;
zt - полное сопротивление короткого замыкания, соответствующее St, %;
W - количество стержней с обмоткой.
Номограмма к этим формулам с примерами приведена на рисунке А.1.
Примеры для трехфазных автотрансформаторов:
Пример 1.
= 120 МВ.А;
= 525 кВ; U2 = 161 кВ; zr= 10 %;
= 83,2 MB.A
(<100); zt= 14,42 % (<16,68).
Пример 2.
= 100 MB.A;
= 400 кВ; U2= 220 кВ; zr = 9,5 %;
= 45,0 MB-A (<100); zt = 21,11 % (>20,50).
Рисунок А.1 - Автотрансформаторы. Ограничения номинальной мощности Sr,. и сопротивления короткого замыкания zr
В.1 Для охлаждения ONAN и OFAN можно получить удовлетворительные кривые охлаждения. Для охлаждения воздухом и водой с принудительной циркуляцией в ГОСТ 3484.2 приведено следующее требование: «с отключением трансформатора от источника прекращают работу вентиляторов и водяных насосов, масляные насосы не отключают». Это может вызвать переходные тепловые процессы, которые искажают характеристики предполагаемой кривой охлаждения; наличие двух показательных экспоненциальных величин затрудняет экстраполирование к «нулю» и «бесконечности» для получения R2 и R′ (см. ГОСТ 3484.2, рисунок 8).
Чтобы свести к минимуму эти искажения кривой охлаждения (сопротивления) для всех видов охлаждения, необходимо в течение всей продолжительности кривой охлаждения поддерживать условия охлаждения такими же, как те, которые превалируют при испытании на нагрев. Для учета охлаждения трансформатора после отключения результаты испытания должны быть откорректированы следующим образом.
Используя постоянную времени (масла) трансформатора, определенную по приложению В.2, превышение средней температуры обмотки в каждой точке измерения сопротивления определяют по формулам
для
меди; (В.1)
для
алюминия, (В.2)
где Rt - сопротивление обмотки, измеренное в момент t после отключения;
Rs - сопротивление обмотки
(охлажденной), измеренное при температуре
′ °С;
- температура обмотки при
измерении
°С;
- температура охлаждающей
среды при отключении, °С;
t - время после отключения, мин;
- постоянная времени (масла)
трансформатора, полученная в основном по формулам (В.4), (В.5), (В.6)
или по (В.8);
- постоянная времени обмотки.
Превышение
средней температуры обмотки и превышение средней температуры масла обмотки в
момент отключения определяют по
и t графически, как показано на
рисунке 8 ГОСТ 3484.2.
(соответственно эквивалентные точки R2 и R′) или по формуле
![]()
из регрессивного анализа (соответственно для t = 0 и t = ∞). Этот процесс изображен на рисунке В.1.
В.2 Для всех видов
охлаждения постоянную времени масла трансформатора определяют, поддерживая
охлаждение неизменным в течение tмин (где t ≥ 30 мин) и регистрируя превышение температуры масла (
или
) в момент отключения (t = 0) и в момент времени t после
отключения.
Затем рассчитывают постоянную времени масла по формулам
или
(B.5)
или
(B.6)
Если
поддерживать охлаждение в течение не менее 30 мин после отключения невозможно,
то постоянную времени (масла) трансформатора допускается определять по кривой
превышения температуры масла при условии, что в период нагрева поддерживается
постоянное значение потерь и условия охлаждения остаются неизменными. Такой
график, приведенный на рисунке В.2, строят так: проводят кривую
превышения температуры масла в верхних слоях
в зависимости от
времени t под
нагрузкой. На этой кривой отмечают фактические значения
и t для точек, составляющих приблизительно
0,6 и 0,95 отн. ед. от последней измеренной точки для получения соответственно t1,
и t3,
.Третья точка t2,
определяется по кривой, где (t2 - t1) = (t3 - t2)
Окончательное превышение температуры масла в верхних слоях рассчитывают по формуле
(В.7)
а постоянную времени (в минутах) - по формуле
В.3 Пример определения средней температуры обмотки и средней температуры масла представлен на рисунках В.1 и В.2.
Рисунок В.1 - Определение превышения средней температуры обмотки, градиента и постоянной времени обмоток по кривой сопротивления при охлаждении
Рисунок В.2 - Определение действительной постоянной времени масла
по кривой превышения
температур
В ГОСТ 11677 перечислены сведения, которые должны предоставляться во всех случаях и дополнительные сведения, которые могут потребоваться:
- особые условия охлаждения, например, температура охлаждающей среды, если она отличается от установленной для нормальных условий эксплуатации, или ограничение циркуляции охлаждающего воздуха;
- данные о предусмотренных режимах нагрузки (нагрузка выше номинальной).
Режим нагрузки трансформаторов может быть ограничен (кроме вводов, выводов, устройств переключения ответвлений обмоток и другого присоединенного оборудования) предельной температурой обмоток, а также предельной температурой элементов вне обмотки, имеющих малую тепловую постоянную времени.
При токах нагрузки выше номинального для предупреждения перегрева может возникнуть необходимость принимать при конструировании трансформатора специальные меры, например, предусмотреть увеличение размеров проводов на концах обмоток или электромагнитных экранов. Кроме того, определение размеров электромагнитных экранов для предотвращения их насыщения может потребовать дополнительных исследований.
Для обеспечения надежной работы при перегрузке трансформаторы большой мощности требуют более индивидуального подхода, чем трансформаторы малой мощности. Поэтому потребитель должен указать характеристики возможных перегрузок:
- рабочие характеристики, например, максимальный или эквивалентный ток нагрузки и его продолжительность, циклический режим работы, график нагрузки, в случае необходимости - упрощенный (начальное и максимальное значения тока нагрузки, а также его продолжительность),
- эквивалентную или среднюю температуру охлаждающей среды и диапазон ее изменения, соответствующий условиям работы;
- допустимую относительную скорость сокращения срока службы, соответствующую различным режимам нагрузки.
Обычно температура охлаждающей среды изменяется в течение года и, более того, в течение суток. При внимательном рассмотрении накопленных в течение многих лет метеорологических данных видно, что температура охлаждающей среды изменяется по практически синусоидальной кривой. Поэтому при вычислении годового сокращения срока службы трансформатора значения температуры охлаждающей среды могут быть представлены двойной синусоидальной функцией с параметрами, приведенными на рисунке D.1. Максимальное значение В следует выбирать из значений В каждого месяца года (обычно максимальное значение В выбирают из самого жаркого месяца) и рассматривать его далее как постоянное значение. Основываясь на этом предположении, для расчета сокращения срока службы годовую температуру охлаждающей среды можно представить двойной синусоидальной функцией.
Допускается использовать соответствующие значения
, А, В, Bm, DX и ТХ, принятые для местности, где должен быть установлен
выбранный трансформатор. Если есть возможность воспользоваться
метеорологическими данными, накопленными в течение многих лет, следует
использовать их для определения значений
, А, В, Bmи DX с помощью программы, представленной на рисунке D.2.
Кроме того, если определено значение ТХ, температура охлаждающей среды в
этой местности с учетом всех календарных дней в течение года может быть
представлена двойной синусоидальной функцией. Данные для расчета параметров при
синусоидальных изменениях приведены в таблице D.1.
Можно использовать упрощенный метод расчета значений А и В, если предположить, что износ изоляции возрастает экспоненциально с повышением температуры и соответственно только температура самого жаркого месяца является показательной.
В этом случае поступают так:
рассчитывают среднесуточную температуру самого жаркого месяца по формуле
(D.1)
рассчитывают среднегодовую температуру по формуле
(D.2)
рассчитывают А, В и Вm по формулам
(D.3)
(D.4)
(D.5)
где
- среднесуточная
температура охлаждающей среды, °С.
Расшифровка остальных условных обозначений приведена в 2.7.5.
Пример такого упрощенного расчета приведен в таблице D.2.
Рисунок D.1 - Определение параметров при синусоидальном изменении температуры охлаждающей среды
Рисунок D.2 - Блок-схема программы машинного расчета параметров при синусоидальном изменении температуры охлаждающей среды

Продолжение рисунка D.2

Окончание рисунка D.2
Таблица D.1 - Данные для расчета параметров при синусоидальном изменении температуры
|
Метеорологические данные |
||||
|
Месяц |
|
|
|
|
|
1 |
6,0 |
0,90 |
13,30 |
-5,80 |
|
2 |
7,40 |
1,30 |
15,10 |
-5,20 |
|
3 |
12,20 |
3,60 |
20,50 |
-1,40 |
|
4 |
15,80 |
6,30 |
24,30 |
1,40 |
|
5 |
19,70 |
9,50 |
27,40 |
4,50 |
|
6 |
22,90 |
12,70 |
31,10 |
8,20 |
|
7 |
24,60 |
14,50 |
33,20 |
10,60 |
|
8 |
24,00 |
14,30 |
31,10 |
9,60 |
|
9 |
21,10 |
11,90 |
28,60 |
7,10 |
|
10 |
15,60 |
7,90 |
23,90 |
1,40 |
|
11 |
10,00 |
4,50 |
16,50 |
-1,70 |
|
12 |
6,60 |
2,00 |
13,30 |
-3,80 |
ТХ (время суток с самой высокой температурой охлаждающей среды) == 14:00
*** Выходные данные ***
|
|
- среднегодовая температура охлаждающей среды, °С |
11,47 |
|
А |
- годовое изменение температуры охлаждающей среды,°С |
8,05 |
|
В |
- суточное изменение температуры охлаждающей среды для расчета сокращения срока службы |
5,10 |
|
Вm |
- суточное изменение температуры охлаждающей среды для максимальной температуры |
11,45 |
|
DX |
- день, когда [среднесуточная температура] = [ |
199,00 |
Таблица D.2 - Пример упрощенного расчета параметров синусоидального изменения температуры
Метеорологические данные: такие же, как в таблице D.1
Самый жаркий месяц в году: месяц 7
![]()
![]()
А = 19,55-11,47 = 8,08 °С;
B = 24,60-19,55 = 5,05 °С;
В = 33,20-19,55 = 13,65 °С.
Используя информацию, приведенную в настоящем стандарте, потребитель может рассчитать нагрузочную способность определенного трансформатора или группы трансформаторов, имеющих одинаковые характеристики. По результатам таких расчетов можно составить упрощенную инструкцию по нагрузке для операторов сети при условии, что потребитель согласовал определенное число эксплуатационных критериев.
Предположим, например, что потребитель имеет определенное число силовых трансформаторов с охлаждением ONAN, тепловые характеристики которых подобны приведенным в таблице 2, и согласился принять температуру наиболее нагретой точки для условий перегрузки в аварийном режиме равной 120 °С, а для кратковременных перегрузок - 140 °С.
Если не принимать во внимание термический износ, то инструкции для операторов сети могут быть представлены в виде двух простых графиков с примечаниями, как показано на рисунке Е.1. Первая кривая на рисунке Е.1, а - это кривая допустимой нагрузки в режиме продолжительных аварийных перегрузок (в процентах от номинальной мощности) в зависимости от температуры охлаждающей среды. Вторая кривая указывает допустимую температуру масла в верхних слоях для соответствующих условий нагрузки.
На рисунке Е.1, b представлены кривые допустимой дополнительной перегрузки за период максимума в зависимости от его продолжительности. Эта дополнительная мощность приведена в процентах от допустимой перегрузки в продолжительном режиме согласно рисунку Е.1, а. Можно провести несколько кривых для учета реальной нагрузки в начале максимума относительно допустимой перегрузки, приведенной на рисунке Е.1, а. Кривые нагрузки, приведенные на рисунке Е.1, b, менее чувствительны к температуре охлаждающей среды; здесь расчет выполнен для температуры охлаждающей среды 20 °С.
При заказе новых трансформаторов можно попросить изготовителя представить соответствующие графики допустимых перегрузок. Можно также запросить данные о нагрузочной способности для крайних положений устройства переключения ответвлений обмоток трансформатора.
Нагрузочная способность трансформаторов
№ 123456 и № 123457 в аварийном режиме
[ONAN, 25 МВ.А, (110±9) ╳ 1,67%/21кВ, 114-131-154/687 А]
а - допустимые аварийные перегрузки на основном ответвлении в установившемся режиме, выраженные в процентах от номинального тока, и допустимая температура масла в верхних слоях при этой нагрузке
Рисунок Е.1 - Пример упрощенных инструкций при нагрузках, превышающих номинальные значения

b - дополнительная допустимая кратковременная перегрузка, выраженная в процентах от перегрузки в установившемся режиме
Окончание рисунка Е.1
Примечания:
1. Нагрузка не должна превышать 1,5 номинального тока, независимо от определенной по рисункам Е.1, а и Е.1, b.
2. Работа устройств переключения ответвлений должна блокироваться при нагрузках, превышающих 200 А. Даже при блокировке устройства переключения ответвлений нагрузка не должна превышать 250 А.
3. Рисунок Е.1, а основан на температуре наиболее нагретой точки обмотки, равной 120 °С, рисунок Е.1, b - на температуре 140 °С.
4. Кривые на рисунке Е.1, b рассчитаны для температуры охлаждающей среды 20 °С, но они достаточно точны для температуры от минус 10 до 50 °С.
5. Нагрузочная способность на ответвлении 1 (126,5 кВ) составляет 102 % от нагрузочной способности на ответвлении 10 (110 кВ). На ответвлении 19 (93,5 кВ) эта нагрузочная способность составляет 98 %.
6. Графики построены по результатам испытаний на нагрев трансформатора № 123456.
G.1 При отрицательных значениях средней
температуры охлаждающего воздуха за интервал следует принимать
скорректированное значение
согласно рисунку G.1.
1 - для трансформаторов с охлаждением ONAN, ONAF,
2 - для трансформаторов с охлаждением OF, OD
Рисунок G.1 - График корректировки средних значений отрицательных температур охлаждающего воздуха
G.2 Среднее значение
следует определять
измерениями либо принимать данные местной метеослужбы.
G.3 Допускается принимать значения годовой и сезонных эквивалентных температур охлаждающего воздуха по данным ряда населенных пунктов, приведенным в таблице G.1.
Таблица G.1
|
Эквивалентная температура, °С |
||||||
|
годовая |
зимняя* |
летняя** |
||||
|
Абакан |
8,7 |
- 19,3 |
17,6 |
|||
|
Алдан |
4,8 |
-20,1 |
14,6 |
|||
|
Алматы |
14,3 |
-5,9 |
22,2 |
|||
|
Андижан |
18,6 |
-0,3 |
26,3 |
|||
|
Актюбинск |
12,1 |
- 14,1 |
20,9 |
|||
|
Архангельск |
5,8 |
- 11,4 |
14,0 |
|||
|
Астрахань |
15,7 |
-5,3 |
24,1 |
|||
|
Ачинск |
7,5 |
-16,7 |
16,3 |
|||
|
Ашгабад |
21,6 |
-3,0 |
29,8 |
|||
|
Баку |
17,8 |
4,9 |
24,8 |
|||
|
Барнаул |
9,4 |
- 16,4 |
18,2 |
|||
|
Батуми |
16,1 |
7,5 |
21,6 |
|||
|
Березники |
7,5 |
-14,3 |
16,0 |
|||
|
Белгород |
11,5 |
-6,7 |
19,3 |
|||
|
Белорецк |
6,9 |
-15,1 |
15,2 |
|||
|
Бийск |
8,6 |
- 16,9 |
17,4 |
|||
|
Биробиджан |
10,0 |
- 19,0 |
18,9 |
|||
|
Бишкек |
15,0 |
-3,8 |
22,8 |
|||
|
Благовещенск |
10,4 |
-19,6 |
19,7 |
|||
|
Благовещенское |
9,2 |
- 16,8 |
17,9 |
|||
|
Братск |
7,1 |
-20,1 |
16,3 |
|||
|
Брест |
11,0 |
-3,4 |
17,9 |
|||
|
Брянск |
9,7 |
-7,3 |
17,4 |
|||
|
Бухара |
18,7 |
1,3 |
26,3 |
|||
|
Верхоянск |
2,9 |
-20,1 |
13,2 |
|||
|
Вильнюс |
9,9 |
-4,4 |
17,0 |
|||
|
Винница |
10,7 |
-4,9 |
17,8 |
|||
|
Витебск |
9,4 |
-6,7 |
16,9 |
|||
|
Владивосток |
10,0 |
- 11,7 |
17,4 |
|||
|
Владикавказ |
11,8 |
-3,7 |
18,9 |
|||
|
Владимир |
8,8 |
- 10,2 |
16,8 |
|||
|
Волгоград |
14,5 |
-7,9 |
23,0 |
|||
|
Вологда |
7,4 |
- 10,8 |
15,5 |
|||
|
Воркута |
0,5 |
- 19,4 |
9,4 |
|||
|
Воронеж |
11,0 |
-8,4 |
19,0 |
|||
|
Вятка |
7,9 |
-13,1 |
16,4 |
|||
|
Гомель |
10,4 |
-5,8 |
17,7 |
|||
|
Гродно |
10,1 |
-4,1 |
17,1 |
|||
|
Грозный |
15,0 |
-2,3 |
22,8 |
|||
|
Гурьев |
15,5 |
-8,3 |
24,3 |
|||
|
Джамбул |
14,2 |
-4,6 |
22,1 |
|||
|
Днепропетровск |
13,6 |
-4,4 |
21,3 |
|||
|
Донецк |
12,6 |
-5,6 |
20,4 |
|||
|
Дудинка |
0,2 |
- 15,5 |
9,9 |
|||
|
Душанбе |
18,2 |
3,0 |
25,7 |
|||
|
Евпатория |
14,8 |
0,8 |
22,1 |
|||
|
Екатеринбург |
7,8 |
- 14,9 |
17,6 |
|||
|
Ереван |
16,4 |
- 1,9 |
23,9 |
|||
|
Житомир |
10,8 |
-4,6 |
18,0 |
|||
|
Запорожье |
13,8 |
-4,0 |
21,6 |
|||
|
Зея |
7,4 |
-20,1 |
16,7 |
|||
|
Зыряновск |
8,4 |
- 20,1 |
17,6 |
|||
|
Иванове |
8,1 |
- 10,8 |
16,1 |
|||
|
Ивано-Франковск |
10,9 |
-3,7 |
17,7 |
|||
|
Игарка |
2,1 |
-20,1 |
12,0 |
|||
|
Ижевск |
10,1 |
- 13,4 |
17,4 |
|||
|
Иркутск |
7,1 |
- 19,1 |
16,0 |
|||
|
Йошкар-Ола |
8,6 |
- 12,5 |
16,9 |
|||
|
Казань |
9,4 |
- 12,5 |
17,8 |
|||
|
Калинин |
8,1 |
-9,1 |
15,9 |
|||
|
Калининград |
9,8 |
-2,4 |
16,5 |
|||
|
Калуга |
8,8 |
-8,9 |
16,5 |
|||
|
Кандалакша |
4,5 |
- 10,6 |
12,5 |
|||
|
Караганда |
10,1 |
- 14,3 |
18,9 |
|||
|
Кемерово |
7,8 |
-17,7 |
16,7 |
|||
|
Керчь |
15,1 |
0,4 |
22,6 |
|||
|
Кзыл-Орда |
16,3 |
-7,7 |
24,7 |
|||
|
Киев |
11,2 |
-4,8 |
18,9 |
|||
|
Кировабад |
17,1 |
- 2,5 |
24,4 |
|||
|
Кировоград |
12,0 |
-4,6 |
19,4 |
|||
|
Кировск |
2,9 |
- 11,3 |
10,9 |
|||
|
Кишинев |
13,4 |
-2,2 |
20,6 |
|||
|
Кокчетав |
9,6 |
- 15,1 |
18,3 |
|||
|
Комсомольск-на-Амуре |
9,3 |
-20,1 |
18,3 |
|||
|
Кострома |
8,2 |
- 10,7 |
14,3 |
|||
|
Краснодар |
14,9 |
-0,7 |
22,3 |
|||
|
Красноярск |
8,0 |
-15,9 |
16,7 |
|||
|
Кременчуг |
12,3 |
-4,5 |
20,5 |
|||
|
Кривой Рог |
13,3 |
-4,1 |
20,9 |
|||
|
Курган |
8,8 |
- 16,9 |
17,4 |
|||
|
Курган-Тюбе |
19,9 |
3,7 |
27,3 |
|||
|
Курск |
10,6 |
-7,7 |
18,4 |
|||
|
Кутаиси |
16,8 |
6,2 |
22,8 |
|||
|
Липецк |
10,9 |
-8,9 |
19,0 |
|||
|
Луганск |
13,3 |
-5,9 |
21,2 |
|||
|
Луцк |
10,9 |
-3,6 |
17,8 |
|||
|
Львов |
9,9 |
-3,9 |
16,5 |
|||
|
Магадан |
2,5 |
- 19,4 |
11,1 |
|||
|
Магнитогорск |
8,6 |
15,5 |
17,1 |
|||
|
Мариуполь |
13,6 |
-4,1 |
21,5 |
|||
|
Махачкала |
16,0 |
0,8 |
23,7 |
|||
|
Минск |
9,5 |
-5,9 |
16,8 |
|||
|
Минусинск |
8,8 |
- 19,3 |
17,7 |
|||
|
Мирный |
4,6 |
-20,1 |
16,8 |
|||
|
Могилев |
9,7 |
-6,5 |
15,1 |
|||
|
Мончегорск |
3,8 |
- 11,3 |
11,8 |
|||
|
Москва |
10,1 |
-8,2 |
18,0 |
|||
|
Мурманск |
3,4 |
-9,5 |
10,7 |
|||
|
Нальчик |
13,3 |
-3,5 |
20,9 |
|||
|
Нарын |
8,8 |
- 14,6 |
16,2 |
|||
|
Нарьян-Мар |
2,0 |
-15,7 |
10,3 |
|||
|
Нахичевань |
18,1 |
- 1,5 |
25,8 |
|||
|
Невинномысск |
13,7 |
-3,4 |
21,2 |
|||
|
Нижний Новгород |
8,9 |
- 10,9 |
17,1 |
|||
|
Нижний Тагил |
6,5 |
- 14,7 |
14,8 |
|||
|
Николаев |
14,2 |
-2,5 |
21,8 |
|||
|
Николаевск-на-Амуре |
6,3 |
-20,0 |
15,1 |
|||
|
Новгород |
8,3 |
-7,6 |
16,0 |
|||
|
Новокузнецк |
8,3 |
- 16,3 |
17,0 |
|||
|
Новороссийск |
15,8 |
3,5 |
22,7 |
|||
|
Новосибирск |
8,3 |
- 17,7 |
17,2 |
|||
|
Норильск |
0,7 |
-20,1 |
10,5 |
|||
|
Одесса |
13,8 |
- 1,8 |
21,3 |
|||
|
Оймякон |
2,2 |
-20,1 |
12,4 |
|||
|
Омск |
8,4 |
- 17,8 |
17,1 |
|||
|
Орел |
9,9 |
-8,4 |
17,8 |
|||
|
Оренбург |
12,0 |
-13,4 |
20,7 |
|||
|
Ош |
15,9 |
-1,6 |
23,5 |
|||
|
Павлодар |
10,9 |
16,7 |
19,8 |
|||
|
Пенза |
10,4 |
-11,0 |
18,6 |
|||
|
Пермь |
8,2 |
-14,3 |
16,7 |
|||
|
Петрозаводск |
7,1 |
-8,8 |
15,1 |
|||
|
Петропавловск |
8,8 |
-17,3 |
17,5 |
|||
|
Петропавловск- |
|
|
|
|||
|
Камчатский |
5,2 |
-7,6 |
11,9 |
|||
|
Полтава |
12,0 |
-5,9 |
19,7 |
|||
|
Пржевальск |
9,2 |
-5,9 |
16,0 |
|||
|
Псков |
8,8 |
-6,5 |
16,3 |
|||
|
Пятигорск |
13,1 |
-3,0 |
20,7 |
|||
|
Рига |
8,9 |
-4,8 |
15,8 |
|||
|
Ровно |
10,7 |
-4,1 |
17,7 |
|||
|
Ростов-на-Дону |
14,0 |
-4,6 |
21,9 |
|||
|
Рубцовск |
10,1 |
-16,5 |
19,0 |
|||
|
Рязань |
9,6 |
-9,9 |
17,7 |
|||
|
Самара |
11,1 |
- 12,5 |
19,6 |
|||
|
Самарканд |
17,0 |
1,5 |
24,4 |
|||
|
Санкт- Петербург |
8,6 |
-6,8 |
16,4 |
|||
|
Саранск |
10,0 |
- 10,9 |
18,3 |
|||
|
Саратов |
12,5 |
- 10,6 |
21,0 |
|||
|
Семипалати нск |
12,0 |
- 15,0 |
20,9 |
|||
|
Симферополь |
13,7 |
0,0 |
20,8 |
|||
|
Смоленск |
9,0 |
-7,6 |
16,5 |
|||
|
Советская Гавань |
6,5 |
- 15,4 |
14,0 |
|||
|
Сочи |
15,7 |
5,9 |
21,9 |
|||
|
Ставрополь |
13,5 |
-2,5 |
20,9 |
|||
|
Сумгаит |
17,0 |
4,2 |
23,9 |
|||
|
Сумы |
10,9 |
-6,9 |
18,5 |
|||
|
Сургут |
5,6 |
- 19,9 |
14,9 |
|||
|
Сухуми |
16,1 |
6,5 |
21,9 |
|||
|
Сыктывкар |
6,5 |
- 14,1 |
15,0 |
|||
|
Таганрог |
14,4 |
-4,1 |
22,4 |
|||
|
Тайшет |
7,3 |
- 18,5 |
16,4 |
|||
|
Талды-Курган |
13,5 |
- 15,1 |
21,7 |
|||
|
Таллинн |
8,2 |
-4,2 |
15,3 |
|||
|
Тамбов |
10,9 |
-9,5 |
19,0 |
|||
|
Ташкент |
17,9 |
-0,9 |
25,7 |
|||
|
Тбилиси |
16,4 |
2,2 |
23,5 |
|||
|
Темир-Тау |
13,3 |
- 13,4 |
22,3 |
|||
|
Тернополь |
10,6 |
-4,2 |
17,6 |
|||
|
Тобольск |
7,8 |
- 17,0 |
16,6 |
|||
|
Тольятти |
11,4 |
- 11,4 |
19,8 |
|||
|
Томск |
7,5 |
- 17,8 |
16,4 |
|||
|
Туапсе |
16,0 |
5,2 |
22,4 |
|||
|
Тула |
9,4 |
-8,9 |
17,3 |
|||
|
Ужгород |
12,9 |
- 1,1 |
19,6 |
|||
|
Улан-Удэ |
8,3 |
-20,1 |
17,6 |
|||
|
Ульяновск |
10,0 |
- 12,4 |
18,4 |
|||
|
Уральск |
12,5 |
- 12,8 |
21,3 |
|||
|
Уссурийск |
10,7 |
-17,1 |
19,0 |
|||
|
Усть-Каменогорск |
11,2 |
-15,0 |
19,9 |
|||
|
Уфа |
9,9 |
-13,1 |
18,3 |
|||
|
Фергана |
18,0 |
-0,6 |
25,6 |
|||
|
Хабаровск |
10,8 |
- 18,6 |
19,7 |
|||
|
Ханты-Мансийск |
6,7 |
- 18.5 |
15,8 |
|||
|
Харьков |
12,1 |
-6,3 |
19,8 |
|||
|
Херсон |
14,2 |
-2,1 |
21,8 |
|||
|
Хмельницкий |
10,7 |
-4,4 |
17,8 |
|||
|
Целиноград |
9,9 |
-16,3 |
18,8 |
|||
|
Чебоксары |
9,1 |
- 11,9 |
17,4 |
|||
|
Челябинск |
9,2 |
- 14,3 |
17,8 |
|||
|
Череповец |
7,7 |
- 10,2 |
15,8 |
|||
|
Черкассы |
11,7 |
-4,9 |
19,2 |
|||
|
Чернигов |
11,1 |
-5,7 |
18,5 |
|||
|
Черновцы |
11,6 |
-3,6 |
18,6 |
|||
|
Чимкент |
17,0 |
-1,2 |
25,1 |
|||
|
Чита |
7,5 |
-20,1 |
16,8 |
|||
|
Элиста |
14,7 |
-5,4 |
22,9 |
|||
|
Южно-Сахалинск |
7,5 |
- 11,6 |
15,0 |
|||
|
Якутск |
6,4 |
-20,1 |
16,6 |
|||
|
Ярославль |
7,9 |
- 10,6 |
15,8 |
|||
* Декабрь, январь, февраль
** июнь, июль, август
F.1 Исходный, или реальный, график нагрузки трансформатора, подлежащий преобразованию, может быть представлен в виде непрерывной регистрации тока нагрузки или периодическими, но достаточно частыми фиксированными по времени измерениями значений тока нагрузки за суточный интервал времени. При этом суточный интервал подразумевает продолжительность графика 24 ч независимо от времени начала отсчета, которое следует выбирать по характеру суточного изменения нагрузки таким образом, чтобы нагрузка в начале и в конце 24-часового интервала была бы по возможности одинаковой, что удовлетворяет условию повторяемости такого суточного графика.
F.2 Преобразование исходного графика нагрузки трансформатора в суточный, эквивалентный по потерям, двухступенчатый прямоугольный график с представлением нагрузки в долях номинального тока обмотки следует выполнять в соответствии с рисунком F.1 в такой последовательности.
F.2.1 На исходном графике нагрузки трансформатора провести линию номинального тока lн, она же линия относительной номинальной нагрузки К = 1.
F.2.2 В точках А и Б пересечения номинальной линии с кривой исходного графика нагрузки выделить на нем участок перегрузки продолжительностью h′.
F.2.3 Оставшуюся часть
исходного графика с меньшей нагрузкой разбить на т интервалов
исходя из возможности
проведения в каждом интервале линии средней нагрузки, то есть так, чтобы
площади участков над и под средней линией были примерно равными, а затем
определить значения тока средних линий S1, S2, Sm.
F.2.4 Рассчитать начальную нагрузку К1эквивалентного графика
(F.1)
F.2.5 Участок
перегрузки h′
на исходном графике нагрузки разбить на р интервалов
исходя из возможности
проведения линии средней нагрузки а каждом интервале, а затем определить
значения
,
,
.
F.2.6 Рассчитать предварительное превышение перегрузки эквивалентного графика нагрузки
(F.2)
F.2.7
Сравнить значение
с Kmax исходного графика
нагрузки: если
следует принять K2 =
если
следует принять К2
= 0,9 Кmax,
а продолжительность h перегрузки эквивалентного графика нагрузки
рассчитать по формуле
(F.3)
F.3 Если исходный суточный график нагрузки трансформатора содержит два близких по значению максимума различной продолжительности, значения h и К2 определяются по максимуму большей продолжительности, а значение К1 - как среднеквадратичное значение остальной нагрузки.
F.4 Если исходный суточный график нагрузки трансформатора содержит несколько последовательных близких максимумов, значения К2 и h определяются из охвата всех максимумов, а значение K1 - как среднеквадратичное значение оставшейся нагрузки.
1 - исходный график нагрузки,
2 - эквивалентный прямоугольный график нагрузки
Рисунок F.1 - Преобразование исходного графика нагрузки трансформатора в эквивалентный двухступенчатый прямоугольный
Таблица Н.1 -Допустимые аварийные перегрузки без учета предшествующей нагрузки
|
Продолжительность перегрузки в течение суток, ч |
Перегрузка в долях номинального тока, в зависимости от температуры охлаждающей среды во время перегрузки |
|||||||||||
|
-25°С |
-20°C |
-10°C |
||||||||||
|
ONAN |
ON |
OF |
OD |
ONAN |
ON |
OF |
OD |
ONAN |
ON |
OF |
OD |
|
|
0,5 |
2,0 |
1,8 |
1,6 |
1,4 |
1,9 |
1,7 |
1,6 |
1,5 |
1,7 |
1,6 |
1,5 |
1,4 |
|
1,0 |
1,9 |
1,7 |
1,6 |
1,4 |
1,9 |
1,6 |
1,5 |
1,4 |
1,7 |
1,5 |
1,5 |
1,4 |
|
2,0 |
1,9 |
1,7 |
1,5 |
1,4 |
1,8 |
1,6 |
1,5 |
1,4 |
1,7 |
1,5 |
1,5 |
1,3 |
|
4,0 |
1,8 |
1,6 |
1,5 |
1,4 |
1,7 |
1,6 |
1,5 |
1,4 |
1,6 |
1,5 |
1,4 |
1,3 |
|
8,0 |
1,7 |
1,6 |
1,5 |
1,4 |
1,7 |
1,5 |
1,5 |
1,4 |
1,6 |
1,5 |
1,4 |
1,3 |
|
24,0 |
1,7 |
1,6 |
1,5 |
1,4 |
1,6 |
1,5 |
1,5 |
1,4 |
1,6 |
1,5 |
1,4 |
1,3 |
|
Продолжительность перегрузки в течение суток, ч |
Перегрузка в долях номинального тока, в зависимости от температуры охлаждающей среды во время перегрузки |
|||||||||||
|
0°С |
10°C |
20°C |
||||||||||
|
ONAN |
ON |
OF |
OD |
ONAN |
ON |
OF |
OD |
ONAN |
ON |
OF |
OD |
|
|
0,5 |
1,7 |
1,5 |
1,4 |
1,3 |
1,7 |
1,4 |
1,4 |
1,3 |
1,5 |
1,3 |
1,3 |
1,2 |
|
1,0 |
1,7 |
1,5 |
1,4 |
1,3 |
1,6 |
1,4 |
1,4 |
1,3 |
1,4 |
1,3 |
1,3 |
1,2 |
|
2,0 |
1,6 |
1,5 |
1,4 |
1,3 |
1,5 |
1,4 |
1,3 |
1,2 |
1,4 |
1,3 |
1,3 |
1,2 |
|
4,0 |
1,6 |
1,4 |
1,4 |
1,3 |
1,5 |
1,3 |
1,3 |
1,2 |
1,4 |
1,3 |
1,2 |
1,2 |
|
8,0 |
1,6 |
1,4 |
1,4 |
1,3 |
1,5 |
1,3 |
1,3 |
1,2 |
1,4 |
1.3 |
1,2 |
1,2 |
|
24,0 |
1,5 |
1,4 |
1,4 |
1,3 |
1,5 |
1,3 |
1,3 |
1,2 |
1,4 |
1,3 |
1,2 |
1,2 |
|
Продолжительность перегрузки в течение суток, ч |
Перегрузка в долях номинального тока, в зависимости от температуры охлаждающей среды во время перегрузки |
|||||||
|
30 °С |
40 °С |
|||||||
|
ONAN |
ON |
OF |
OD |
ONAN |
ON |
OF |
OD |
|
|
0,5 |
1,4 |
1,2 |
1,2 |
1,2 |
1,3 |
1,2 |
1,2 |
1,2 |
|
1,0 |
1,3 |
1,2 |
1,2 |
1,2 |
1,3 |
1,2 |
1,2 |
1,1 |
|
2,0 |
1,3 |
1,2 |
1,2 |
1,2 |
1,3 |
1,2 |
1,1 |
1,1 |
|
4,0 |
1,3 |
1,2 |
1,2 |
1,1 |
1,2 |
1,2 |
1,1 |
1,1 |
|
8,0 |
1,3 |
1,2 |
1,2 |
1,1 |
1,2 |
1,1 |
1,1 |
1,1 |
|
24,0 |
1,3 |
1,2 |
1,2 |
1,1 |
1,2 |
1,1 |
1,1 |
1,1 |
Таблица Н.2 - Допустимые аварийные перегрузки без учета предшествующей нагрузки, не превышающей 0,8 номинального тока
|
Продолжительность перегрузки в течение суток, ч |
Перегрузка в долях номинального тока, в зависимости от температуры охлаждающей среды во время перегрузки |
|||||||||||
|
-25°С |
-20°C |
-10°C |
||||||||||
|
ONAN |
ON |
OF |
OD |
ONAN |
ON |
OF |
OD |
ONAN |
ON |
OF |
OD |
|
|
0,5 |
2,0 |
2,0 |
1,9 |
1,7 |
2,0 |
2,0 |
1,8 |
1,6 |
2,0 |
2,0 |
1,7 |
1,6 |
|
1,0 |
2,0 |
2,0 |
1,7 |
1,6 |
2,0 |
2,0 |
1,7 |
1,5 |
2,0 |
1,9 |
1,6 |
1,5 |
|
2,0 |
2,0 |
1,9 |
1,7 |
1,5 |
2,0 |
1,9 |
1,6 |
1,4 |
1,9 |
1,8 |
1,5 |
1,4 |
|
4,0 |
1,9 |
1,7 |
1,6 |
1,5 |
1,8 |
1,6 |
1,5 |
1,4 |
1,7 |
1,6 |
1,5 |
1,3 |
|
8,0 |
1,7 |
1,6 |
1,6 |
1,4 |
1,7 |
1,5 |
1,5 |
1,4 |
1,6 |
1,5 |
1,4 |
1,3- |
|
24,0 |
1,7 |
1,5 |
1,6 |
1,4 |
1,7 |
1,5 |
1,5 |
1,4 |
1,5 |
1,5 |
1,4 |
1,3 |
|
Продолжительность перегрузки в течение суток, ч |
Перегрузка в долях номинального тока, в зависимости от температуры охлаждающей среды во время перегрузки |
|||||||||||
|
0°С |
10°C |
20 °C |
||||||||||
|
ONAN |
ON |
OF |
OD |
ONAN |
ON |
OF |
OD |
ONAN |
ON |
OF |
OD |
|
|
0,5 |
2,0 |
2,0 |
1,7 |
1,5 |
2,0 |
1,9 |
1,6 |
1,5 |
2,0 |
1,8 |
1,5 |
1,4 |
|
1,0 |
2,0 |
1,8 |
1,6 |
1,4 |
1,9 |
1,7 |
1,5 |
1,4 |
1,8 |
1,6 |
1,4 |
1,3 |
|
2,0 |
1,9 |
1,7 |
1,5 |
1,3 |
1,8 |
1,5 |
1,4 |
1,3 |
1,7 |
1,5 |
1,3 |
1,2 |
|
4,0 |
1,7 |
1,5 |
1,4 |
1,3 |
1,6 |
1,4 |
1,3 |
1,2 |
1,5 |
1,3 |
1,3 |
1,2 |
|
8,0 |
1,6 |
1,4 |
1,4 |
1,3 |
1,5 |
1,3 |
1,3 |
1,2 |
1,4 |
1,3 |
1,3 |
1,2 |
|
24,0 |
1,5 |
1,4 |
1,4 |
1,3 |
1,5 |
1,3 |
1,3 |
1,2 |
1,4 |
1,3 |
1,3 |
1,2 |
|
Продолжительность перегрузки в течение суток, ч |
Перегрузка в долях номинального тока, в зависимости от температуры охлаждающей среды во время перегрузки |
|||||||
|
30 °C |
40 °C |
|||||||
|
ONAN |
ON |
OF |
OD |
ONAN |
ON |
OF |
OD |
|
|
0,5 |
1,9 |
1,7 |
1,4 |
1,3 |
1,8 |
1,6 |
1,3 |
1,3 |
|
1,0 |
1,8 |
1,5 |
1,3 |
1,3 |
1,7 |
1,4 |
1,3 |
1,2 |
|
2,0 |
1,6 |
1,4 |
1,2 |
1.2 |
1,5 |
1,3 |
1,2 |
1,1 |
|
4,0 |
1,4 |
1,3 |
1,2 |
1,1 |
1,3 |
1,2 |
1,1 |
1,1 |
|
8,0 |
1,3 |
1,2 |
1,2 |
1,1 |
1,2 |
1,1 |
1,1 |
1,1 |
|
24,0 |
1,2 |
1,2 |
1,2 |
1,1 |
1,2 |
1,1 |
1,1 |
1,1 |
L.1 Расчеты
и V
производятся для суточного двухступенчатого прямоугольного графика нагрузки
трансформатора ТМН-6300/10 по исходным значениям его параметров.
L.1.1 Расчет максимального
значения
выполняется по
формулам раздела
2
(L.1)
где
(L.2)
(L.3)
(L.4)

(L.5)
L.1.2 Аналогично
рассчитываются и остальные характерные точки, по которым строится график
(t), приведенный на рисунке L.1.
График содержит три участка: а - участок неизменной температуры
продолжительностью 24- t
-4
= 24 - 2 - 4·3,0 = 10 ч; б - участок повышения
температуры продолжительностью t=
2 ч; в - участок снижения температуры продолжительностью 4
= 4·3,0 = 12 ч.
L.1.3
Относительный износ витковой изоляции V за сутки беспоерывной нагрузки является суммой относительных
износов Vi
по каждому интервалу
на которые
разделяется график
(t)
Участок
неизменной температуры принимается за один интервал
. Участок повышающейся температуры разделяется на два
интервала -
и
продолжительностью по
1 ч каждый. При этом выполняется условие (
=
) < 0,3
.
Участок
понижающейся температуры разделяется на пять интервалов, из которых первые два
(
и
) имеют продолжительность по 1 ч каждый, следующие два
интервала (
и
) - продолжительность по 3 ч каждый и последующий интервал
- оставшиеся 6 ч.
L.1.3.1 В
каждом интервале
проводят
горизонтальную линию средней температуры
пересекающую интервал
так, чтобы верхняя и нижняя площади, ограничиваемые линией средней температуры
и вертикальными интервалами, были примерно равными.
По найденным
таким путем значениям
рассчитывают значения
Vi:
![]()
![]()
![]()
![]()
![]()
![]()
![]()
![]()
![]()
Относительный износ витковой изоляции за сутки беспрерывной нагрузки составляет
![]()
«нормальных» суток износа.
Рисунок L.1 - График нагрузки и соответствующие ему графики изменения температуры
I.1 В таблицах I.1-I.32 приведены значения K2 и t для суточного двухступенчатого графика нагрузки (рисунок 4) при различных значениях K1 и температуры охлаждающей среды, рассчитанные в соответствии с таблицей 2 раздела 2.
I.2 Распределительные трансформаторы с охлаждением ONAN
Таблица I.1,
-25 °С
|
t,ч |
K1 |
||||||||
|
0,25 |
0,50 |
0,70 |
0,80 |
0,90 |
1,00 |
1,10 |
1,20 |
1,30 |
|
|
0,5 |
1,50 |
1,50 |
1,50 |
1,50 |
1,50 |
1,50 |
1,50 |
1,50 |
1,50 |
|
1,0 |
1,50 |
1,50 |
1,50 |
1,50 |
1,50 |
1,50 |
1,50 |
1,50 |
1,50 |
|
2,0 |
1,50 |
1,50 |
1,50 |
1,50 |
1,50 |
1,50 |
1,50 |
1,50 |
1,50 |
|
4,0 |
1,50 |
1,50 |
1,50 |
1,50 |
1,50 |
1,50 |
1,50 |
1,50 |
1,50 |
|
8,0 |
1,50 |
1,50 |
1,50 |
1,50 |
1,50 |
1,50 |
1,50 |
1,48 |
1,44 |
|
24,0 |
1,37 |
1,37 |
1,37 |
1,37 |
1,37 |
1,37 |
1,37 |
1,37 |
1,37 |
Таблица I.2,
= -20 °С
|
t ч |
K1 |
||||||||
|
0,25 |
0,50 |
0,70 |
0,80 |
0,90 |
1,00 |
1,10 |
1,20 |
1,30 |
|
|
0,5 |
1,50 |
1,50 |
1,50 |
1,50 |
1,50 |
1,50 |
1,50 |
1,50 |
1,50 |
|
1,0 |
1,50 |
1,50 |
1 50 |
1,50 |
1,50 |
1,50 |
1,50 |
1,50 |
1,50 |
|
2,0 |
1,50 |
1,50 |
1,50 |
1,50 |
1,50 |
1,50 |
1,50 |
1,50 |
1,50 |
|
4,0 |
1,50 |
1,50 |
1,50 |
1,50 |
1,50 |
1,50 |
1,50 |
1,50 |
1,43 |
|
8,0 |
1,50 |
1,50 |
1,50 |
1,49 |
1,48 |
1,47 |
1,45 |
1,43 |
1,37 |
|
24,0 |
1,33 |
1,33 |
1,33 |
1,33 |
1,33 |
1,33 |
1,33 |
1,33 |
1,33 |
Таблица I.3,
=-10°С
|
t, ч |
K1 |
|||||||
|
0,25 |
0,50 |
0,70 |
0,80 |
0,90 |
1,00 |
1,10 |
1,20 |
|
|
0,5 |
1,50 |
1,50 |
1,50 |
1,50 |
1,50 |
1,50 |
1,50 |
1,50 |
|
1,0 |
1,50 |
1,50 |
1,50 |
1,50 |
1,50 |
1,50 |
1,50 |
1,50 |
|
2,0 |
1,50 |
1,50 |
1,50 |
1,50 |
1,50 |
1,50 |
1,50 |
1,50 |
|
4,0 |
1,50 |
1,50 |
1,50 |
1,50 |
1,50 |
1,50 |
1,47 |
1,39 |
|
8,0 |
1,44 |
1,43 |
1,42 |
1,41 |
1,40 |
1,38 |
1,36 |
1,32 |
|
24,0 |
1,25 |
1,25 |
1,25 |
1,25 |
1,25 |
1,25 |
1,25 |
1,25 |
Таблица I.4,
. = 0 °С
|
t, ч |
K1 |
||||||
|
0,25 |
0,50 |
0,70 |
0,80 |
0,90 |
1,00 |
1,10 |
|
|
0,5 |
1,50 |
1,50 |
1,50 |
1,50 |
1,50 |
1,50 |
1,50 |
|
1,0 |
1,50 |
1,50 |
1,50 |
1,50 |
1,50 |
1,50 |
1,50 |
|
2,0 |
1,50 |
1,50 |
1,50 |
1,50 |
1,50 |
1,50 |
1,46 |
|
4,0 |
1,50 |
1,50 |
1,49 |
1,47 |
1,44 |
1,40 |
1,33 |
|
8,0 |
1,36 |
1,35 |
1,33 |
1,32 |
1,31 |
1,29 |
1,25 |
|
24,0 |
1,17 |
1,17 |
1,17 |
1,17 |
1,17 |
1,17 |
1,17 |
Таблица I.5,
= 10°C
|
t, ч |
K1 |
|||||
|
0,25 |
0,50 |
0,70 |
0,80 |
0,90 |
1,00 |
|
|
0,5 |
1,50 |
1,50 |
1,50 |
1,50 |
1,50 |
1,50 |
|
1,0 |
1,50 |
1,50 |
1,50 |
1,50 |
1,50 |
1,50 |
|
2,0 |
1,50 |
1,50 |
1,50 |
1,50 |
1,50 |
1,40 |
|
4,0 |
1,46 |
1,43 |
1,40 |
1,37 |
1,33 |
1,27 |
|
8,0 |
1,27 |
1,26 |
1,24 |
1,23 |
1,21 |
1,18 |
|
24,0 |
1,09 |
1,09 |
1,09 |
1,09 |
1,09 |
1,09 |
Таблица I.6,
= 20 °С
|
t, ч |
K1 |
|||||
|
0,25 |
0,50 |
0,70 |
0,80 |
0,90 |
1,00 |
|
|
0,5 |
1,50 |
1,50 |
1,50 |
1,50 |
1,50 |
1,00 |
|
1,0 |
1,50 |
1,50 |
1,50 |
1,50 |
1,50 |
1,00 |
|
2,0 |
1,50 |
1,50 |
1,49 |
1,43 |
1,34 |
1,00 |
|
4,0 |
1,37 |
1,34 |
1,29 |
1,25 |
1,19 |
1,00 |
|
8,0 |
1,18 |
1,17 |
1,15 |
1,13 |
1,10 |
1,00 |
|
24,0 |
1,00 |
1,00 |
1,00 |
1,00 |
1,00 |
1,00 |
Таблица I.7,
= 30 °С
|
t, ч |
K1 |
||||
|
0,25 |
0,50 |
0,70 |
0,80 |
0,90 |
|
|
0,5 |
1,50 |
1,50 |
1,50 |
1,50 |
1,12 |
|
Т,0 |
1,50 |
1,50 |
1,50 |
1,45 |
1,03 |
|
2.0 |
1,50 |
1,-»5 |
1,35 |
1,26 |
0,97 |
|
4,0 |
1,27 |
1,23 |
1,17 |
1,1) |
0.94 |
|
8,0 |
1,09 |
1,07 |
1,04 |
1,01 |
0,92 |
|
24,0 |
0,91 |
0,91 |
0,91 |
0,51 |
0,91 |
Таблица I.8,
= 40 °С
|
t, ч |
K1 |
|||
|
0,25 |
0,50 |
0,70 |
0,80 |
|
|
0,5 |
1,50 |
1,50 |
1,50 |
1,01 |
|
1,0 |
1,50 |
1,50 |
1,35 |
0,92 |
|
2,0 |
1,39 |
1,31 |
1,17 |
0,86 |
|
4,0 |
1,16 |
1,11 |
1,02 |
0,83 |
|
8,0 |
0,99 |
0,96 |
0,91 |
0,82 |
|
24,0 |
0,31 |
0,81 |
0,81 |
0,81 |
I.2 Трансформаторы средней и большой мощности с охлаждением ON
Таблица I.9,
= -25 °С
|
t, ч |
K1 |
||||||||
|
0,25 |
0,50 |
0,70 |
0,80 |
0,90 |
1,00 |
1,10 |
1,20 |
1,30 |
|
|
0,5 |
1,50 |
1,50 |
1,50 |
1,50 |
1,50 |
1,50 |
1,50 |
1,50 |
1,50 |
|
1.0 |
1,50 |
1,50 |
1.50 |
1,50 |
1,50 |
1,50 |
1,50 |
1,50 |
1,50 |
|
2,0 |
1,50 |
1,50 |
1,50 |
1,50 |
1,50 |
1,50 |
1,50 |
1,50 |
1,50 |
|
4,0 |
1,50 |
1,50 |
1,50 |
1,50 |
1,50 |
1,50 |
1,50 |
1,50 |
1,42 |
|
8,0 |
1,50 |
1,49 |
1,48 |
1,47 |
1,47 |
1,46 |
1,44 |
1,42 |
1,37 |
|
24,0 |
1,33 |
1,33 |
1,33 |
1,33 |
1,33 |
1,33 |
1,33 |
1,33 |
1,33 |
Таблица I.10,
= -20 °C
|
t, ч |
K1 |
|||||||
|
0,25 |
0,50 |
0,70 |
0,80 |
0,90 |
1,00 |
1,10 |
1,20 |
|
|
0,5 |
1,50 |
1,50 |
1,50 |
1,50 |
1,50 |
1,50 |
1,50 |
1,50 |
|
1,0 |
1,50 |
1,50 |
1,50 |
1,50 |
1,50 |
1,50 |
1,50 |
1,50 |
|
2,0 |
1,50 |
1,50 |
1,50 |
1,50 |
1,50 |
1,50 |
1,50 |
1,50 |
|
4,0 |
1,50 |
1,50 |
1,50 |
1,50 |
1,50 |
1,50 |
1,50 |
1,46 |
|
8,0 |
1,46 |
1,46 |
1,45 |
1,44 |
1,43 |
1,42 |
1,41 |
1,38 |
|
24,0 |
1,30 |
1,30 |
1,30 |
1,30 |
1,30 |
1,30 |
1,30 |
1,30 |
Таблица I.11,
=
-10 °С
|
t, ч |
K1 |
|||||||
|
0,25 |
0,50 |
0,70 |
0,80 |
0,90 |
1,00 |
1,10 |
1,20 |
|
|
0,5 |
1,50 |
1,50 |
1,50 |
1,50 |
1,50 |
1,50 |
1,50 |
1,50 |
|
1,0 |
1,50 |
1,50 |
1,50 |
1,50 |
1,50 |
1,50 |
1,50 |
1,50 |
|
2,0 |
1,50 |
1,50 |
1,50 |
1,50 |
1,50 |
1,50 |
1,50 |
1,39 |
|
4,0 |
1,50 |
1,50 |
1,50 |
1,50 |
1,49 |
1,46 |
1,42 |
1,31 |
|
8,0 |
1,40 |
1,39 |
1,38 |
1.37 |
1,36 |
1,34 |
1,32 |
1,27 |
|
24,0 |
1,23 |
1,23 |
1,23 |
1,23 |
1,23 |
1,23 |
1,23 |
1,23 |
Таблица I.12,
= 0 °С
|
t, ч |
K1 |
||||||
|
0,25 |
0,50 |
0,70 |
0,80 |
0,90 |
1,00 |
1,10 |
|
|
0,5 |
1,50 |
1,50 |
1,50 |
1,50 |
1,50 |
1,50 |
1,50 |
|
1,0 |
1,50 |
1,50 |
1,50 |
1,50 |
1,50 |
1,50 |
1,50 |
|
2,0 |
1,50 |
1,50 |
1,50 |
1,50 |
1,50 |
1,50 |
1,39 |
|
4,0 |
1,50 |
1,48 |
1,45 |
1,42 |
1,40 |
1,36 |
1,29 |
|
8,0 |
1,32 |
1,31 |
1,30 |
1,29 |
1,28 |
1,26 |
1,22 |
|
24,0 |
1,16 |
1,16 |
1,16 |
1.16 |
1,16 |
1,16 |
1,16 |
Таблица I.13,
= 10 °С
|
t, ч |
K1 |
|||||
|
0,25 |
0,50 |
0,70 |
0,80 |
0,90 |
1,00 |
|
|
0,5 |
1,50 |
1,50 |
1,50 |
1,50 |
1,50 |
1,50 |
|
1,0 |
1.50 |
1,50 |
1,50 |
1,50 |
1,50 |
1,50 |
|
2,0 |
1,50 |
1,50 |
1,50 |
1,50 |
1,46 |
1,36 |
|
4,0 |
1,42 |
1,39 |
1,36 |
1,34 |
1,30 |
1,24 |
|
3,0 |
1,25 |
1,24 |
1,22 |
1,21 |
1,19 |
1,16 |
|
24,0 |
1,08 |
1,08 |
1,08 |
1,08 |
1,08 |
1,08 |
Таблица I.14,
- 20 °C
|
t, ч |
K1 |
|||||
|
0,25 |
0,50 |
0,70 |
0,80 |
0,90 |
1,00 |
|
|
0,5 |
1,50 |
1,50 |
1,50 |
1,50 |
1,50 |
1,00 |
|
1,0 |
1,50 |
1,50 |
1,50 |
1,50 |
1,48 |
1,00 |
|
2,0 |
1,50 |
1,50 |
1,45 |
1,40 |
1,31 |
1,00 |
|
4,0 |
1,34 |
1,31 |
1,27 |
1,23 |
1,18 |
1,00 |
|
8,0 |
1,17 |
1,16 |
1,14 |
1,12 |
1,09 |
1,00 |
|
24,0 |
1,00 |
1,00 |
1,00 |
1,00 |
1,00 |
1,00 |
Таблица I.15,
= 30 °С
|
t, ч |
K1 |
||||
|
0,25 |
0,50 |
0,70 |
0,80 |
0,90 |
|
|
0,5 |
1,50 |
1,50 |
1,50 |
1,50 |
1,25 |
|
1,0 |
1,50 |
1,50 |
1,50 |
1,42 |
1,13 |
|
2,0 |
1,47 |
1,41 |
1,33 |
1,25 |
1,03 |
|
4,0 |
1,24 |
1,21 |
1,16 |
1,11 |
0,97 |
|
8,0 |
1,08 |
1,07 |
1,04 |
1,02 |
0,94 |
|
24,0 |
0,92 |
0,92 |
0,92 |
0,92 |
0,92 |
Таблица I.16,
= 40 °С
|
t, ч |
K1 |
|||
|
0,25 |
0,50 |
0,70 |
0,80 |
|
|
0,5 |
1,50 |
1,50 |
1,50 |
1,25 |
|
1,0 |
1,50 |
1,50 |
1,35 |
1,10 |
|
2,0 |
1,36 |
1,29 |
1,18 |
0,99 |
|
4,0 |
1,15 |
1,11 |
1,03 |
0,91 |
|
8,0 |
0,99 |
0,97 |
0,93 |
0,86 |
|
24,0 |
0,82 |
0,82 |
0,82 |
0,82 |
I.3 Трансформаторы средней и большой мощности с охлаждением OF
Таблица I.17,
= -25 °С
|
t, ч |
K1 |
||||||||
|
0,25 |
0,50 |
0,70 |
0,80 |
0,90 |
1,00 |
1,10 |
1,20 |
1,30 |
|
|
0,5 |
1,50 |
1,50 |
1,50 |
1,50 |
1,50 |
1,50 |
1,50 |
1,50 |
1,48 |
|
1,0 |
1,50 |
1,50 |
1,50 |
1,50 |
1,50 |
1,50 |
1,50 |
1,50 |
1,42 |
|
2,0 |
1,50 |
1,50 |
1,50 |
1,50 |
1,50 |
1,50 |
1,50 |
1,50 |
1,38 |
|
4,0 |
1,49 |
1,48 |
1,47 |
1,47 |
1,46 |
1,46 |
1,45 |
1,43 |
1,35 |
|
8,0 |
1,40 |
1,40 |
1,40 |
1,40 |
1,39 |
1,39 |
1,39 |
1,37 |
1,33 |
|
24,0 |
1.31 |
1,31 |
1,31 |
1,31 |
1,31 |
1,31 |
1,31 |
1,31 |
1,31 |
Таблица I.18,
= -20 °С
|
t,ч |
K1 |
|||||||
|
0,25 |
0.50 |
0,70 |
0,80 |
0,90 |
1,00 |
1,10 |
1,20 |
|
|
0,5 |
1,50 |
1,50 |
1,50 |
1,50 |
1,50 |
1,50 |
1,50 |
1,50 |
|
1,0 |
1,50 |
1,50 |
1,50 |
1,50 |
1,50 |
1,50 |
1,50 |
1,50 |
|
2,0 |
1,50 |
1,50 |
1,50 |
1,50 |
1,50 |
1,50 |
1,49 |
1,45 |
|
4,0 |
1,46 |
1,45 |
1,44 |
1,44 |
1,43 |
1,42 |
1,41 |
1,39 |
|
8,0 |
1,37 |
1 37 |
1,37 |
1,36 |
1,36 |
1,36 |
1,35 |
1,34 |
|
24,0 |
1,28 |
1,28 |
1,28 |
1,28 |
1,28 |
1,28 |
1,28 |
1,28 |
Таблица I.19,
= -10°С
|
t. ч |
K1 |
|||||||
|
0,25 |
0,50 |
0,70 |
0,80 |
0,90 |
1,00 |
1,10 |
1,20 |
|
|
0,5 |
1,50 |
1,50 |
1,50 |
1,50 |
1,50 |
1,50 |
1,50 |
1,41 |
|
1,0 |
1.50 |
1.50 |
1,50 |
1,50 |
1,50 |
1,50 |
1,50 |
1,35 |
|
2,0 |
1,50 |
1,50 |
1,49 |
1,48 |
1,46 |
1,44 |
1,41 |
1,30 |
|
4,0 |
1,39 |
1,39 |
1,38 |
1,37 |
1,37 |
1,35 |
1,34 |
1,26 |
|
8,0 |
1,31 |
1,31 |
1,30 |
1,30 |
1,30 |
1,29 |
1,28 |
1,24 |
|
24,0 |
1,21 |
1,21 |
1,21 |
1,21 |
1,21 |
1,21 |
1,21 |
1,21 |
Таблица I.20,
= 0 °С
|
t, ц |
K1 |
||||||
|
0,25 |
0,50 |
0,70 |
0,80 |
0,90 |
1,00 |
1,10 |
|
|
0,5 |
1,50 |
1,50 |
1,50 |
1,50 |
1,50 |
1,50 |
1,45 |
|
1,0 |
1,50 |
1,50 |
1,50 |
1,50 |
1,50 |
1,46 |
1,37 |
|
2.0 |
1,46 |
1,44 |
1,42 |
1,41 |
1,39 |
1,36 |
1,29 |
|
4,0 |
1,33 |
1,32 |
1,31 |
1,30 |
1,29 |
1,28 |
1,24 |
|
8,0 |
1,24 |
1,24 |
1,24 |
1,23 |
1,23 |
1,22 |
1,19 |
|
24,0 |
1,15 |
1,15 |
1,15 |
1,15 |
1,15 |
1,15 |
1,15 |
Таблица I.21,
= 10°С
|
t. ч |
K1 |
|||||
|
0,25 |
0,50 |
0,70 |
0,80 |
0,90 |
1,00 |
|
|
0,5 |
1,50 |
1,50 |
1,50 |
1,50 |
1,50 |
1,44 |
|
1,0 |
1,50 |
1,50 |
1.48 |
1,45 |
1,41 |
1,34 |
|
2,0 |
1,38 |
1,37 |
1,34 |
1,33 |
1,30 |
1,26 |
|
4,0 |
1,26 |
1,25 |
1,24 |
1,23 |
1,22 |
1,19 |
|
8,0 |
1,17 |
1,17 |
1,17 |
1,15 |
1,15 |
1,14 |
|
24,0 |
1,08 |
1,08 |
1,08 |
1,08 |
1,08 |
1,08 |
Таблица I.22,
= 20 °С
|
t ч |
K1 |
|||||
|
0,25 |
0,50 |
0,70 |
0,80 |
0,90 |
1,00 |
|
|
0,5 |
1,50 |
1,50 |
1,50 |
1,47 |
1,40 |
1,01 |
|
1,0 |
1,46 |
1,43 |
1,39 |
1.35 |
1,30 |
1,00 |
|
2,0 |
1,31 |
1,29 |
1,26 |
1,24 |
1,20 |
1,00 |
|
4,0 |
1,19 |
1,18 |
1,16 |
1,15 |
1,13 |
1,00 |
|
8,0 |
1,10 |
1,10 |
1,09 |
1,08 |
1,07 |
1,00 |
|
24,0 |
1,00 |
1,00 |
1,00 |
1,00 |
1,00 |
1,00 |
Таблица I.23,
= 30 °С
|
t. ч |
K1 |
||||
|
0,25 |
0,50 |
0,70 |
0,80 |
0,90 |
|
|
0,5 |
1,50 |
1,47 |
1,41 |
1,34 |
1,15 |
|
1,0 |
1,38 |
1,34 |
1,29 |
1,24 |
1,08 |
|
2,0 |
1,23 |
1,21 |
1,17 |
1,14 |
1,02 |
|
4,0 |
1,11 |
1,10 |
1,08 |
1,06 |
0,98 |
|
8,0 |
1,02 |
1,02 |
1,01 |
1,00 |
0,95 |
|
24,0 |
0,92 |
0,92 |
0,92 |
0,92 |
0,92 |
Таблица I.24,
= 40 °С
|
t, ч |
K1 |
|||
|
0,25 |
0,50 |
0,70 |
0,80 |
|
|
0,5 |
1,42 |
1,37 |
1,28 |
1,13 |
|
1,0 |
1,28 |
1,24 |
1,17 |
1,05 |
|
2,0 |
1,14 |
1,12 |
1,07 |
0,97 |
|
4,0 |
1,03 |
1,01 |
0,98 |
0,92 |
|
8,0 |
0,94 |
0,94 |
0,92 |
0,88 |
|
24,0 |
0,83 |
0,83 |
0,83 |
0,83 |
I.4 Трансформаторы средней и большой мощности с охлаждением OD
Таблица I.25,
= -25 °С
|
t, ч |
K1 |
|||||||
|
0,25 |
0,50 |
0,70 |
0,80 |
0,90 |
1,00 |
1,10 |
1,20 |
|
|
0,5 |
1,50 |
1,50 |
1,50 |
1,50 |
1,50 |
1,50 |
1,50 |
1,49 |
|
1,0 |
1,50 |
1,50 |
1,50 |
1,50 |
1,50 |
1,50 |
1,49 |
1,43 |
|
2,0 |
1,50 |
1,49 |
1,48 |
1,46 |
1,45 |
1,43 |
1,41 |
1,36 |
|
4,0 |
1,39 |
1,38 |
1,37 |
1,37 |
1,36 |
1.36 |
1,35 |
1,32 |
|
8,0 |
1,32 |
1,31 |
1,31 |
1,31 |
1,31 |
1,30 |
1,30 |
1,28 |
|
24,0 |
1,24 |
1,24 |
1,24 |
1,24 |
1,24 |
1,24 |
1,24 |
1,24 |
Таблица I.26,
= -20 °С
|
t, ч |
K1 |
|||||||
|
0,25 |
0,50 |
0,70 |
0,80 |
0,90 |
1,00 |
1,10 |
1,20 |
|
|
0,5 |
1,50 |
1,50 |
1,50 |
1,50 |
1,50 |
1,50 |
1,50 |
1,41 |
|
1,0 |
1,50 |
1,50 |
1,50 |
1,50 |
1,50 |
1,50 |
1,46 |
1,35 |
|
2,0 |
1,48 |
1,47 |
1,45 |
1,44 |
1,42 |
1,41 |
1,38 |
1,30 |
|
4,0 |
1,36 |
1,36 |
1,35 |
1,35 |
1,34 |
1,33 |
1,32 |
1,27 |
|
8,0 |
1,29 |
1,29 |
1,29 |
1,29 |
1,28 |
1,28 |
1,27 |
1,24 |
|
24,0 |
1,22 |
1,22 |
1,22 |
1,22 |
1,22 |
1,22 |
1,22 |
1,22 |
Таблица I.27,
=-10°С
|
t, ч |
K1 |
||||||
|
0,25 |
0,50 |
0,70 |
0,80 |
0,90 |
1,00 |
1,10 |
|
|
0,5 |
1,50 |
1,50 |
1,50 |
1,50 |
1,50 |
1,50 |
1,46 |
|
1,0 |
1,50 |
1,50 |
1,50 |
1,50 |
1,47 |
1,44 |
1,38 |
|
2,0 |
1,43 |
1,42 |
1,40 |
1,38 |
1,37 |
1,35 |
1,31 |
|
4,0 |
1,32 |
1,31 |
1,30 |
1,30 |
1,29 |
1,28 |
1,26 |
|
8,0 |
1,24 |
1,24 |
1,24 |
1,24 |
1,23 |
1,23 |
1,22 |
|
24,0 |
1,17 |
1,17 |
1,17 |
1,17 |
1 17 |
1,17 |
1,-;7 |
Таблица I.28,
= 0 °С
|
t, ч |
K1 |
||||||
|
0,25 |
0,50 |
0,70 |
0,80 |
0,90 |
1,00 |
1,10 |
|
|
0,5 |
1,50 |
1,50 |
1,50 |
1,50 |
1,50 |
1,45 |
1,30 |
|
1,0 |
1,50 |
1,50 |
1,46 |
1,44 |
1,41 |
1,37 |
1,24 |
|
2,0 |
1,38 |
1,36 |
1,34 |
1,33 |
1,31 |
1,29 |
1,19 |
|
4,0 |
1,26 |
1,26 |
1,25 |
1,24 |
1,23 |
1,22 |
1,16 |
|
8,0 |
1,19 |
1,19 |
1,19 |
1,18 |
1,18 |
1,17 |
1,14 |
|
24,0 |
1,11 |
1,11 |
1,11 |
1,11 |
1,11 |
1,11 |
1,11 |
Таблица I.29,
= 10 °С
|
t, ч |
K1 |
|||||
|
0,25 |
0,50 |
0,70 |
0,80 |
0,90 |
1,00 |
|
|
0,5 |
1,50 |
1,50 |
1,50 |
1,47 |
1,43 |
1,36 |
|
1,0 |
1,47 |
1,44 |
1,40 |
1,37 |
1,34 |
1,28 |
|
2,0 |
1,32 |
1,31 |
1,29 |
1,27 |
1,25 |
1,21 |
|
4,0 |
1,21 |
1,20 |
1,19 |
1,19 |
1,18 |
1,15 |
|
8,0 |
1,14 |
1,14 |
1,13 |
1,13 |
1,12 |
1,11 |
|
24,0 |
1,06 |
1,06 |
1,06 |
1.06 |
1,06 |
1,06 |
Таблица I.30,
= 20 °С
|
t, ч |
K1 |
|||||
|
0,25 |
0,50 |
0,70 |
0,80 |
0,90 |
1,00 |
|
|
0,5 |
1,50 |
1,49 |
1,44 |
1,40 |
1,34 |
1,00 |
|
1,0 |
1,41 |
1,38 |
1,33 |
1,30 |
1,26 |
1,00 |
|
2,0 |
1,27 |
1,25 |
1,22 |
1,20 |
1,17 |
1,00 |
|
4,0 |
1,16 |
1,15 |
1,14 |
1,13 |
1,11 |
1,00 |
|
8,0 |
1,08 |
1,08 |
1,07 |
1,07 |
1,06 |
1,00 |
|
24,0 |
1,00 |
1,00 |
1,00 |
1,00 |
1,00 |
1,00 |
Таблица I.31,
= 30 °С
|
t, ч |
K1 |
||||
|
0,25 |
0,50 |
0,70 |
0,80 |
0,90 |
|
|
0,5 |
1,46 |
1,43 |
1,36 |
1,31 |
1,19 |
|
1,0 |
1,34 |
1,31 |
1,26 |
1,22 |
1,12 |
|
2,0 |
1,21 |
1,19 |
1,16 |
1,13 |
1,05 |
|
4,0 |
1,10 |
1,09 |
1,07 |
1,06 |
1,00 |
|
8,0 |
1,02 |
1,02 |
1,01 |
1,00 |
0,96 |
|
24,0 |
0,93 |
0,93 |
0,93 |
0,93 |
0,93 |
Таблица I.32,
=
40 С
|
t, ч |
K1 |
|||
|
0,25 |
0,50 |
0,70 |
0,80 |
|
|
0,5 |
1,40 |
1,35 |
1,28 |
1,19 |
|
1,0 |
1,27 |
1,24 |
1,18 |
1,-,0 |
|
2,0 |
1,14 |
1,12 |
1,08 |
1,02 |
|
4,0 |
1,03 |
1,02 |
1,00 |
0,95 |
|
8,0 |
0,95 |
0,95 |
0,93 |
0,90 |
|
24,0 |
0,85 |
0,85 |
0,85 |
0,85 |
Ключевые слова: масляный трансформатор, температура охлаждающей среды, аварийная перегрузка, систематическая нагрузка, температура обмотки, износ изоляции, режим нагрузки
ИНФОРМАЦИОННЫЕ ДАННЫЕ
ССЫЛОЧНЫЕ НОРМАТИВНЫЕ ДОКУМЕНТЫ
|
Обозначение НД, на который дана ссылка |
Номер пункта, подпункта, перечисления, приложения |
|
ГОСТ 3484.2-88 |
|
|
ГОСТ 11677-85 |